Cisco FMC导出FTD上disk中的文件
Cisco FMC导出FTD上disk中的文件
1 背景
1台Firepower 3120,运行FTD模式,注册在FMC上
现在FTD上通过命令行将一些输出保存到了FTD disk0:里面,文件名为block-issue.txt,要将这个文件导出来。如何操作
2 FTD上查看disk0中的文件
> dir
1076762294 -rwx 42098362 23:38:18 May 15 2023 block-issue.txt
1075164843 -rw- 5242814 00:01:33 May 06 2024 asa-cmd-server.log.4
1075884393 -rw- 5242740 15:58:27 May 06 2024 asa-cmd-server.log.2
要将这个文件导出
可以通过TFTP方式,或FMC
以下分另是2种方式的操作
1.1 TFTP方式
FTD上执行命令copy xx tftp
Tftp server IP: 10.248.1.1
FPR3120-1# copy disk0:block-issue.txt tftp:
Source filename [block-issue.txt]?
Address or name of remote host [10.248.1.1]?
Destination filename [block-issue.txt]?
拷贝完成后,在tftp server的目录下,就能看到文件了

1.2 FMC上导出方式
SSH登录FTD,将文件从disk0拷贝到指定目录下
为啥要拷贝到指定目录下?
因为FMC上导出时,只能导出那个指定目录下的文件,Oh My God
操作方法
FTD上先从/mnt/disk0/ 拷贝到/ngfw/var/common/
Cisco Firepower Extensible Operating System (FX-OS) v2.12.0 (build 519)
Cisco Secure Firewall 3120 Threat Defense v7.2.3 (build 208)
> expert //输入expert进入专家模式
admin@Hisense-BGP-FPR3130-2:~$ cd /mnt/disk0 //进入disk目录
admin@Hisense-BGP-FPR3130-2:/mnt/disk0$ ls -l //列出包含的文件
-rwxr-xr-x 1 root root 16608181 May 13 01:13 block-issue.txt
FTD上拷贝到指定目录下
admin@FPR3120:/mnt/disk0$ cp block-issue.txt /ngfw/var/common/
确认文件已经存在
admin@FPR3120:/mnt/disk0$ cd /ngfw/var/common/
admin@FPR3120:/ngfw/var/common$ ls -l
total 65356
-rwxr-xr-x 1 admin admin 16608181 May 18 08:23 block-issue.txt
登录FMC进行导出
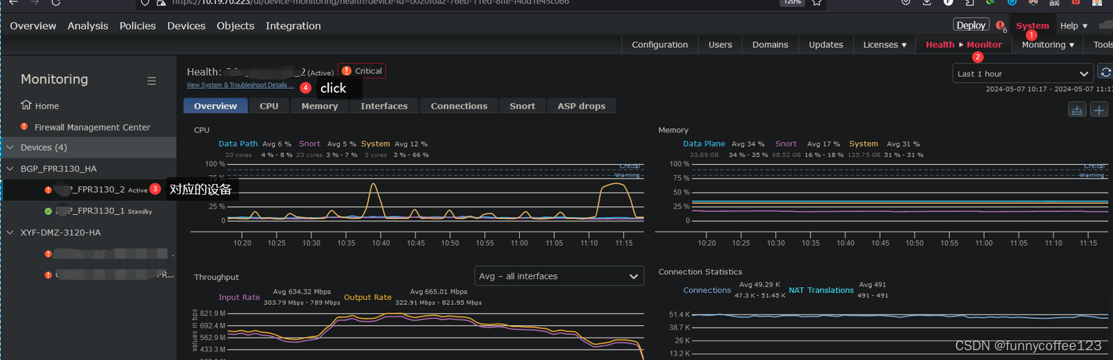
System–>Health Monitor —> 选择相应的FTD设备
----> View System &Troubleshoot Details
Advanced Troubleshooting

输入文件名
浏览器会开始下载


浙公网安备 33010602011771号