实践篇丨「QingScan」使用指南
QingScan是一个安全工具整合系统,解决你平时使用各种工具一个个打开填写扫描目标的繁琐过程。QingScan工具只需要你把URL给它,它会调用市面上各种扫描工具,对URL扫描,最后把结果汇聚展示。
关于QingScan功能大体分为四个方向:信息收集、黑盒扫描、白盒审计、POC利用,共计集成了28款插件,除了下图的内容,还有nmap、fofa等等未展示在思维导图内。
安装QingScan
官方下载地址
curl -sSL https://get.daocloud.io/docker | sh
安装composer管理工具
curl -L https://get.daocloud.io/docker/compose/releases/download/1.25.1/docker-compose-`uname -s`-`uname -m` -o /usr/local/bin/docker-compose
添加可执行权限:
chmod +x /usr/local/bin/docker-compose
下载QingScani源码:https://github.com/78778443/QingScan
拉取镜像并自动启动项目:
cd QingScan/docker/20211014_01 && docker-compose up
通过浏览器去访问ip:8000
功能概览
安装好QingScan后,进入QingScan控制台,最先看到的是黑盒扫描和白盒审计的统计图,以及上方的导航栏。
图表分析
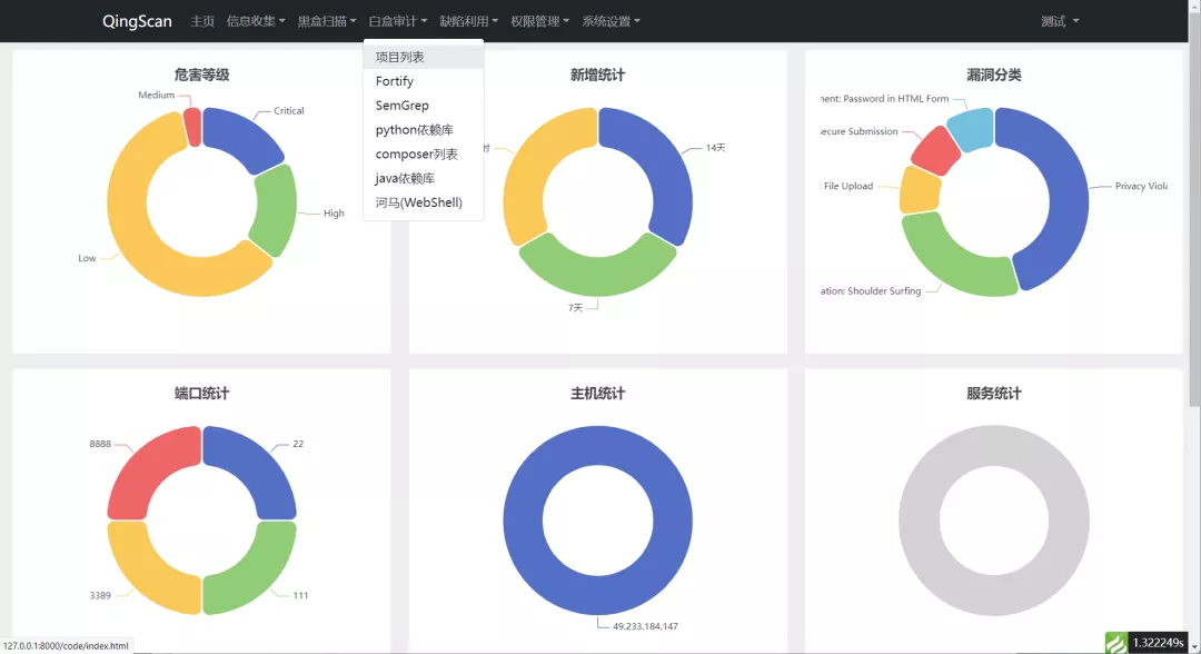
统计图分为两类,如下图所示:
在上图中可以看到:
第一类是白盒审计结果统计,展示了扫描结果中的高中低漏洞比例和按照日期扫描到的结果,以及按照漏洞分类统计的比例。
第二类是主机扫描的统计结果,展示了扫描出的端口比例,以及主机端口比例,还有一个应该是根据端口识别成组件的统计结果。
添加项目
根据自己感兴趣的功能,点击导航栏上的白盒审计->项目列表->添加项目,会弹出一个添加项目的窗口,经过尝试发现只需要填写项目名称和地址即可,其他都是选填项,如下图所示:
在上图中填写完资料后,结果会添加到项目列表,在图中可以看到已经添加了一个项目。
结果分析
项目内部
添加完项目之后,在项目列表中会发现各种工具对应的数字增长了,如下图所示:
将鼠标放到数字位置上方会看到对应工具的扫描完成时间,点击链接会跳转到对应的工具列表,这里就不展开说明了。
详情页
点击查看按钮,进入了详情页,在详情页可以看到项目的一些基本信息,以及各种工具的一部分扫描结果,如下图所示:
在上图中可以看到基本信息中包含了添加项目时候填写的信息,工具动态中的时间是指各种工具扫描完成的时间。
fortify扫描结果
往详情页下面可以看到fortify的部分扫描结果,如下图所示:
在上图中可以看到图中展示了漏洞类型、危害等级、参数污染来源、执行位置、以及审核状态等信息,审核状态是一个下拉组件,可以直接进行审核操作。
semgrep扫描结果
往详情页下滚动鼠标,还可以看到semgrep对项目的扫描结果,如下图所示:
同样展示了漏洞类型、危害等级、执行位置、以及审核状态等信息,审核状态是一个下拉组件,也可以直接进行审核操作。
依赖扫描
思路分享
下面介绍一下QingScan的主要作用。
作用介绍
QingScan主要的作用是把各种工具聚合起来,所以在开发QingScan的时候自身并没有安全扫描能力,但是当你添加一个目标后,他会自动调用各种扫描器对目标进行扫描,并将扫描结果录入到QingScan平台中进行聚合展示。

浙公网安备 33010602011771号