Netdata监控神器及安装
Netdata监控神器及安装
一、Netdata:轻量级监控工具
Netdata是一款开源的实时性能监控与可视化工具,支持Linux、FreeBSD、macOS等主流操作系统,甚至在Windows上也即将实现原生支持。
二、核心功能
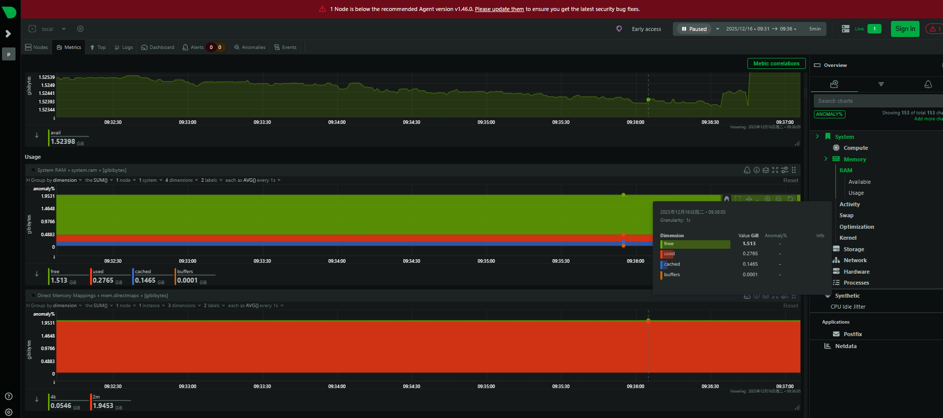
2.1 实时数据可视化
Netdata以秒级频率采集数据,并通过直观的Web界面呈现CPU、内存、磁盘I/O、网络流量等核心指标。每个指标都以动态图表展示,例如CPU使用率细分到每个核心,内存使用情况包括缓存和可用量,网络流量则实时显示进出速率。这种高分辨率、低延迟的可视化能力,让异常波动一目了然,帮助团队快速响应突发问题。
2.2 全场景监控能力
Netdata支持800+集成点,覆盖从操作系统到应用程序的全链条监控。例如:
- 数据库:监控MySQL的查询执行时间、连接数,PostgreSQL的缓存命中率。
- Web服务器:跟踪Nginx的请求数、响应时间,Apache的错误率。
- 容器与云服务:与Docker、Kubernetes深度集成,实时展示容器资源占用、Pod健康状态。
- 日志与AI分析:将Web服务器日志转换为指标,并通过机器学习模型自动检测异常。
2.3 AI驱动的智能运维
Netdata内置AI能力,为每个指标训练多个机器学习模型,基于历史数据自动识别异常。例如,当CPU负载突然飙升时,系统会结合历史行为判断是否为正常波动,避免误报警。这种无监督检测大大减少了人工配置报警规则的成本,让运维更智能。
2.4 分布式架构与灵活扩展
Netdata采用父节点-子节点的分布式设计,支持数千节点的扩展。父节点可集中处理子节点的数据存储、机器学习和警报,减轻生产系统负载。同时,数据保留策略灵活,相同磁盘空间下,Netdata的数据保留时间是Prometheus的10倍以上。
三、便捷部署
3.1 Centos7安装Netdata
[root@prometheus ~]# yum install epel-release -y
[root@prometheus ~]# yum install netdata -y
3.2 修改配置文件 /etc/netdata/netdata.conf如下
[root@prometheus ~]# cat /etc/netdata/netdata.conf |grep bind
bind to = 0.0.0.0
[root@prometheus ~]#
3.3 执行systemctl start netdata启动服务
3.4 安装完成后,浏览器访问 http://服务器IP:19999 即可查看实时仪表盘。
配置防火墙(如果需要):如果系统开启了防火墙,需要允许访问 Netdata 的默认端口 19999。

本文来自博客园,作者:花之旭,转载请注明原文链接:https://www.cnblogs.com/huazhixu/p/19355398
浙公网安备 33010602011771号