性能测试场景设计
线程数:并发用户数 -->1000以下
Ramp-Up时间:在多少秒内运行完成设置的并发用户数;在1秒的时间造出10个并发用户数 -->一般500以内的并发用户,设置2s左右
循环次数:比如1秒的时间造出10个用户,循环1次,则每个用户只运行一次,总共运行10次;
永远循环:结合调度器来使用,
持续时间:持续运行多少秒结束
启动延迟:等待时长
负载场景设计:
1、下载插件:jmeter-plugins-manager-1.6.jar
2、存放到jmeter中的lib-->ext目录中
3、重启jmeter
4、在jmeter选项找到Plugins Manager-->Available Plugins选项
5、搜索jpgc,选择插件,安装
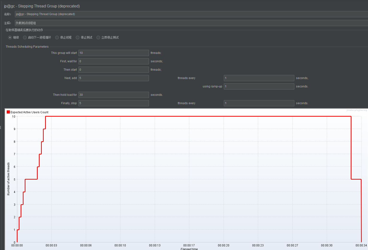
阶梯场景

参数说明:
This group will start...threads:最大的并发用户数 -->如上图设置10,则最大并发数为10
First,wait for...seconds:等待多少秒开始 -->如上图设置为0秒,从0秒开始
then start...threads:启动多少个线程 -->如上图设置0,从0个线程开始
Next,add..threads every...seconds:每多少秒增加多少个并发用户 -->如上图设置,每1秒增加5个并发用户
using ramp-up...seconds:加速时间 -->如上图设置,用1秒的时间启动5个并发用户
Then hold load for...seconds:持续运行时间 --如上图设置,持续运行30s
Finally,stop...threads every...seconds:每多少秒停止多少个线程 -->如上图设置,每1秒停止5个线程
波浪式场景

参数说明:
Start Threads Count :并发用户
Initial Delay,sec :初始时间,-->Initial Delay >=Startup Time + hold load for + Shutdown Time
Startup Time,sec :启动时间
hold load for,sec :持续运行时间
Shutdown Time :停止时间
资源监控:ServerAgent插件
启动服务:./startAgent.sh --udp-port 0 --tcp-port 3450
--udp-port 0 :关闭udp端口
--tcp-port 3450 :启用tcp端口为3450
启动防火墙:systemctl start firewalld
关闭防火墙:systemctl stop firewalld
检查防火墙状态:systemctl status firewalld
监听器:
jp@gc - Active Threads Over Time :随着时间变化的活跃线程数
jp@gc - Response Times Over Time :随着时间变化的响应时间
jp@gc - Transactions per Second :TPS
jp@gc - PerfMon Metrics Collector :监控服务器硬件资源
浙公网安备 33010602011771号