Linux服务器运维管理面板

公司没有运维同学的情况下,老是让开发搞服务器,最后就是一团糟。

各种软件不知道往哪安装就随便安装

所以推荐大家一个款服务器运维管理工具 宝塔

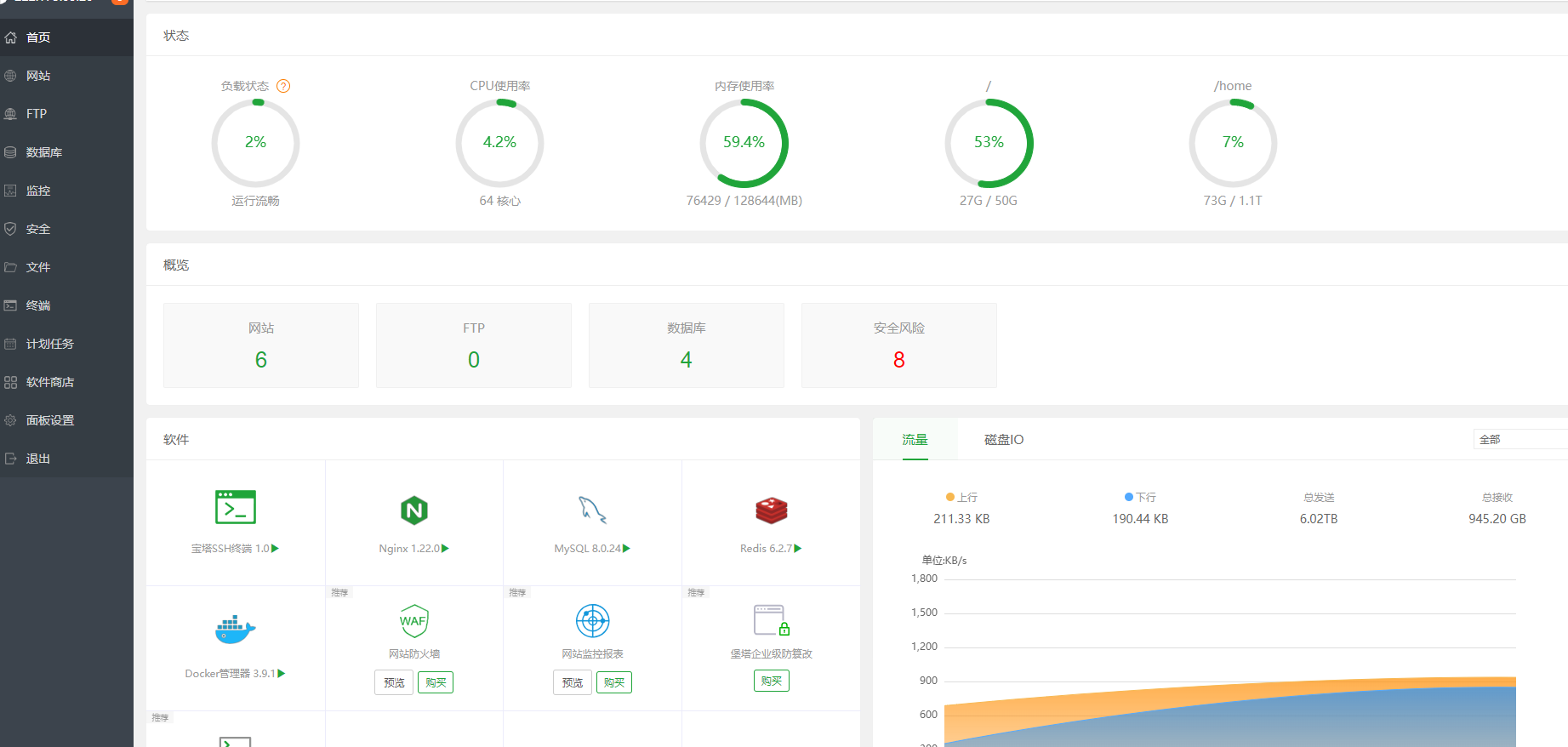
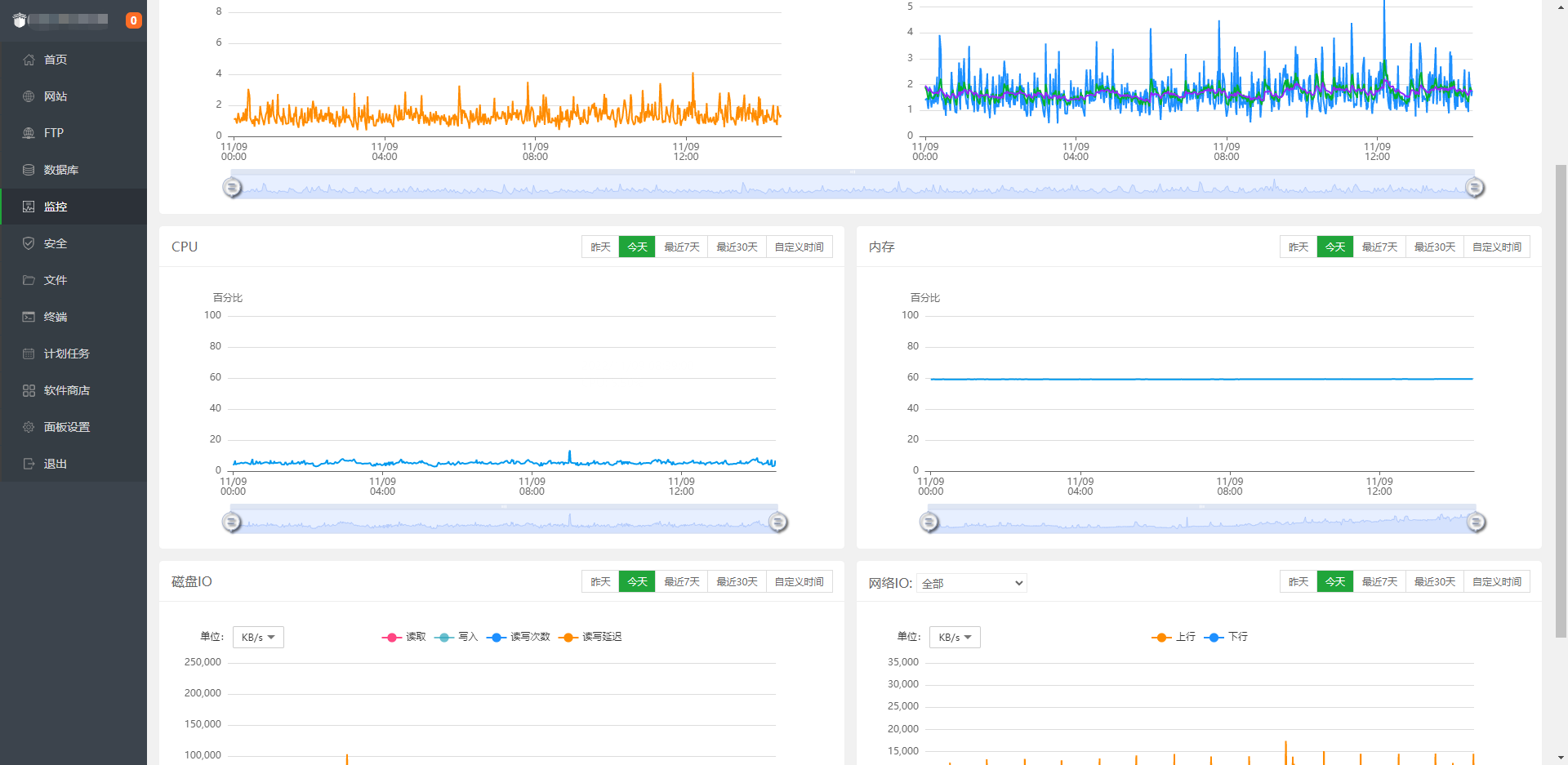
软件一键安装、服务部署、docker、监控等等

给大家看几个效果图,没事的同学可以弄个虚拟式试试!

 

 

 

 

 

 

 

 

 

 

 

 

posted @ 2022-11-09 15:20  何童鞋  阅读(307)  评论(0)    收藏  举报