Prometheus部署及Grafana可视化
博主自身的环境:使用docker部署

镜像以及json资源包连接
链接:https://pan.baidu.com/s/1jOIxJF9C_S_7XTeaurWXHw?pwd=eaq4
提取码:eaq4
node-exporter组件部署(调取虚拟机/云主机/主机的各种系统参数)
1.安装node-exporter
1-1:创建命名空间
[root@master ~]# kubectl create ns monitor-sa
namespace/monitor-sa created
1-2:上传压缩包到各个节点上并解压
[root@master ~]# docker load -i node-exporter.tar.gz
ad68498f8d86: Loading layer [==================================================>] 4.628MB/4.628MB
ad8512dce2a7: Loading layer [==================================================>] 2.781MB/2.781MB
cc1adb06ef21: Loading layer [==================================================>] 16.9MB/16.9MB
Loaded image: prom/node-exporter:v0.16.0
[root@master ~]# scp node-exporter.tar.gz node1:/root/
node-exporter.tar.gz 100% 23MB 87.6MB/s 00:00
[root@master ~]# scp node-exporter.tar.gz node2:/root/
node-exporter.tar.gz 100% 23MB 110.7MB/s 00:00
1-3:创建名为node-export.yaml文件的daemonset资源;daemonset可以在控制或工作节点上都有一个完全一样的pod;
查看污点:
[root@master prometheus]# kubectl describe nodes master | grep -i Taints:
Taints: node-role.kubernetes.io/master:NoSchedule
[root@master prometheus]# kubectl describe nodes node1 | grep -i Taints:
Taints: <none>
[root@master prometheus]# kubectl describe nodes node2 | grep -i Taints:
Taints: <none>
apiVersion: apps/v1
kind: DaemonSet
metadata:
name: node-exporter #名称
namespace: monitor-sa #命令空间
labels:
name: node-exporter #标签
spec:
selector:
matchLabels:
name: node-exporter
template:
metadata:
labels:
name: node-exporter #创建资源时的标签
spec:
hostPID: true
hostIPC: true
hostNetwork: true #pod调度到哪台机器就拥有哪台机器的ip
containers:
- name: node-exporter
image: prom/node-exporter:v0.16.0
imagePullPolicy: IfNotPresent #镜像拉取策略
ports:
- containerPort: 9100 #端口
resources:
requests:
cpu: 0.15
securityContext:
privileged: true #文件权限
args: #加载的文件
- --path.procfs
- /host/proc
- --path.sysfs
- /host/sys
- --collector.filesystem.ignored-mount-points
- '"^/(sys|proc|dev|host|etc)($|/)"'
volumeMounts: #主机目录挂载到容器中
- name: dev
mountPath: /host/dev
- name: proc
mountPath: /host/proc
- name: sys
mountPath: /host/sys
- name: rootfs
mountPath: /rootfs
tolerations: #污点容忍度
- key: "node-role.kubernetes.io/master"
operator: "Exists"
effect: "NoSchedule" #kubectl describe nodes master | grep -i Taints: 此命令查看容忍度在哪个节点上
volumes: #主机的目录
- name: proc
hostPath:
path: /proc
- name: dev
hostPath:
path: /dev
- name: sys
hostPath:
path: /sys
- name: rootfs
hostPath:
path: /
1-4:创建文件并查看
[root@master prometheus]# kubectl apply -f node-export.yaml
daemonset.apps/node-exporter created
[root@master prometheus]# kubectl get pods -n monitor-sa -owide
NAME READY STATUS RESTARTS AGE IP NODE NOMINATED NODE READINESS GATES
node-exporter-l6vdw 1/1 Running 0 72s 192.168.56.141 master <none> <none>
node-exporter-xl7vb 1/1 Running 0 72s 192.168.56.151 node1 <none> <none>
node-exporter-xqx8w 1/1 Running 0 72s 192.168.56.152 node2 <none> <none>
[root@master prometheus]# ss -antulp | grep :9100
tcp LISTEN 0 128 [::]:9100 [::]:* users:(("node_exporter",pid=12836,fd=3))
1-5:访问节点查看资源信息
http://youIP:9100/metrics

2.部署Prometheus
2-1:创建sa账号对sa做rbac授权
创建一个名为monitor的账号
[root@master prometheus]# kubectl create serviceaccount monitor -n monitor-sa
serviceaccount/monitor created
将sa账号通过clusterrolebinding绑定至clusterrole上
[root@master prometheus]# kubectl create clusterrolebinding monitor-clusterrolebinding -n monitor-sa --clusterrole=cluster-admin --serviceaccount=monitor-sa:monitor
clusterrolebinding.rbac.authorization.k8s.io/monitor-clusterrolebinding created
授权给普通用户admin权限
[root@master prometheus]# kubectl create clusterrolebinding monitor-clusterrolebinding-1 -n monitor-sa --clusterrole=cluster-admin --user=system:serviceaccount:monitor:monitor-sa
clusterrolebinding.rbac.authorization.k8s.io/monitor-clusterrolebinding-1 created
2-2:创建work节点数据目录(prometheus读写数据)
[root@node1 ~]# mkdir /data
[root@node1 ~]# chmod 777 /data
[root@node2 ~]# mkdir /data
[root@node2 ~]# chmod 777 /data
3.部署Prometheus server服务
3-1:创建一个configmap存储卷,用来存放prometheus配置信息
创建资源
[root@master prometheus]# kubectl apply -f prometheus-cfg.yaml
configmap/prometheus-config created
查看
[root@master prometheus]# kubectl get cm -n monitor-sa
NAME DATA AGE
kube-root-ca.crt 1 111m
prometheus-config 1 56s
---
kind: ConfigMap
apiVersion: v1
metadata:
labels:
app: prometheus #标签
name: prometheus-config #名称
namespace: monitor-sa #命名空间
data:
prometheus.yml: | #以下此文件内容,官网可以查到
global:
scrape_interval: 15s #采集目标值主机监控的时间间隔
scrape_timeout: 10s #数据采集超时时间
evaluation_interval: 1m #触发告警检测的时间
scrape_configs: #数据源
- job_name: 'kubernetes-node'
kubernetes_sd_configs: #复发线/多种模式
- role: node #模式
relabel_configs: #正则过滤
- source_labels: [__address__]
regex: '(.*):10250' #将此端口转向连接为下方的端口
replacement: '${1}:9100'
target_label: __address__
action: replace
- action: labelmap
regex: __meta_kubernetes_node_label_(.+)
- job_name: 'kubernetes-node-cadvisor' #同上也是正则
kubernetes_sd_configs:
- role: node
scheme: https
tls_config:
ca_file: /var/run/secrets/kubernetes.io/serviceaccount/ca.crt
bearer_token_file: /var/run/secrets/kubernetes.io/serviceaccount/token
relabel_configs:
- action: labelmap
regex: __meta_kubernetes_node_label_(.+)
- target_label: __address__
replacement: kubernetes.default.svc:443 #服务地址
- source_labels: [__meta_kubernetes_node_name]
regex: (.+)
target_label: __metrics_path__
replacement: /api/v1/nodes/${1}/proxy/metrics/cadvisor
- job_name: 'kubernetes-apiserver' #匹配资源
kubernetes_sd_configs:
- role: endpoints
scheme: https
tls_config:
ca_file: /var/run/secrets/kubernetes.io/serviceaccount/ca.crt
bearer_token_file: /var/run/secrets/kubernetes.io/serviceaccount/token
relabel_configs:
- source_labels: [__meta_kubernetes_namespace, __meta_kubernetes_service_name, __meta_kubernetes_endpoint_port_name]
action: keep
regex: default;kubernetes;https
- job_name: 'kubernetes-service-endpoints' #服务监测指标
kubernetes_sd_configs:
- role: endpoints
relabel_configs:
- source_labels: [__meta_kubernetes_service_annotation_prometheus_io_scrape]
action: keep
regex: true
- source_labels: [__meta_kubernetes_service_annotation_prometheus_io_scheme]
action: replace
target_label: __scheme__
regex: (https?)
- source_labels: [__meta_kubernetes_service_annotation_prometheus_io_path]
action: replace
target_label: __metrics_path__
regex: (.+)
- source_labels: [__address__, __meta_kubernetes_service_annotation_prometheus_io_port]
action: replace
target_label: __address__
regex: ([^:]+)(?::\d+)?;(\d+)
replacement: $1:$2
- action: labelmap
regex: __meta_kubernetes_service_label_(.+)
- source_labels: [__meta_kubernetes_namespace]
action: replace
target_label: kubernetes_namespace
- source_labels: [__meta_kubernetes_service_name]
action: replace
target_label: kubernetes_name
4.通过deployment创建prometheus的UI界面
4-1:将镜像文件上传至work节点并解压
[root@node1 ~]# docker load -i prometheus-2-2-1.tar.gz
6a749002dd6a: Loading layer [==================================================>] 1.338MB/1.338MB
5f70bf18a086: Loading layer [==================================================>] 1.024kB/1.024kB
1692ded805c8: Loading layer [==================================================>] 2.629MB/2.629MB
035489d93827: Loading layer [==================================================>] 66.18MB/66.18MB
8b6ef3a2ab2c: Loading layer [==================================================>] 44.5MB/44.5MB
ff98586f6325: Loading layer [==================================================>] 3.584kB/3.584kB
017a13aba9f4: Loading layer [==================================================>] 12.8kB/12.8kB
4d04d79bb1a5: Loading layer [==================================================>] 27.65kB/27.65kB
75f6c078fa6b: Loading layer [==================================================>] 10.75kB/10.75kB
5e8313e8e2ba: Loading layer [==================================================>] 6.144kB/6.144kB
Loaded image: prom/prometheus:v2.2.1
[root@node2 ~]# docker load -i prometheus-2-2-1.tar.gz
6a749002dd6a: Loading layer [==================================================>] 1.338MB/1.338MB
5f70bf18a086: Loading layer [==================================================>] 1.024kB/1.024kB
1692ded805c8: Loading layer [==================================================>] 2.629MB/2.629MB
035489d93827: Loading layer [==================================================>] 66.18MB/66.18MB
8b6ef3a2ab2c: Loading layer [==================================================>] 44.5MB/44.5MB
ff98586f6325: Loading layer [==================================================>] 3.584kB/3.584kB
017a13aba9f4: Loading layer [==================================================>] 12.8kB/12.8kB
4d04d79bb1a5: Loading layer [==================================================>] 27.65kB/27.65kB
75f6c078fa6b: Loading layer [==================================================>] 10.75kB/10.75kB
5e8313e8e2ba: Loading layer [==================================================>] 6.144kB/6.144kB
Loaded image: prom/prometheus:v2.2.1
4-2:创建名为Prometheus-deploy.yaml的文件,并查看
[root@master prometheus]# kubectl apply -f prometheus-deploy.yaml
deployment.apps/prometheus-server created
[root@master prometheus]# kubectl get pods -n monitor-sa
NAME READY STATUS RESTARTS AGE
node-exporter-l6vdw 1/1 Running 0 92m
node-exporter-xl7vb 1/1 Running 0 92m
node-exporter-xqx8w 1/1 Running 0 92m
prometheus-server-5cdf9fd9cd-fxfr2 1/1 Running 0 7s
[root@master prometheus]# kubectl exec -it prometheus-server-5cdf9fd9cd-fxfr2 -n monitor-sa -- /bin/sh
/prometheus $ ls
lock wal
/prometheus $ cd /etc
/etc $ ls
group hosts mtab prometheus services ssl
hostname localtime passwd resolv.conf shadow
/etc $ exit
---
apiVersion: apps/v1
kind: Deployment #控制器
metadata:
name: prometheus-server #podname
namespace: monitor-sa #命名空间
labels:
app: prometheus #标签
spec:
replicas: 1 #pod副本数
selector:
matchLabels:
app: prometheus
component: server
#matchExpressions:
#- {key: app, operator: In, values: [prometheus]}
#- {key: component, operator: In, values: [server]}
template:
metadata:
labels:
app: prometheus #创建的所有pod都拥有这个标签
component: server
annotations:
prometheus.io/scrape: 'false'
spec:
nodeName: node1 #work节点主机名
serviceAccountName: monitor #名称
containers:
- name: prometheus
image: prom/prometheus:v2.2.1 #镜像
imagePullPolicy: IfNotPresent #拉去策略
command:
- prometheus
- --config.file=/etc/prometheus/prometheus.yml #prometheus-cfg.yaml文件中
- --storage.tsdb.path=/prometheus #目录
- --storage.tsdb.retention=720h #删除旧日期的时间
- --web.enable-lifecycle #热加载,热更新,不需删除创建
ports:
- containerPort: 9090
protocol: TCP
volumeMounts: #将下面的卷挂载的位置
- mountPath: /etc/prometheus
name: prometheus-config
- mountPath: /prometheus/
name: prometheus-storage-volume
volumes: #卷
- name: prometheus-config
configMap:
name: prometheus-config
- name: prometheus-storage-volume
hostPath:
path: /data
type: Directory
4-3:创建名为Prometheus-svc.yaml的文件
[root@master prometheus]# kubectl apply -f prometheus-svc.yaml
service/prometheus created
[root@master prometheus]# kubectl get svc -n monitor-sa
NAME TYPE CLUSTER-IP EXTERNAL-IP PORT(S) AGE
prometheus NodePort 10.99.102.58 <none> 9090:32550/TCP 50s
apiVersion: v1
kind: Service
metadata:
name: prometheus
namespace: monitor-sa
labels:
app: prometheus
spec:
type: NodePort #控制节点映射端口
ports:
- port: 9090
targetPort: 9090
protocol: TCP
selector:
app: prometheus
component: server
4-4:可通过访问主机IP加映射端口访问UI界面

查看采集的数据

4-5:更新prometheus-svc.yaml文件内容显出prometheus本身的svc信息
apiVersion: v1
kind: Service
metadata:
name: prometheus
namespace: monitor-sa
labels:
app: prometheus
annotations:
prometheus.io/scrape: "true"
prometheus.io/port: "9090"
spec:
type: NodePort
ports:
- port: 9090
targetPort: 9090
protocol: TCP
selector:
app: prometheus
component: server
删除重新创建
[root@master prometheus]# kubectl delete -f prometheus-svc.yaml
service "prometheus" deleted
[root@master prometheus]# kubectl delete -f prometheus-deploy.yaml
deployment.apps "prometheus-server" deleted
[root@master prometheus]# kubectl apply -f prometheus-svc.yaml
service/prometheus created
[root@master prometheus]# kubectl apply -f prometheus-deploy.yaml
deployment.apps/prometheus-server created
[root@master prometheus]# kubectl get svc -n monitor-sa
NAME TYPE CLUSTER-IP EXTERNAL-IP PORT(S) AGE
prometheus NodePort 10.99.5.72 <none> 9090:30844/TCP 28s

5.Prometheus热更新
[root@master prometheus]# kubectl get pods -n monitor-sa -owide
NAME READY STATUS RESTARTS AGE IP NODE NOMINATED NODE READINESS GATES
node-exporter-l6vdw 1/1 Running 1 (134m ago) 6h13m 192.168.56.141 master
node-exporter-xl7vb 1/1 Running 1 (134m ago) 6h13m 192.168.56.151 node1
node-exporter-xqx8w 1/1 Running 1 (134m ago) 6h13m 192.168.56.152 node2
prometheus-server-5cdf9fd9cd-jdbzl 1/1 Running 0 18m 10.244.166.131 node1
[root@master prometheus]# curl -X POST http://10.244.166.131:9090/-/reload (重载不影响在运行的服务)
6.Grafana可视化prometheus数据
6-1:安装grafana
上传镜像至work节点并解压
[root@node1 ~]# docker load -i heapster-grafana-amd64_v5_0_4.tar.gz
6816d98be637: Loading layer [==================================================>] 4.642MB/4.642MB
523feee8e0d3: Loading layer [==================================================>] 161.5MB/161.5MB
43d2638621da: Loading layer [==================================================>] 230.4kB/230.4kB
f24c0fa82e54: Loading layer [==================================================>] 2.56kB/2.56kB
334547094992: Loading layer [==================================================>] 5.826MB/5.826MB
Loaded image: k8s.gcr.io/heapster-grafana-amd64:v5.0.4
[root@node2 ~]# docker load -i heapster-grafana-amd64_v5_0_4.tar.gz
6816d98be637: Loading layer [==================================================>] 4.642MB/4.642MB
523feee8e0d3: Loading layer [==================================================>] 161.5MB/161.5MB
43d2638621da: Loading layer [==================================================>] 230.4kB/230.4kB
f24c0fa82e54: Loading layer [==================================================>] 2.56kB/2.56kB
334547094992: Loading layer [==================================================>] 5.826MB/5.826MB
Loaded image: k8s.gcr.io/heapster-grafana-amd64:v5.0.4
创建文件
[root@master prometheus]# kubectl apply -f grafana.yaml
deployment.apps/monitoring-grafana created
service/monitoring-grafana created
查看namespace:kube-system下

apiVersion: apps/v1
kind: Deployment #资源类型
metadata:
name: monitoring-grafana
namespace: kube-system #命名空间 name放在了namespace下
spec:
replicas: 1
selector:
matchLabels:
task: monitoring
k8s-app: grafana
template:
metadata:
labels: #标签
task: monitoring
k8s-app: grafana
spec:
containers:
- name: grafana #镜像拉去
image: k8s.gcr.io/heapster-grafana-amd64:v5.0.4
imagePullPolicy: IfNotPresent
ports:
- containerPort: 3000
protocol: TCP
volumeMounts:
- mountPath: /etc/ssl/certs
name: ca-certificates
readOnly: true
- mountPath: /var
name: grafana-storage
env:
- name: INFLUXDB_HOST
value: monitoring-influxdb
- name: GF_SERVER_HTTP_PORT
value: "3000"
# The following env variables are required to make Grafana accessible via
# the kubernetes api-server proxy. On production clusters, we recommend
# removing these env variables, setup auth for grafana, and expose the grafana
# service using a LoadBalancer or a public IP.
- name: GF_AUTH_BASIC_ENABLED
value: "false"
- name: GF_AUTH_ANONYMOUS_ENABLED
value: "true"
- name: GF_AUTH_ANONYMOUS_ORG_ROLE
value: Admin
- name: GF_SERVER_ROOT_URL
# If you're only using the API Server proxy, set this value instead:
# value: /api/v1/namespaces/kube-system/services/monitoring-grafana/proxy
value: /
volumes:
- name: ca-certificates
hostPath:
path: /etc/ssl/certs
- name: grafana-storage
emptyDir: {}
---
apiVersion: v1
kind: Service
metadata:
labels:
# For use as a Cluster add-on (https://github.com/kubernetes/kubernetes/tree/master/cluster/addons)
# If you are NOT using this as an addon, you should comment out this line.
kubernetes.io/cluster-service: 'true'
kubernetes.io/name: monitoring-grafana
name: monitoring-grafana
namespace: kube-system
spec:
# In a production setup, we recommend accessing Grafana through an external Loadbalancer
# or through a public IP.
# type: LoadBalancer
# You could also use NodePort to expose the service at a randomly-generated port
# type: NodePort
ports:
- port: 80
targetPort: 3000
selector:
k8s-app: grafana
type: NodePort
6-2:查看端口
[root@master prometheus]# kubectl get svc -n kube-system
NAME TYPE CLUSTER-IP EXTERNAL-IP PORT(S) AGE
kube-dns ClusterIP 10.96.0.10 <none> 53/UDP,53/TCP,9153/TCP 9d
monitoring-grafana NodePort 10.102.202.134 <none> 80:32480/TCP 2m54s

6-3:添加prometheus数据





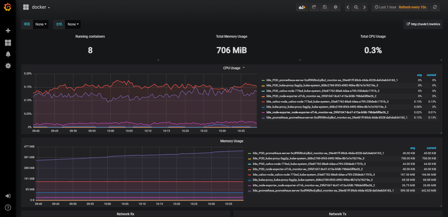
6-4:添加名为docker_rev1.json的文件连接容器的数据源



6-5:导入node-export.json文件连接数据源查看节点





6-6:安装kube-state-metrics组件,让pod运行情况也可以查看
[root@master prometheus]# kubectl apply -f kube-state-metrics-rbac.yaml
serviceaccount/kube-state-metrics created
clusterrole.rbac.authorization.k8s.io/kube-state-metrics created
clusterrolebinding.rbac.authorization.k8s.io/kube-state-metrics created
---
apiVersion: v1
kind: ServiceAccount
metadata:
name: kube-state-metrics
namespace: kube-system
---
apiVersion: rbac.authorization.k8s.io/v1
kind: ClusterRole
metadata:
name: kube-state-metrics
rules:
- apiGroups: [""]
resources: ["nodes", "pods", "services", "resourcequotas", "replicationcontrollers", "limitranges", "persistentvolumeclaims", "persistentvolumes", "namespaces", "endpoints"]
verbs: ["list", "watch"]
- apiGroups: ["extensions"]
resources: ["daemonsets", "deployments", "replicasets"]
verbs: ["list", "watch"]
- apiGroups: ["apps"]
resources: ["statefulsets"]
verbs: ["list", "watch"]
- apiGroups: ["batch"]
resources: ["cronjobs", "jobs"]
verbs: ["list", "watch"]
- apiGroups: ["autoscaling"]
resources: ["horizontalpodautoscalers"]
verbs: ["list", "watch"]
---
apiVersion: rbac.authorization.k8s.io/v1
kind: ClusterRoleBinding
metadata:
name: kube-state-metrics
roleRef:
apiGroup: rbac.authorization.k8s.io
kind: ClusterRole
name: kube-state-metrics
subjects:
- kind: ServiceAccount
name: kube-state-metrics
namespace: kube-system
6-7:上传镜像至work节点并解压
[root@node1 ~]# docker load -i kube-state-metrics_1_9_0.tar.gz
932da5156413: Loading layer [==================================================>] 3.062MB/3.062MB
bd8df7c22fdb: Loading layer [==================================================>] 31MB/31MB
Loaded image: quay.io/coreos/kube-state-metrics:v1.9.0
[root@node2 ~]# docker load -i kube-state-metrics_1_9_0.tar.gz
932da5156413: Loading layer [==================================================>] 3.062MB/3.062MB
bd8df7c22fdb: Loading layer [==================================================>] 31MB/31MB
Loaded image: quay.io/coreos/kube-state-metrics:v1.9.0
6-8:创建kube-state-metrics的deploy文件
[root@master prometheus]# kubectl apply -f kube-state-metrics-deploy.yaml
deployment.apps/kube-state-metrics created
apiVersion: apps/v1
kind: Deployment
metadata:
name: kube-state-metrics
namespace: kube-system
spec:
replicas: 1
selector:
matchLabels:
app: kube-state-metrics
template:
metadata:
labels:
app: kube-state-metrics
spec:
serviceAccountName: kube-state-metrics
containers:
- name: kube-state-metrics
image: quay.io/coreos/kube-state-metrics:v1.9.0
imagePullPolicy: IfNotPresent
ports:
- containerPort: 8080
6-9:创建kube-state-metrics的svc文件
[root@master prometheus]# kubectl apply -f kube-state-metrics-svc.yaml
service/kube-state-metrics created
apiVersion: v1
kind: Service
metadata:
annotations:
prometheus.io/scrape: 'true'
name: kube-state-metrics
namespace: kube-system
labels:
app: kube-state-metrics
spec:
ports:
- name: kube-state-metrics
port: 8080
protocol: TCP
selector:
app: kube-state-metrics

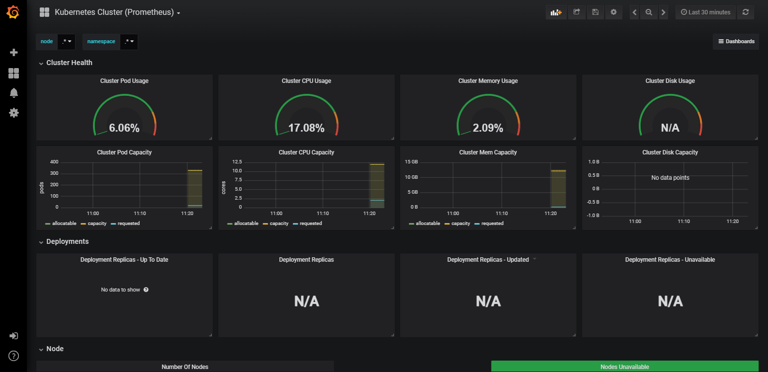
6-10:导入prometheus的json文件监测pod


6-11:上方发现disk没有数据,填补一下

6-11-1:复制此内容到Prometheus页面去搜索


6-11-2:删除一个字母查看是否拥有(可能名称不同),此时发现grafana缺少“_bytes”

6-11-3:将在Prometheus上查到的文字替换掉grafana的名称即可显示


浙公网安备 33010602011771号