性能测试场景:如何进行监控设计
转载自:https://blog.csdn.net/ths512/article/details/111998576
=======================
在性能测试中,我觉得监控是非常重要的环节。因为这是做性能分析的前提,走出这一步,才有后面的分析。
监控是性能分析承上启下的关键点。
设计监控是我们性能测试工程师必须要做的事情。当然了,仅仅设计监控是不够的,还要看懂监控数据才能分析。我们将在后面的篇幅一一拆解。
我觉得性能测试工程师也一定要自己去实现一遍监控的环节,而不是直接用其他团队搭建的监控工具。你可以自己找个demo服务器做一遍,这样才能真正理解后续要关注的点在哪里。
之前在一个项目上,我跟团队成员说,把监控一层层部署起来。有个小姑娘提出一个疑问:“监控有什么要部署的吗?不是用JConsole就好了吗?”我说每个工具都有功能的局限性,所以要多种工具配合在一起才能有完整的数据可分析。然后我又问她这个想法从哪来的。她说之前带她的一个测试经理说的,对Java的应用,只要用JConsole监控就好了。我不知道他们的沟通上下文,但我理解如果不是这姑娘在断章取义,那就是这个测试经理引导错误了。
监控平台还指望别人给搭好,点个链接就能出数据了,这显然不是一个技术人员该有的样子。
监控设计步骤
如果要让性能测试人员设计监控逻辑,要如何做呢?
首先,你要分析系统的架构。在知道架构中使用的组件之后,再针对每个组件进行监控。
其次,监控要有层次,要有步骤。有些人喜欢一上来就把方法执行时间、SQL执行时间给列出来,直接干到代码层,让人觉得触摸到了最顶级的技能。然而在我的工作中,通常不这么做,应该是先全局,后定向定量分析。
最后,通过分析全局、定向、分层的监控数据做分析,再根据分析的结果决定下一步要收集什么信息,然后找到完整的证据链。
这才是监控应该有的步骤,才能体现监控的价值。
监控技术图谱
这张图是我认为在一个性能测试中,该有的技术图谱。

从这个图中我们可以看到,除了压力工具之外,还有很多技术细节。通常在各种场合下,我都会说,这些都是我们要学习的范围,做性能分析的人,不一定能完全能掌握这些内容,那你所在的性能团队就应该有这样的能力。因为性能团队要推进瓶颈的定位解决,所以要有和其他团队正面沟通的能力。
下面我们就以具体的操作过程来说明设计的落地过程。
现在的流行框架(比如说Spring Cloud)中的熔断监控、限流服务、服务健康检查/监控、链路监控、服务跟踪、聚合监控等等,都是非常好的监控手段。比如说下面这样的架构图:

这是比较常见的微服务技术架构。其中很多开源工具已经提供了监控的能力。在网上也能找到一些部署搭建的资料,好像不提微服务、全链路就不好意思见人了似的。
对技术的发展,我们要拥抱。但对思路的梳理更为重要,因为框架平台工具都是为了实现目标而存在的。
在本篇中,我们还是回归根本,说一下监控设计的思路,讲清楚性能测试中应该如何拆分监控的点。当你看完了之后,即使是面对不同的架构,也有监控部署的思路。
架构图
那么我们就来到开始的位置了。做性能监控之前,先画一个最简单的架构图,看一下架构中各有什么组件,各有什么服务,将这些列下来,再找对应的监控手段和方式,看哪种手段和方式在性能测试过程中成本最低,效率最高。
如果把性能归到测试的这个阶段,那就必须先考虑测试的具体情况。
有些企业因为有长期的积累,监控平台完整又稳定,那显然是最好的。如果是短期项目类的性能测试,又涉及到多方企业的,基本上不要想有完整成熟的监控平台这件事了。
但是不管怎么样,我们都需要拿到架构的全局监控数据。针对下面的这个不大的架构,我们来考虑下如何拆分。

需要监控的内容如下:
- 操作系统
- Nginx
- Tomcat
- Redis
- MySQL
下面我就来细化下这个简单架构的监控设计。
监控设计
下图可以大概说明我对监控的整体设计理念。

我来说明一下:
- 我们要对整个架构做分层。
- 在每一个层级上列出要监控的计数器。
- 寻找相应的监控工具,实现对这些计数器的监控。如果一个工具做不到,在定位过程中考虑补充工具。
- 要做到对每层都不遗漏。
从大的分类上来看,我们识别出每个监控的节点和层级,再对应到架构中,如下图所示:

最适合的监控方式是什么样的呢?那就是成本最低,监控范围最大,效率最快。而是否持久就不再是考虑的重点了,因为项目结束了,监控工具可能也被拆了。
在企业中,我们也是首先考虑快速的监控实现。但是,还要一点要考虑,就是监控的持久有效性,能一直用下去。所以,在快速实现了之后,在必要时,会做一些二次开发,定制监控。
对了,这里再提一句,我不建议一开始就把代码级的监控给加进来。不光是因为它消耗资源,更重要的是,真的没有太大的必要。像方法的执行时间这类监控,如果没有定位到它们有问题,我们为什么要去看呢?当我们有了证据链的时候,是不是更一针见血呢?
所以最重要的是,我想看到的数据,到底能不能看得到。
对于上述的每个组件,我都建议用下面这样的监控思路。敲黑板!下图是重点!

有人可能会想说:就这几个字还值当画个图吗?我觉得非常有必要。因为全局到定向的思路帮我解决了很多的问题。
全局监控设计
那么什么是全局监控呢?
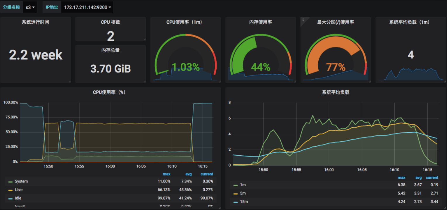
OS层(CentOS为例)
就拿OS来说吧,我们一般进到系统中,看的就是CPU、I/O、内存、网络的使用率,这是很常规的计数器。在很多人看来,这些计数器是可以反应出一个系统的全局健康状态的。
先不管通过这些计数器得到的结论是不是对的。我们首先要知道的是,要有这样全局监控的潜意识,之所以说潜意识,是因为很多人不知道为什么看这些,但还是这样看了。
那么实际上做一个OS的全局监控需要看多少个计数器呢?我们看下架构图。

因为新版内核没有给更细的内核架构图,所以我用2.6.26版本的Linux内核架构图来说明思路。
给这张图的目的就是建议先看架构图,再考虑要监控的大分类有多少。从上图中,我们可以看到有这么几类,system、processing、memory、storage、networking等。
这里画出一个思维导图,给出我的经验计数器。

针对OS,我通常看上图中红色计数器的部分,这是OS查看的第一层。有第一层就有第二层,所以才需要定向的监控。后面我们再说定向监控的思路。
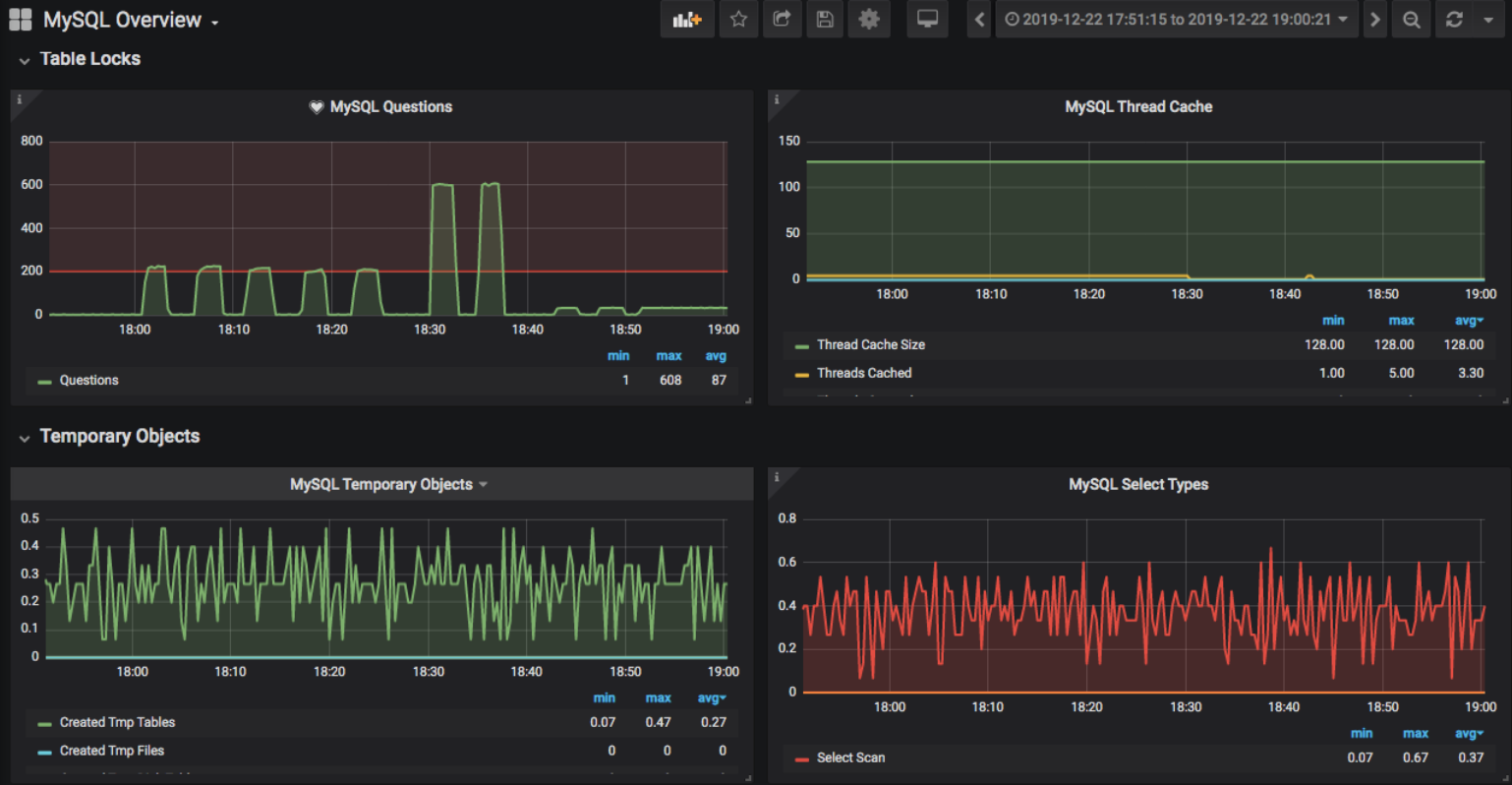
DB层(MySQL为例)
我们再说DB层,以MySQL为例。和上面的理念一样,我们也要看架构图。

此图来自于MySQL官方,各大技术网站均有展示。
接着我们看下全局监控的分类,如下图所示:

同样,这也是MySQL全局监控的第一层。
这个内容的整理并不具有什么技术性。稍微了解一下Linux和MySQL的架构,就可以整理出来。我们依此类推,按照这个思路,就可以把其他的组件都整理出第一层监控组件。
有了全局监控,接着就是定向监控了。这是寻找证据链的关键一节。
定向监控
有了OS层的全局监控计数器,我们首先要学会的,就是判断这些计数器说明了什么问题。我在第三模块中写监控分析工具,会详细说明这部分。
这里呢,我先把定向监控细化地解释一下,把这个思路给你讲得明明白白,通通透透。
OS层之定向监控细化1
当你看到CPU消耗得多,那么你就得按照下面这张图细化思路(从左向右看):

列出流程图来就是如下所示:
-
st=>start: 开始
-
e=>end: 结束
-
op1=>operation: 通过si CPU找到对应的软中断号及中断设备
-
op2=>operation: 再找到软中断对应的模块
-
op3=>operation: 再到模块对应的实现原理
-
op4=>operation: 给出解决方案
-
st->op1->op2->op3->op4->e
OS层之定向监控细化2
当你看到OS全局监控图中的Network中的Total总流量比较大时,就要有这样的分析思路(从右向左看):

列出流程图来就是如下所示:
-
st=>start: 开始
-
e=>end: 结束
-
op1=>operation: 网络总流量
-
op2=>operation: 分析性能场景中的业务流量
-
op3=>operation: 分析网络带宽
-
op4=>operation: 分析网络队列
-
op5=>operation: 解决方案
-
st->op1->op2->op3->op4->op5->e
依此类推,就可以列出更多OS层的定向监控分析的思路。
DB层之定向监控细化1
同OS层的定向监控细化思路一样,在DB层中要想找到完整的链路,那么在MySQL中也必须把逻辑想明白。
当你发现查询和排序的报表有问题时,比如说下面这样(数据来自于MySQL Report):
-
__ SELECT and Sort _____________________________________________________
-
Scan 7.88M 2.0/s %SELECT: 38.04
-
Range 237.84k 0.1/s 1.15
-
Full join 5.97M 1.5/s 28.81
-
Range check 913.25k 0.2/s 4.41
-
Full rng join 18.47k 0.0/s 0.09
-
Sort scan 737.86k 0.2/s
-
Sort range 56.13k 0.0/s
-
Sort mrg pass 282.65k 0.1/s
-
居然每秒就能有2次全表扫描!那该怎么办呢?定向细化,如下所示:

相信这样常规的动作,你肯定能掌握得了。
那么来看下一个。
DB层之定向监控细化2
当你看到锁数据的时候,如下所示:
-
__ InnoDB Lock _________________________________________________________
-
Waits 227829 0.1/s
-
Current 1
-
Time acquiring
-
Total 171855224 ms
-
Average 754 ms
-
Max 6143 ms
-
当前等待并不多,只有1。但是你看下面的平均时间为754ms,这还能不能愉快地玩耍了?
下面我也同样列出定向监控细化的思路。

分析产生锁的SQL,看SQL的Profiling信息,再根据信息找下一步原因,最终给出解决方案。
有了上面的全局—定向监控思路,并且将每个组件的第一层的计数器一一列出。这是我们监控分析的第一步。
至于定向监控部分,我不建议一开始就列,主要原因有三个:
- 耗费太多时间;
- 列出来也可能半辈子也用不上;
- 照搬列出来的定向监控逻辑,有可能误导你对实时数据的判断。
所以最好的定向监控就是在实际的性能执行过程中,根据实际的场景画出来。这帮助我在工作中无往不利,理清了很多一开始根本想不到的问题。
监控工具
有了思路,工具都不是事儿。
针对上面我们画的架构图,我大概列出相应的监控工具及优缺点。这里列得并不详尽,只供借鉴思路使用。

如果要选择的话,肯定是用Prometheus + Exporter的思路会好一点。于是我们这样实现全局的监控。
OS:

DB:

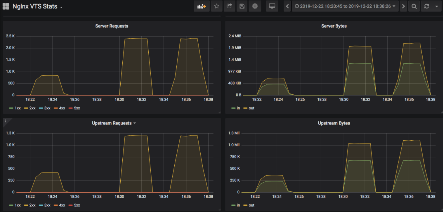
Nginx:

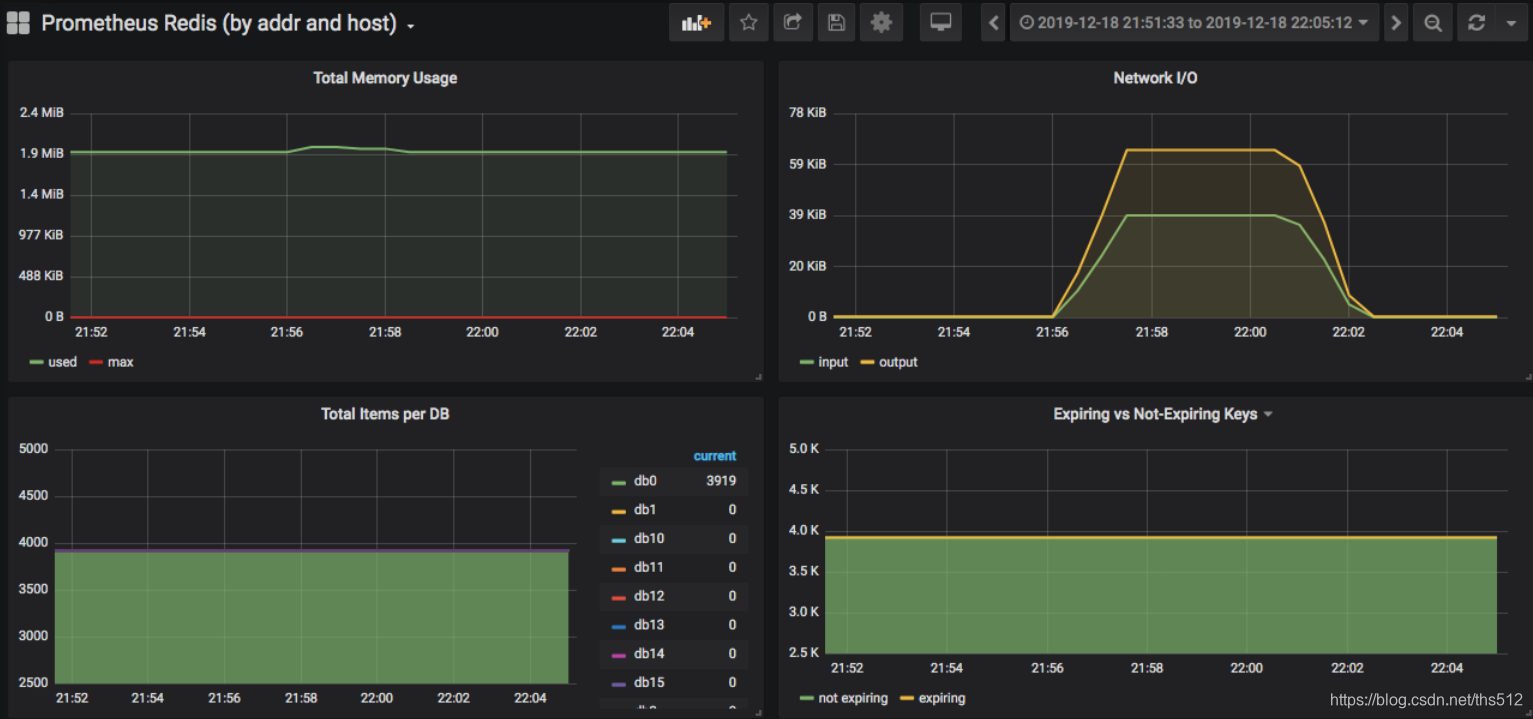
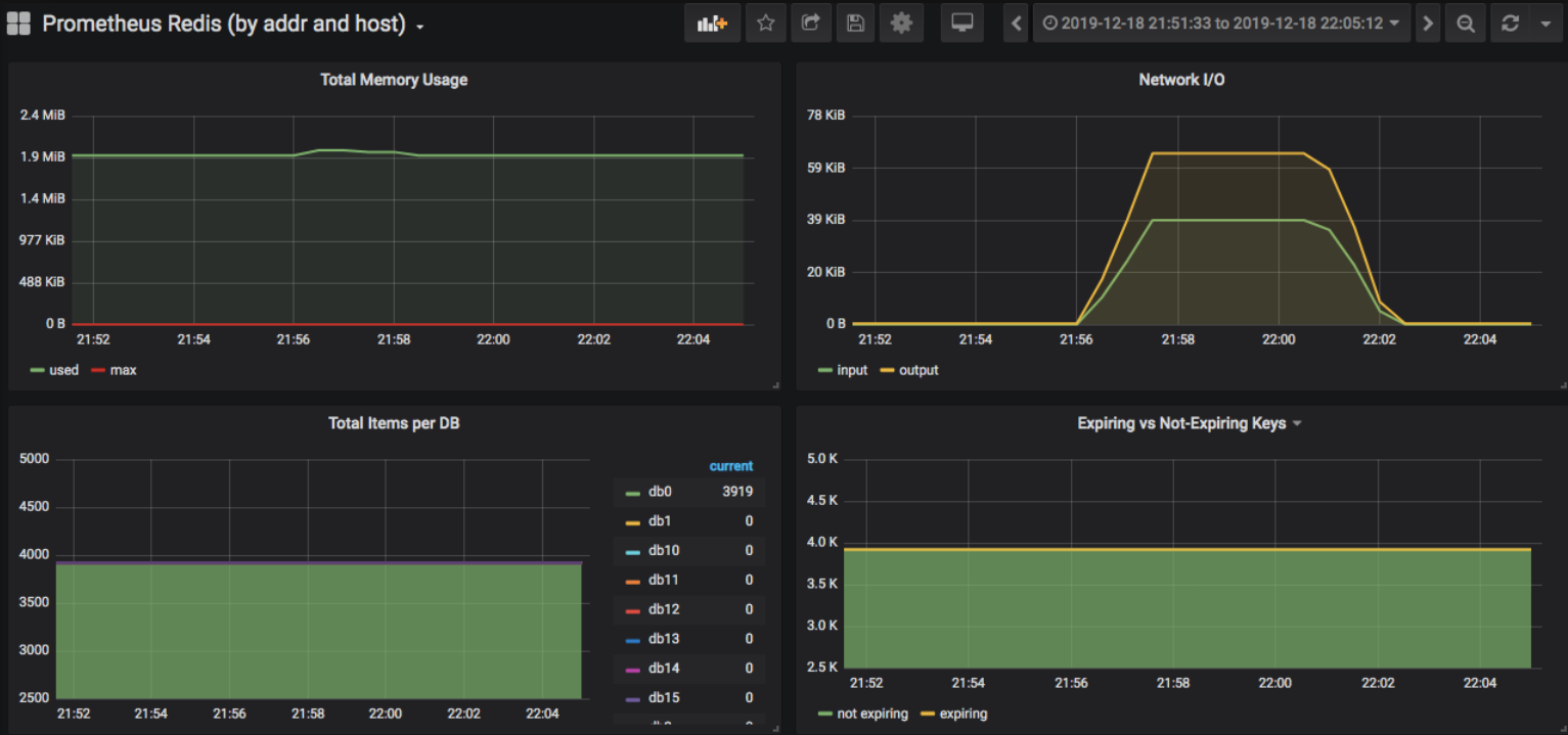
Redis:

上面图看腻了,你能换个吗?客官别着急,现在就换。
Tomcat:

好了,有了这些监控工具,基本上对每个组件的全局监控就解决了。
这时可能会有人说,你这个架构也太不新潮了。现在都玩Kubernetes、Docker、Spring Cloud、微架构啥的了。
那同样,我们还是要列出有哪些监控的组件。
- Node:就是OS。
- Cluster;
- Pod;
- 微服务链路。
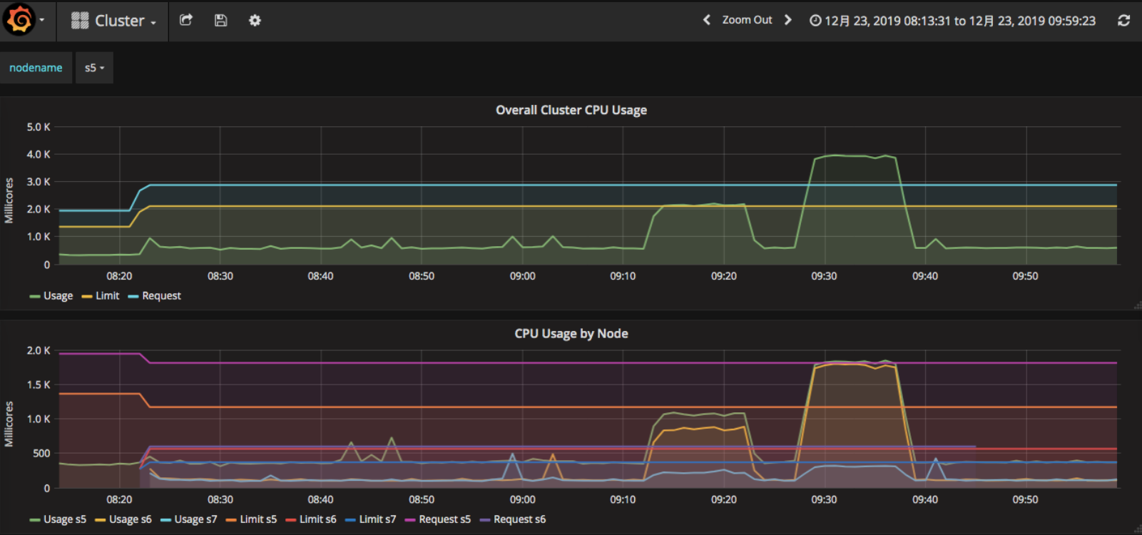
然后再实现相应的全局监控。我们可以在Kubernetes+Docker下可以看到这样的部分全局监控数据。
DashBoard:

Cluster:

Pod:

微服务链路:

那么具体的定向监控细化呢?在你的具体场景中,照样可以通过上面的思路标识出来。
有人说,那我还有什么什么组件,相信你通看全篇,已经学会思路了,那就自己动手吧。
我想说的是,不管你的架构有多么复杂,组件有多少,这样的监控逻辑都是一定要有的。适合的工具要用,并且尽量多用,但工具还远远替代不了分析的思维逻辑。没有判断的能力,再强悍的工具也只是个花架子。
PS:如没有注明引用,本专栏所有的截图都是在我搭建的环境中截来的,所以不存在在其他地方看到相同图的可能性。
总结在本篇中,我描述了监控设计的思维逻辑。对架构中的组件进行了分析之后,通过全局—定向的思路列出要看的计数器,再通过相应的监控工具去实现,拿到要分析的数据。这就完成了要做的监控设计和具体实施。至于你是用什么工具去实现的,这并不重要,因为拿到监控数据,可供分析证据链最重要

浙公网安备 33010602011771号