• 博客园logo
  • 会员
  • 众包
  • 新闻
  • 博问
  • 闪存
  • 赞助商
  • HarmonyOS
  • Chat2DB
    • 搜索
      所有博客
    • 搜索
      当前博客
  • 写随笔 我的博客 短消息 简洁模式
    用户头像
    我的博客 我的园子 账号设置 会员中心 简洁模式 ... 退出登录
    注册 登录

超级飞燕

  • 博客园
  • 联系
  • 订阅
  • 管理

公告

View Post

echarts图表使用详解

echarts图表使用详解 echarts 图表 html文件 中使用 echarts 图表步骤 Vue项目中使用echarts图表

echarts 图表

echarts 图表的使用

html 中使用 echarts 图表步骤

  1. CDN 引入 echarts
<script src="https://cdn.jsdelivr.net/npm/echarts@5.3.1/dist/echarts.min.js"></script>
  1. 创建图表容器,设置宽高
<div id="main" style="width:50%;height:50%"></div>
  1. 初始化 echarts 图表
const myecharts = echarts.init(document.getElementById('main')) // 初始化dom为echarts图表
  1. 将图表挂在 vue 实例上
this.echarts = myecharts
  1. 监听视口改变 重新计算图表大小
let _this = this
window.onresize = function () {
  // 监听视口改变
  _this.echarts.resize() // 视口改变 重新计算图表大小
}
  1. 定义图表配置项
const option = {......}
  1. echarts 图表使用配置项
myecharts.setOption(option) // 图表使用配置项

【注意】在将 echarts 挂载到 Vue 实例上之后,立即监听视口变化,计算图标大小

Vue 项目中使用 echarts 图表步骤

  1. 安装 ecahrts
npm install echarts
  1. 导入 echarts
import * as echarts from 'echarts'
Vue.prototype.$echarts = echarts
  1. 使用 echarts
    使用步骤与在 html 中相同

实战演练

html 中使用 echarts 图表

效果图:

Snipaste_2022-03-30_11-21-15.png

Snipaste_2022-03-30_11-21-58.png

<!DOCTYPE html>
<html>
  <head>
    <meta charset="utf-8" />
    <script src="https://cdn.jsdelivr.net/npm/vue@2/dist/vue.js"></script>
    <script src="https://cdn.jsdelivr.net/npm/echarts@5.3.1/dist/echarts.min.js"></script>
  </head>
  <body>
    <div id="app" style="width:100vw;height:100vh">
      <div id="main" style="width:50%;height:50%"></div>
    </div>
    <script>
      new Vue({
        el: '#app',
        data: {
          message: 'Hello Vue.js!',
          echarts: null,
        },
        mounted() {
          this.drawEcharts()
        },
        methods: {
          drawEcharts() {
            const dom = document.getElementById('main') // 获取容器dom
            const myecharts = echarts.init(dom) // 初始化dom为echarts图表
            const option = {
              title: {
                text: 'Basic Radar Chart',
              },
              legend: {
                data: ['Allocated Budget', 'Actual Spending'],
              },
              radar: {
                // shape: 'circle',
                indicator: [
                  { name: 'Sales', max: 6500 },
                  { name: 'Administration', max: 16000 },
                  { name: 'Information Technology', max: 30000 },
                  { name: 'Customer Support', max: 38000 },
                  { name: 'Development', max: 52000 },
                  { name: 'Marketing', max: 25000 },
                ],
              },
              series: [
                {
                  name: 'Budget vs spending',
                  type: 'radar',
                  data: [
                    {
                      value: [4200, 3000, 20000, 35000, 50000, 18000],
                      name: 'Allocated Budget',
                    },
                    {
                      value: [5000, 14000, 28000, 26000, 42000, 21000],
                      name: 'Actual Spending',
                    },
                  ],
                },
              ],
            }
            this.echarts = myecharts // 将图表挂在vue实例上
            let _this = this
            window.onresize = function () {
              // 监听视口改变
              _this.echarts.resize() // 视口改变 重新计算图表大小
            }
            myecharts.setOption(option) // 图表使用配置项
          },
        },
      })
    </script>
  </body>
</html>

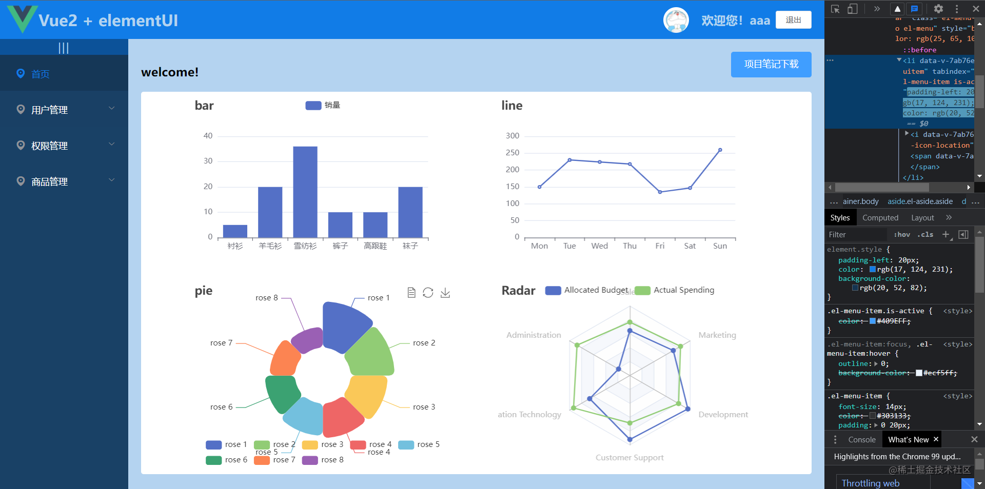
Vue 项目中使用 echarts 图表

效果图:

Snipaste_2022-03-30_11-22-24.png

Snipaste_2022-03-30_11-22-43.png

<div style="width: 40%; height: 50%" id="bar"></div>
<div style="width: 40%; height: 50%" id="line"></div>
<div style="width: 40%; height: 50%" id="pie"></div>
<div style="width: 40%; height: 50%" id="radar"></div>
export default {
  data() {
    return {
      myBar: null,
      myline: null,
      mypie: null,
      myradar: null,
    };
  },
  methods: {
    drawBar() {
      console.log("加载图表bar");
      const myBar = this.$echarts.init(document.getElementById("bar")); //初始化图表
      let option = {
        //配置项
        title: {
          text: "bar",
        },
        tooltip: {},
        legend: {
          data: ["销量"],
        },
        xAxis: {
          data: ["衬衫", "羊毛衫", "雪纺衫", "裤子", "高跟鞋", "袜子"],
        },
        yAxis: {},
        series: [
          {
            name: "销量",
            type: "bar",
            data: [5, 20, 36, 10, 10, 20],
          },
        ],
      };
      myBar.setOption(option); //使用配置项
      this.myBar = myBar; // 将echarts图表 赋值给vue实例的属性
    },
    drawLine() {
      const myline = this.$echarts.init(document.getElementById("line")); //实例化图表
      let option = {
        title: {
          text: "line",
        },
        xAxis: {
          type: "category",
          data: ["Mon", "Tue", "Wed", "Thu", "Fri", "Sat", "Sun"],
        },
        yAxis: {
          type: "value",
        },
        series: [
          {
            data: [150, 230, 224, 218, 135, 147, 260],
            type: "line",
          },
        ],
      };
      myline.setOption(option); //使用配置项
      this.myline = myline;
    },
    drawPie() {
      const mypie = this.$echarts.init(document.getElementById("pie")); //实例化图表
      let option = {
        title: {
          text: "pie",
        },
        legend: {
          top: "bottom",
        },
        toolbox: {
          show: true,
          feature: {
            mark: { show: true },
            dataView: { show: true, readOnly: false },
            restore: { show: true },
            saveAsImage: { show: true },
          },
        },
        series: [
          {
            name: "Nightingale Chart",
            type: "pie",
            radius: ["30%", "80%"],
            center: ["50%", "50%"],
            roseType: "area",
            itemStyle: {
              borderRadius: 8,
            },
            data: [
              { value: 40, name: "rose 1" },
              { value: 38, name: "rose 2" },
              { value: 32, name: "rose 3" },
              { value: 30, name: "rose 4" },
              { value: 28, name: "rose 5" },
              { value: 26, name: "rose 6" },
              { value: 22, name: "rose 7" },
              { value: 18, name: "rose 8" },
            ],
          },
        ],
      };
      mypie.setOption(option); //使用配置项
      this.mypie = mypie;
    },
    drawRadar() {
      const myradar = this.$echarts.init(document.getElementById("radar")); //实例化图表
      let option = {
        title: {
          text: "Radar",
        },
        legend: {
          data: ["Allocated Budget", "Actual Spending"],
        },
        radar: {
          // shape: 'circle',
          indicator: [
            { name: "Sales", max: 6500 },
            { name: "Administration", max: 16000 },
            { name: "Information Technology", max: 30000 },
            { name: "Customer Support", max: 38000 },
            { name: "Development", max: 52000 },
            { name: "Marketing", max: 25000 },
          ],
        },
        series: [
          {
            name: "Budget vs spending",
            type: "radar",
            data: [
              {
                value: [4200, 3000, 20000, 35000, 50000, 18000],
                name: "Allocated Budget",
              },
              {
                value: [5000, 14000, 28000, 26000, 42000, 21000],
                name: "Actual Spending",
              },
            ],
          },
        ],
      };
      myradar.setOption(option); //使用配置项
      this.myradar = myradar;
    },
  },
  mounted() {
    this.drawBar();
    this.drawLine();
    this.drawPie();
    this.drawRadar();
    let vm = this;
    window.onresize = function () {// BOM事件,当视口大小改变的时候触发
      vm.myBar && vm.myBar.resize(); // 当视口改变时,重新计算图表的大小
      vm.myline && vm.myline.resize();
      vm.mypie && vm.mypie.resize();
      vm.myradar && vm.myradar.resize();
    };
  },
};
</script>

posted on 2022-03-30 11:32  超级飞燕  阅读(491)  评论(0)    收藏  举报

刷新页面返回顶部
 
博客园  ©  2004-2025
浙公网安备 33010602011771号 浙ICP备2021040463号-3