Grafana
1. 什么是Grafana
 Grafana是一个可视化面板 (Dashboard) , 有着非常漂亮的图标和布局展示, 功能齐全的度量仪表盘和图形编辑器. 支持Graphite、zabbix、influxDB、Prometheus和OpenTSDB作为数据源. Grafana主要特性: 灵活丰富的图形选项; 可以混合多种风格; 支持白天和夜间模式; 多个数据源.
2. Grafana安装
(1) 下载镜像
docker pull grafana/grafana
 
(2) 创建容器
docker run -d -p 3001:3000 -e INFLUXDB_HOST=influxsrv -e INFLUXDB_PORT=8086 -e INFLUXDB_NAME=cadvisor -e INFLUXDB_USER=cadvisor -e INFLUXDB_PASS=cadvisor --link influxsrv:influxsrv --name grafana grafana/grafana
 
-e INFLUXDB_HOST: 指定容器的名称
-e INFLUXDB_PORT: 指定容器的端口
-e INFLUXDB_NAME: 指定容器的数据库名称
-e INFLUXDB_USER: 指定容器用户名
-e INFLUXDB_PASS: 指定容器的密码
(3) 访问
http://172.16.66.130:3001
 
用户名密码均为admin
![[外链图片转存失败,源站可能有防盗链机制,建议将图片保存下来直接上传(img-vbzyc5AE-1600345108489)(../Downloads/assests/image-20200917185359123.png)]](https://img-blog.csdnimg.cn/20200917202529511.png?x-oss-process=image/watermark,type_ZmFuZ3poZW5naGVpdGk,shadow_10,text_aHR0cHM6Ly9ibG9nLmNzZG4ubmV0L3pzeDEzMTRsb3Zlenlm,size_16,color_FFFFFF,t_70#pic_center)
然后修改密码保存, 登入后的页面
![[外链图片转存失败,源站可能有防盗链机制,建议将图片保存下来直接上传(img-UeOlW9GP-1600345108493)(../Downloads/assests/image-20200917190118079.png)]](https://img-blog.csdnimg.cn/20200917202538736.png?x-oss-process=image/watermark,type_ZmFuZ3poZW5naGVpdGk,shadow_10,text_aHR0cHM6Ly9ibG9nLmNzZG4ubmV0L3pzeDEzMTRsb3Zlenlm,size_16,color_FFFFFF,t_70#pic_center)
3. Grafana的使用
3.1 添加数据源
(1) 点击设置, DataSource
![[外链图片转存失败,源站可能有防盗链机制,建议将图片保存下来直接上传(img-gmed8qeQ-1600345108501)(../Downloads/assests/image-20200917190317804.png)]](https://img-blog.csdnimg.cn/20200917202554551.png?x-oss-process=image/watermark,type_ZmFuZ3poZW5naGVpdGk,shadow_10,text_aHR0cHM6Ly9ibG9nLmNzZG4ubmV0L3pzeDEzMTRsb3Zlenlm,size_16,color_FFFFFF,t_70#pic_center)
(2) 点击添加data source
![[外链图片转存失败,源站可能有防盗链机制,建议将图片保存下来直接上传(img-XvZVIt1k-1600345108510)(../Downloads/assests/image-20200917190343402.png)]](https://img-blog.csdnimg.cn/2020091720261453.png?x-oss-process=image/watermark,type_ZmFuZ3poZW5naGVpdGk,shadow_10,text_aHR0cHM6Ly9ibG9nLmNzZG4ubmV0L3pzeDEzMTRsb3Zlenlm,size_16,color_FFFFFF,t_70#pic_center)
(3) 选择influxDB

(4) 设置数据源**(设置influxDB的写入端口, 设置influxDB的数据库, 用户名密码)**


(5) 数据源添加成功.
![[外链图片转存失败,源站可能有防盗链机制,建议将图片保存下来直接上传(img-aiJXarNG-1600345108520)(../Downloads/assests/image-20200917191537769.png)]](https://img-blog.csdnimg.cn/20200917202726622.png?x-oss-process=image/watermark,type_ZmFuZ3poZW5naGVpdGk,shadow_10,text_aHR0cHM6Ly9ibG9nLmNzZG4ubmV0L3pzeDEzMTRsb3Zlenlm,size_16,color_FFFFFF,t_70#pic_center)
3.2 添加仪表盘
(1) 选择Dashboards --Manager
![[外链图片转存失败,源站可能有防盗链机制,建议将图片保存下来直接上传(img-dRVMzaq1-1600345108522)(../Downloads/assests/image-20200917194021876.png)]](https://img-blog.csdnimg.cn/20200917202913723.png?x-oss-process=image/watermark,type_ZmFuZ3poZW5naGVpdGk,shadow_10,text_aHR0cHM6Ly9ibG9nLmNzZG4ubmV0L3pzeDEzMTRsb3Zlenlm,size_16,color_FFFFFF,t_70#pic_center)
 (2) 点击"New Dashboard"按钮
(3) 点击Add new panel
![[外链图片转存失败,源站可能有防盗链机制,建议将图片保存下来直接上传(img-ZJABOjPu-1600345108523)(../Downloads/assests/image-20200917195047541.png)]](https://img-blog.csdnimg.cn/20200917203152111.png?x-oss-process=image/watermark,type_ZmFuZ3poZW5naGVpdGk,shadow_10,text_aHR0cHM6Ly9ibG9nLmNzZG4ubmV0L3pzeDEzMTRsb3Zlenlm,size_16,color_FFFFFF,t_70#pic_center)
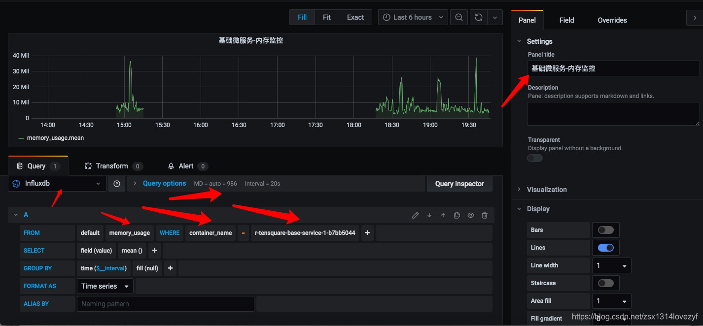
(4) 设置信息

 
(5) 设置好后, 显示内存显示信息
 
3.3 预警通知设置
(1) 选择菜单 alering–>Notification channels
![[外链图片转存失败,源站可能有防盗链机制,建议将图片保存下来直接上传(img-U4LWBahL-1600345108528)(../Downloads/assests/92E4A58F8C7AFE9900EE2FA5C4F3E820.jpg)]](https://img-blog.csdnimg.cn/20200917203256527.png?x-oss-process=image/watermark,type_ZmFuZ3poZW5naGVpdGk,shadow_10,text_aHR0cHM6Ly9ibG9nLmNzZG4ubmV0L3pzeDEzMTRsb3Zlenlm,size_16,color_FFFFFF,t_70#pic_center)
(2) 点击Add channel按钮

(3) 填写名称, 选择类型为webhook, 填写钩子地址
![[外链图片转存失败,源站可能有防盗链机制,建议将图片保存下来直接上传(img-lJQFXiN5-1600345108531)(../Downloads/assests/3D3EB050BCAD289C3A071C69D3286768.jpg)]](https://img-blog.csdnimg.cn/20200917203400587.png?x-oss-process=image/watermark,type_ZmFuZ3poZW5naGVpdGk,shadow_10,text_aHR0cHM6Ly9ibG9nLmNzZG4ubmV0L3pzeDEzMTRsb3Zlenlm,size_16,color_FFFFFF,t_70#pic_center)
![[外链图片转存失败,源站可能有防盗链机制,建议将图片保存下来直接上传(img-2MGxyWGf-1600345108533)(../Downloads/assests/591219DAFA78FAFE43028C9663BB7F17.jpg)]](https://img-blog.csdnimg.cn/20200917203409883.png?x-oss-process=image/watermark,type_ZmFuZ3poZW5naGVpdGk,shadow_10,text_aHR0cHM6Ly9ibG9nLmNzZG4ubmV0L3pzeDEzMTRsb3Zlenlm,size_16,color_FFFFFF,t_70#pic_center)
(4) 点击save保存
![[外链图片转存失败,源站可能有防盗链机制,建议将图片保存下来直接上传(img-U0LVqcq1-1600345108534)(../Downloads/assests/67557E3A20889A6EFD0521F7097AD305.jpg)]](https://img-blog.csdnimg.cn/20200917203418404.png?x-oss-process=image/watermark,type_ZmFuZ3poZW5naGVpdGk,shadow_10,text_aHR0cHM6Ly9ibG9nLmNzZG4ubmV0L3pzeDEzMTRsb3Zlenlm,size_16,color_FFFFFF,t_70#pic_center)
4.4 仪表盘预警设置
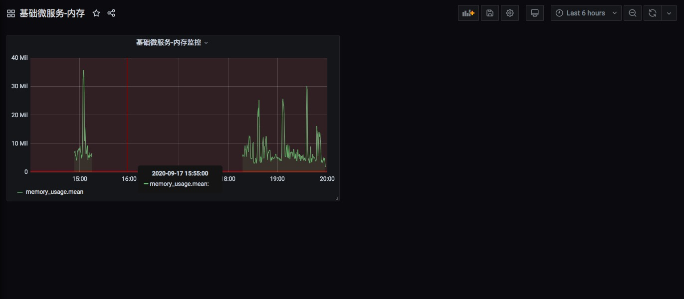
(1) 进入到仪表盘, 点击基础服务-内存
![[外链图片转存失败,源站可能有防盗链机制,建议将图片保存下来直接上传(img-8V3qEyz7-1600345108536)(../Downloads/assests/E658433A81B8ECAA67B219BFE165A3F6.jpg)]](https://img-blog.csdnimg.cn/20200917203431568.png?x-oss-process=image/watermark,type_ZmFuZ3poZW5naGVpdGk,shadow_10,text_aHR0cHM6Ly9ibG9nLmNzZG4ubmV0L3pzeDEzMTRsb3Zlenlm,size_16,color_FFFFFF,t_70#pic_center)
(2) 编辑仪表盘信息
![[外链图片转存失败,源站可能有防盗链机制,建议将图片保存下来直接上传(img-pa1CBC0X-1600345108538)(../Downloads/assests/AED554823298BCB23725DC47F346BD9B.jpg)]](https://img-blog.csdnimg.cn/20200917203440522.png?x-oss-process=image/watermark,type_ZmFuZ3poZW5naGVpdGk,shadow_10,text_aHR0cHM6Ly9ibG9nLmNzZG4ubmV0L3pzeDEzMTRsb3Zlenlm,size_16,color_FFFFFF,t_70#pic_center)
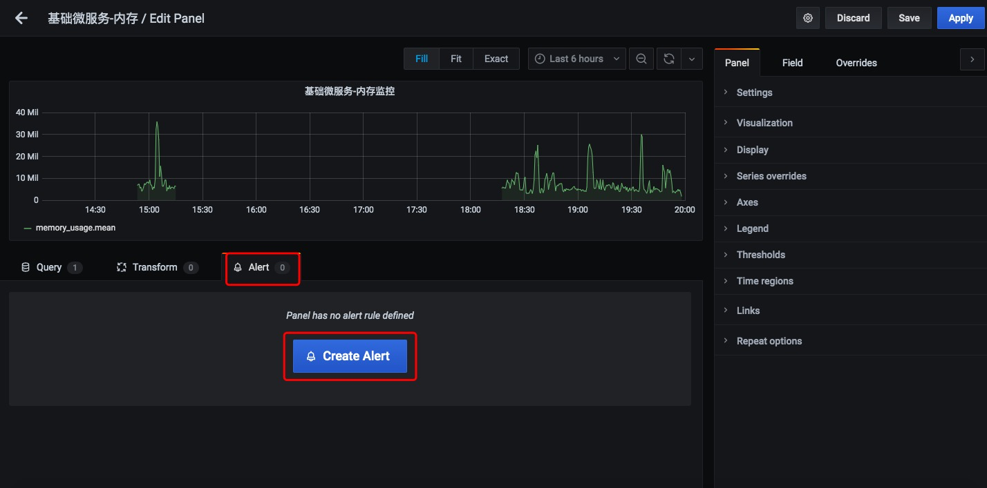
(3) 找到alert, 点击创建预警
![[外链图片转存失败,源站可能有防盗链机制,建议将图片保存下来直接上传(img-9qEDR2GB-1600345108539)(../Downloads/assests/ABDABDFA6142D975D43E269EF1B90CE6.jpg)]](https://img-blog.csdnimg.cn/20200917203450428.png?x-oss-process=image/watermark,type_ZmFuZ3poZW5naGVpdGk,shadow_10,text_aHR0cHM6Ly9ibG9nLmNzZG4ubmV0L3pzeDEzMTRsb3Zlenlm,size_16,color_FFFFFF,t_70#pic_center)
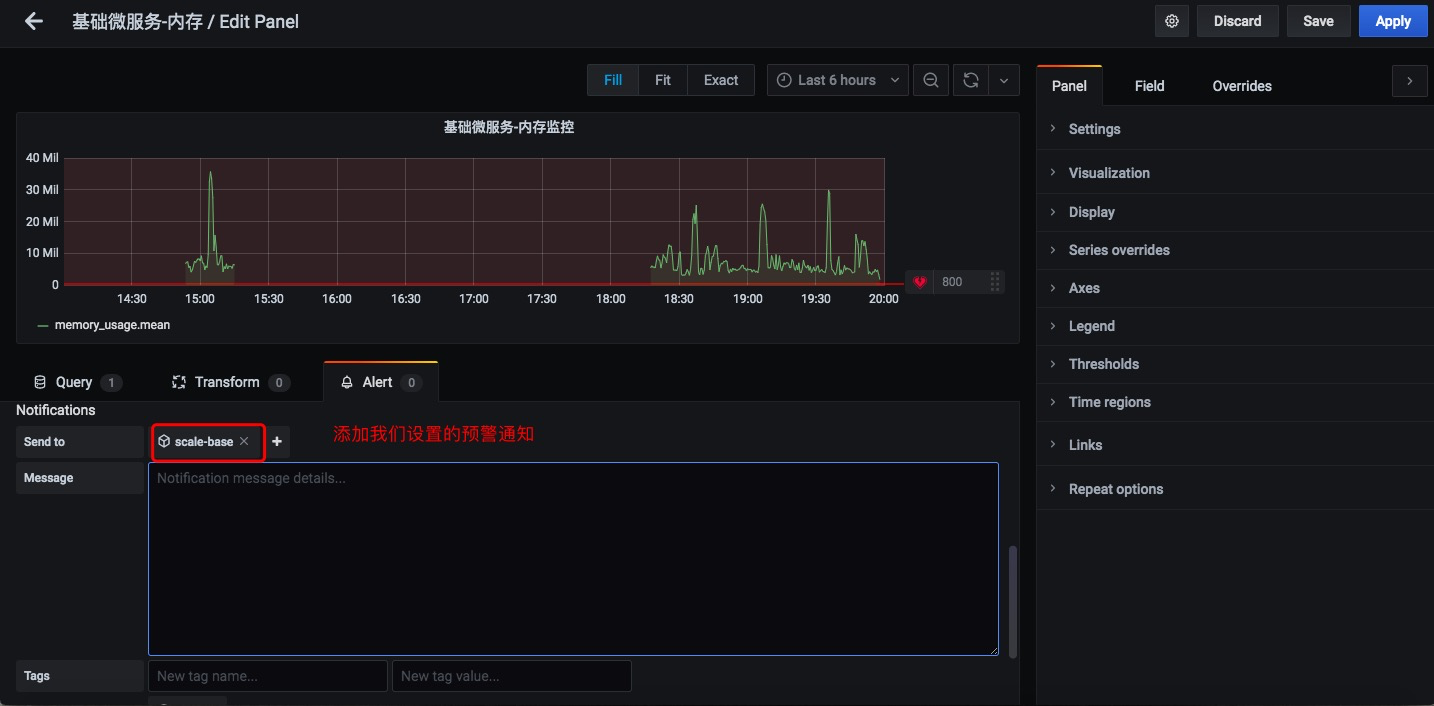
(4) 设置预警信息**(这里设置的是800超过了这个值 它就会自动的在rancher中增加容器的数量)**
![[外链图片转存失败,源站可能有防盗链机制,建议将图片保存下来直接上传(img-gebSDJOQ-1600345108542)(../Downloads/assests/30F4BC35A38C6BBA769BFB8E438FA04B.jpg)]](https://img-blog.csdnimg.cn/20200917203501768.png?x-oss-process=image/watermark,type_ZmFuZ3poZW5naGVpdGk,shadow_10,text_aHR0cHM6Ly9ibG9nLmNzZG4ubmV0L3pzeDEzMTRsb3Zlenlm,size_16,color_FFFFFF,t_70#pic_center)
![[外链图片转存失败,源站可能有防盗链机制,建议将图片保存下来直接上传(img-ZaIeHJnv-1600345108544)(../Downloads/assests/B7CC91F1A0AB0629266CC3BB6766F048.jpg)]](https://img-blog.csdnimg.cn/20200917203513532.png?x-oss-process=image/watermark,type_ZmFuZ3poZW5naGVpdGk,shadow_10,text_aHR0cHM6Ly9ibG9nLmNzZG4ubmV0L3pzeDEzMTRsb3Zlenlm,size_16,color_FFFFFF,t_70#pic_center)
(4) 点击save
![[外链图片转存失败,源站可能有防盗链机制,建议将图片保存下来直接上传(img-hS02rcgb-1600345108546)(../Downloads/assests/image-20200917201725688.png)]](https://img-blog.csdnimg.cn/20200917203521324.png?x-oss-process=image/watermark,type_ZmFuZ3poZW5naGVpdGk,shadow_10,text_aHR0cHM6Ly9ibG9nLmNzZG4ubmV0L3pzeDEzMTRsb3Zlenlm,size_16,color_FFFFFF,t_70#pic_center)
                
            
        
浙公网安备 33010602011771号