zabbix web检测
zabbix web检测
什么是静态网站、动态网站
静态网站:纯静态网站就是服务器的源代码和客户端的源代码一致。动态网站:比如: 每次用户访问的时候,内容都是在内存中动态生成的。动态网站支持登陆,支持用户交互,所以用户在请求动态网站时,会给客户端下发一个叫sessionID的内容,那么客户端则会将SessionID保存至浏览器的cookie中。
session和cookie的工作流程
1) 当用户首次访问动态网站时,是不会携带cookie信息,那么在服务端返回网页的时候,会给该客户端的浏览器分配一个唯一的sessionID,客户端会该sessionID存储至浏览器的Cookie中。
2) 当用户再次访问网站时,浏览器会在Header头信息添加Set-Cookie,Set-Cookie携带的则是该网站对应的sessionID信息,服务端接收后会进行校验

使用命令模拟用户登录网站
[root@zabbix ~]# curl -L -c cook -b cook 'http://zabbix.zh.com/index.php'
-b:cookie字符串或文件读取位置,使用option来把上次的cookie信息追加到http request里面去。
-c:操作结束后吧cookie写入到这个文件中
[root@sb_wzj ~]# curl -L -c cook -b cook -d 'name=Admin&password=zabbix&autologin=1&enter=Sign+in' 'http://zabbix.zh.com/index.php'
-d: 以POST的请方式携带头部信息请求
[root@zabbix ~]# curl -L -c cook -b cook 'http://zabbix.zh.com/queue.php'
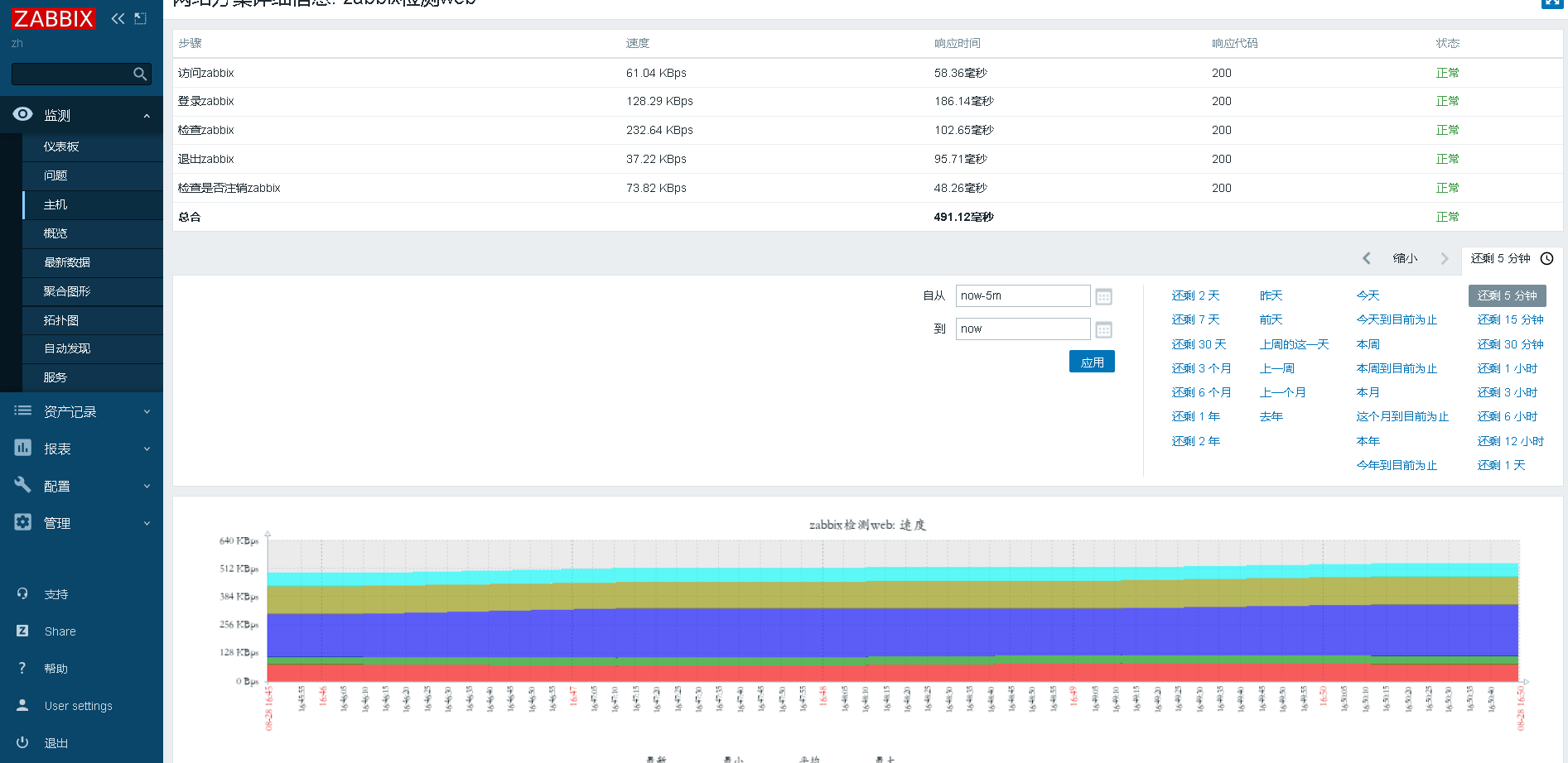
zabbix监控web网站
我们使用Zabbix Web 监控来监控Zabbix的Web界面。我们想知道它是否可用、是否正常工作以及响应速度。所以我们必须使用用户名和密码登录。


在新的场景中,我们将场景命名为"监控zabbix服务器",并为其创建一个新的应用 (application )。



regex:name="csrf-token" content="([0-9a-z]{16})"




 
                    
                     
                    
                 
                    
                
 
                
            
         
         浙公网安备 33010602011771号
浙公网安备 33010602011771号