mac系统本地配置Jmeter5.4+Influxdb1.8.5+Grafana7.1.5
一、安装Grafana、Jmeter、Influxdb
jmeter安装与启动
下载地址:https://archive.apache.org/dist/jmeter/binaries/
下载解压即可使用,这里不多做赘述
grafana安装与启动
官方文档:https://grafana.com/docs/
方式一:
brew update
brew install grafana
brew services start grafana
brew services stop grafana
方式二(推荐):
下载安装包
curl -O https://dl.grafana.com/oss/release/grafana-7.1.5.darwin-amd64.tar.gz
解压到自己指定的目录
tar -zxvf grafana-7.1.5.darwin-amd64.tar.gz -C /Users/gaven/mybin
到解压目录下启动
cd /Users/gaven/mybin/grafana-7.1.5/bin/
./grafana-server web
访问地址:http://127.0.0.1:3000
初始用户名密码是:admin/admin,自行修改即可
influxdb安装与启动
官方文档:https://docs.influxdata.com/influxdb
我选择安装的是influxdb1.X版本,因为它支持sql查询,支持本地连接,方便操作
brew install influxdb@1
brew services start influxdb@1
brew services stop influxdb@1
修改配置文件启用http8086端口,然后重启influxdb
vim /usr/local/etc/influxdb.conf
[http]
enabled = true
bind-address = ":8086"
连接influxdb创建数据库jmeter,然后退出即可
/usr/local/opt/influxdb@1/bin/influx -host 'localhost' -port '8086'
Connected to http://localhost:8086 version 1.8.5
InfluxDB shell version: 1.8.5
> create database jmeter;
> quit;
二、配置Jmeter后端监听器
1.添加后端监听器

2.填写后端监听器配置信息

3.执行一个jmeter用例,查看日志存在以下信息,说明配置正确
2021-07-15 13:44:30,439 INFO o.a.j.v.b.i.InfluxdbBackendListenerClient: Sending last metrics to InfluxDB
三、配置grafana
1.添加数据源
本地数据源,只需要填写HTTP下的URL和InfluxDB Details下的Database即可


2.查找官方的jmeter dashboard模板,复制模板ID
查找官方模板:https://grafana.com/grafana/dashboards?dataSource=influxdb&search=jmeter


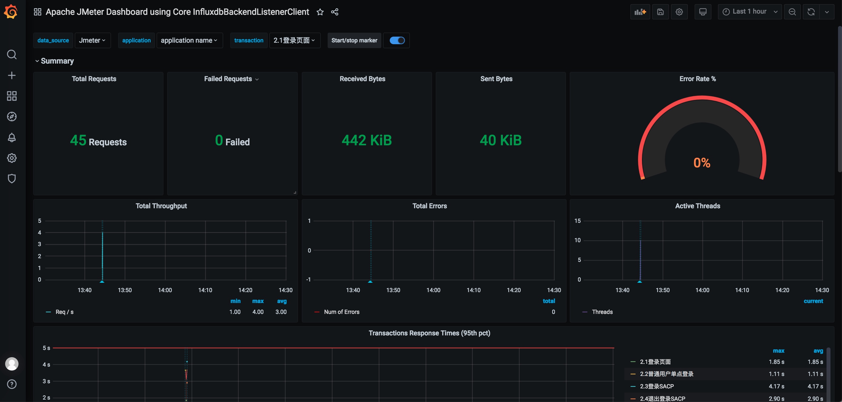
3.导入官方模板,选择我们第一步添加的数据源,保存即可


至此我们就在本地配置成功了Jmeter5.4+Influxdb1.8.5+Grafana7.1.5,下次查看点击这里:


posted on 2021-07-15 14:31 GavenHwang 阅读(577) 评论(0) 收藏 举报
浙公网安备 33010602011771号