TikTok数据分析工具介绍
TikTok在全球覆盖超过150个国家,涉及超过39种语言,毋庸置疑已经成为时下最火的短视频社交媒体平台。国内越来越多的商家和创作者对于出海探索跃跃欲试。不过,由于TikTok所涉及的地域跨度较大,而且与国内的文化差异明显,如果我们想做到高效就需要一些专业的数据分析平台的助力。下面,我会分别分析5款我认为比较实用的TikTok数据分析平台的特点,供大家参考。
1、 GugeeData
官网:instagram user search
分析:
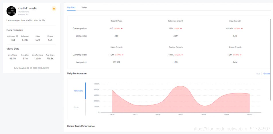
这款软件从视频和播主两个维度对TikTok的热点进行了分析和整理,是我目前发现的唯一一个有展示热门视频的产品,功能有点类似与国内的飞瓜数据,有数据分析播主榜单等功能,从宏观环境进行分析。整体功能界面也相对优于其他产品,但是价格略贵。
定价:免费和付费的都有。付费的最便宜的每个月69美元,最贵的要699美元。
2.Analisa
官网:https://analisa.io/
分析:
Analisa是一个针对TikTok和Instagram的播主进行数据分析的平台。这个平台对播主生成的报告很全面,报告可跨度时长最久可以追溯到账号运营初期到近期的总体表现。除此之外,报告从不同维度分析了播主的账号运营情况、播主的信息概览、粉丝数统计和其真实性分析、播主7天X 24小时活动量追踪、发布内容分析其中包括了常用标签和常用词、以及竞争力分析。
定价:免费版有些功能受限,可浏览的播主详情仅为最近发布的12篇视频,这样得出的数据十分有限。高级版的定价为$69/月,最高级的豪华版是$239/月。
3.SocialTracker
官网:https://www.socialtracker.io/
分析:
SociaTracker是一个针对社交媒体账号进行分析的平台。除了TikTok的播主,SocialTracker还收录了Instagram、Twitter、Youtube等大型的社交平台的播主,针对个体播主生成分析报告。这个平台提供了行业指标。我们播主的数值和行业基准指标对比,可以发现该播主的表现。同时,SocialTracker也追踪播主的重要指标,每天卡点记录播主的涨粉量、点赞增量以及视频增量,并且附有相关图表,这样用户可以很直观的看到播主的重要指标的变化趋势。
收费:SocialTracker是按次收费,每份报告的单价是$4.99。对于那些使用次数有限,并不需要大范围的筛选播主的朋友们可能比较适合。
4.Pentos
官网:https://pentos.co/
分析:
Pentos的最大特点是允许用户根据视频或者视频音乐进行追踪和分析。目前大多数平台仅支持播主或者是标签来进行分析。目前,在TikTok平台内,有许多用户以“挑战”的形式作为传播路径,许多音乐都匹配类似的视频内容。能对歌曲及视频进行跟踪分析是极为方便的功能,这一功能能将这些内容分门别类,用户能更为方便的追踪到这些热点热度。
定价:Pentos的起始价格相对较低,为每月5欧元,但您只能追踪单个播主/标签/歌曲/视频。如果您要追踪多个人,则需要选择每月99欧元的版本。
5.TikAnalytics
官网:https://web.tikanalytics.com/
分析:
这个网站通过粉丝活跃度对播主进行分析。用户可以建立自己的文档,保存自己感兴趣的内容,展示的数据相对较少,但是基础数据基本都有,如果不想投入太多资金可以用这款,基本免费。

定价:免费
以上是我总结的五款TikTok分析工具,希望能帮助到大家。
                    
                
                
            
        
浙公网安备 33010602011771号