接口性能优化的11个小技巧,sql优化
前言
接口性能优化对于从事后端开发的同学来说,肯定再熟悉不过了,因为它是一个跟开发语言无关的公共问题。
该问题说简单也简单,说复杂也复杂。
有时候,只需加个索引就能解决问题。
有时候,需要做代码重构。
有时候,需要增加缓存。
有时候,需要引入一些中间件,比如mq。
有时候,需要需要分库分表。
有时候,需要拆分服务。
等等。。。
导致接口性能问题的原因千奇百怪,不同的项目不同的接口,原因可能也不一样。
本文我总结了一些行之有效的,优化接口性能的办法,给有需要的朋友一个参考。
1.索引
接口性能优化大家第一个想到的可能是:优化索引。
没错,优化索引的成本是最小的。
你通过查看线上日志或者监控报告,查到某个接口用到的某条sql语句耗时比较长。
这时你可能会有下面这些疑问:
- 该sql语句加索引了没?
- 加的索引生效了没?
- mysql选错索引了没?
1.1 没加索引
sql语句中where条件的关键字段,或者order by后面的排序字段,忘了加索引,这个问题在项目中很常见。
项目刚开始的时候,由于表中的数据量小,加不加索引sql查询性能差别不大。
后来,随着业务的发展,表中数据量越来越多,就不得不加索引了。
可以通过命令:
show index from `order`;
能单独查看某张表的索引情况。
也可以通过命令:
show create table `order`;
查看整张表的建表语句,里面同样会显示索引情况。
通过ALTER TABLE命令可以添加索引:
ALTER TABLE `order` ADD INDEX idx_name (name);
也可以通过CREATE INDEX命令添加索引:
CREATE INDEX idx_name ON `order` (name);
不过这里有一个需要注意的地方是:想通过命令修改索引,是不行的。
目前在mysql中如果想要修改索引,只能先删除索引,再重新添加新的。
删除索引可以用DROP INDEX命令:
ALTER TABLE `order` DROP INDEX idx_name;
用DROP INDEX命令也行:
DROP INDEX idx_name ON `order`;
1.2 索引没生效
通过上面的命令我们已经能够确认索引是有的,但它生效了没?此时你内心或许会冒出这样一个疑问。
那么,如何查看索引有没有生效呢?
答:可以使用explain命令,查看mysql的执行计划,它会显示索引的使用情况。
例如:
explain select * from `order` where code='002';
结果:通过这几列可以判断索引使用情况,执行计划包含列的含义如下图所示:
如果你想进一步了解explain的详细用法,可以看看我的另一篇文章《explain | 索引优化的这把绝世好剑,你真的会用吗?》
说实话,sql语句没有走索引,排除没有建索引之外,最大的可能性是索引失效了。
下面说说索引失效的常见原因:如果不是上面的这些原因,则需要再进一步排查一下其他原因。
1.3 选错索引
此外,你有没有遇到过这样一种情况:明明是同一条sql,只有入参不同而已。有的时候走的索引a,有的时候却走的索引b?
没错,有时候mysql会选错索引。
必要时可以使用force index来强制查询sql走某个索引。
至于为什么mysql会选错索引,后面有专门的文章介绍的,这里先留点悬念。
2. sql优化
如果优化了索引之后,也没啥效果。
接下来试着优化一下sql语句,因为它的改造成本相对于java代码来说也要小得多。
下面给大家列举了sql优化的15个小技巧:由于这些技巧在我之前的文章中已经详细介绍过了,在这里我就不深入了。
更详细的内容,可以看我的另一篇文章《聊聊sql优化的15个小技巧》,相信看完你会有很多收获。
3. 远程调用
很多时候,我们需要在某个接口中,调用其他服务的接口。
比如有这样的业务场景:
在用户信息查询接口中需要返回:用户名称、性别、等级、头像、积分、成长值等信息。
而用户名称、性别、等级、头像在用户服务中,积分在积分服务中,成长值在成长值服务中。为了汇总这些数据统一返回,需要另外提供一个对外接口服务。
于是,用户信息查询接口需要调用用户查询接口、积分查询接口 和 成长值查询接口,然后汇总数据统一返回。
调用过程如下图所示:调用远程接口总耗时 530ms = 200ms + 150ms + 180ms
显然这种串行调用远程接口性能是非常不好的,调用远程接口总的耗时为所有的远程接口耗时之和。
那么如何优化远程接口性能呢?
3.1 并行调用
上面说到,既然串行调用多个远程接口性能很差,为什么不改成并行呢?
如下图所示:调用远程接口总耗时 200ms = 200ms(即耗时最长的那次远程接口调用)
在java8之前可以通过实现Callable接口,获取线程返回结果。
java8以后通过CompleteFuture类实现该功能。我们这里以CompleteFuture为例:
public UserInfo getUserInfo(Long id) throws InterruptedException, ExecutionException {
    final UserInfo userInfo = new UserInfo();
    CompletableFuture userFuture = CompletableFuture.supplyAsync(() -> {
        getRemoteUserAndFill(id, userInfo);
        return Boolean.TRUE;
    }, executor);
    CompletableFuture bonusFuture = CompletableFuture.supplyAsync(() -> {
        getRemoteBonusAndFill(id, userInfo);
        return Boolean.TRUE;
    }, executor);
    CompletableFuture growthFuture = CompletableFuture.supplyAsync(() -> {
        getRemoteGrowthAndFill(id, userInfo);
        return Boolean.TRUE;
    }, executor);
    CompletableFuture.allOf(userFuture, bonusFuture, growthFuture).join();
    userFuture.get();
    bonusFuture.get();
    growthFuture.get();
    return userInfo;
}
温馨提醒一下,这两种方式别忘了使用线程池。示例中我用到了executor,表示自定义的线程池,为了防止高并发场景下,出现线程过多的问题。
3.2 数据异构
上面说到的用户信息查询接口需要调用用户查询接口、积分查询接口 和 成长值查询接口,然后汇总数据统一返回。
那么,我们能不能把数据冗余一下,把用户信息、积分和成长值的数据统一存储到一个地方,比如:redis,存的数据结构就是用户信息查询接口所需要的内容。然后通过用户id,直接从redis中查询数据出来,不就OK了?
如果在高并发的场景下,为了提升接口性能,远程接口调用大概率会被去掉,而改成保存冗余数据的数据异构方案。
但需要注意的是,如果使用了数据异构方案,就可能会出现数据一致性问题。
用户信息、积分和成长值有更新的话,大部分情况下,会先更新到数据库,然后同步到redis。但这种跨库的操作,可能会导致两边数据不一致的情况产生。
4. 重复调用
重复调用在我们的日常工作代码中可以说随处可见,但如果没有控制好,会非常影响接口的性能。
不信,我们一起看看。
4.1 循环查数据库
有时候,我们需要从指定的用户集合中,查询出有哪些是在数据库中已经存在的。
实现代码可以这样写:
public List<User> queryUser(List<User> searchList) {
    if (CollectionUtils.isEmpty(searchList)) {
        return Collections.emptyList();
    }
    List<User> result = Lists.newArrayList();
    searchList.forEach(user -> result.add(userMapper.getUserById(user.getId())));
    return result;
}
这里如果有50个用户,则需要循环50次,去查询数据库。我们都知道,每查询一次数据库,就是一次远程调用。
如果查询50次数据库,就有50次远程调用,这是非常耗时的操作。
那么,我们如何优化呢?
具体代码如下:
public List<User> queryUser(List<User> searchList) {
    if (CollectionUtils.isEmpty(searchList)) {
        return Collections.emptyList();
    }
    List<Long> ids = searchList.stream().map(User::getId).collect(Collectors.toList());
    return userMapper.getUserByIds(ids);
}
提供一个根据用户id集合批量查询用户的接口,只远程调用一次,就能查询出所有的数据。
这里有个需要注意的地方是:id集合的大小要做限制,最好一次不要请求太多的数据。要根据实际情况而定,建议控制每次请求的记录条数在500以内。
4.2 死循环
有些小伙伴看到这个标题,可能会感到有点意外,死循环也算?
代码中不是应该避免死循环吗?为啥还是会产生死循环?
有时候死循环是我们自己写的,例如下面这段代码:
while(true) {
    if(condition) {
        break;
    }
    System.out.println("do samething");
}
这里使用了while(true)的循环调用,这种写法在CAS自旋锁中使用比较多。
当满足 condition (条件) 等于true的时候,则自动退出该循环。
如果 condition (条件) 条件非常复杂,一旦出现判断不正确,或者少写了一些逻辑判断,就可能在某些场景下出现死循环的问题。
出现死循环,大概率是开发人员人为的 bug (臭虫) 导致的,不过这种情况很容易被测出来。
还有一种隐藏的比较深的死循环,是由于代码写的不太严谨导致的。如果用正常数据,可能测不出问题,但一旦出现异常数据,就会立即出现死循环。
4.3 无限递归
如果想要打印某个分类的所有父分类,可以用类似这样的递归方法实现:
public void printCategory(Category category) {
  if(category == null 
      || category.getParentId() == null) {
     return;
  } 
  System.out.println("父分类名称:"+ category.getName());
  Category parent = categoryMapper.getCategoryById(category.getParentId());
  printCategory(parent);
}
正常情况下,这段代码是没有问题的。
但如果某次有人误操作,把某个分类的parentId指向了它自己,这样就会出现无限递归的情况。导致接口一直不能返回数据,最终会发生堆栈溢出。
建议写递归方法时,设定一个递归的深度,比如:分类最大等级有4级,则深度可以设置为4。然后在递归方法中做判断,如果深度大于4时,则自动返回,这样就能避免无限循环的情况。
5. 异步处理
有时候,我们接口性能优化,需要重新梳理一下业务逻辑,看看是否有设计上不太合理的地方。
比如有个用户请求接口中,需要做业务操作,发站内通知,和记录操作日志。为了实现起来比较方便,通常我们会将这些逻辑放在接口中同步执行,势必会对接口性能造成一定的影响。
接口内部流程图如下:这个接口表面上看起来没有问题,但如果你仔细梳理一下业务逻辑,会发现只有业务操作才是
核心逻辑,其他的功能都是非核心逻辑。
在这里有个原则就是:核心逻辑可以同步执行,同步写库。非核心逻辑,可以异步执行,异步写库。
上面这个例子中,发站内通知和用户操作日志功能,对实时性要求不高,即使晚点写库,用户无非是晚点收到站内通知,或者运营晚点看到用户操作日志,对业务影响不大,所以完全可以异步处理。
通常异步主要有两种:多线程 和 mq。
5.1 线程池
使用线程池改造之后,接口逻辑如下:发站内通知和用户操作日志功能,被提交到了两个单独的线程池中。
这样接口中重点关注的是业务操作,把其他的逻辑交给线程异步执行,这样改造之后,让接口性能瞬间提升了。
但使用线程池有个小问题就是:如果服务器重启了,或者是需要被执行的功能出现异常了,无法重试,会丢数据。
那么这个问题该怎么办呢?
5.2 mq
使用mq改造之后,接口逻辑如下:对于发站内通知和用户操作日志功能,在接口中并没真正实现,它只发送了mq消息到mq服务器。然后由mq消费者消费消息时,才真正的执行这两个功能。
这样改造之后,接口性能同样提升了,因为发送mq消息速度是很快的,我们只需关注业务操作的代码即可。
6. 避免大事务
很多小伙伴在使用spring框架开发项目时,为了方便,喜欢使用@Transactional注解提供事务功能。
没错,使用@Transactional注解这种声明式事务的方式提供事务功能,确实能少写很多代码,提升开发效率。
但也容易造成大事务,引发其他的问题。
下面用一张图看看大事务引发的问题。从图中能够看出,大事务问题可能会造成接口超时,对接口的性能有直接的影响。
我们该如何优化大事务呢?
- 少用@Transactional注解
- 将查询( select (选择) )方法放到事务外
- 事务中避免远程调用
- 事务中避免一次性处理太多数据
- 有些功能可以非事务执行
- 有些功能可以异步处理
关于大事务问题我的另一篇文章《让人头痛的大事务问题到底要如何解决?》,它里面做了非常详细的介绍,如果大家感兴趣可以看看。
7. 锁粒度
在某些业务场景中,为了防止多个线程并发修改某个共享数据,造成数据异常。
为了解决并发场景下,多个线程同时修改数据,造成数据不一致的情况。通常情况下,我们会:加锁。
但如果锁加得不好,导致锁的粒度太粗,也会非常影响接口性能。
7.1 synchronized
在java中提供了synchronized关键字给我们的代码加锁。
通常有两种写法:在方法上加锁 和 在代码块上加锁。
先看看如何在方法上加锁:
public synchronized doSave(String fileUrl) {
    mkdir();
    uploadFile(fileUrl);
    sendMessage(fileUrl);
}
这里加锁的目的是为了防止并发的情况下,创建了相同的目录,第二次会创建失败,影响业务功能。
但这种直接在方法上加锁,锁的粒度有点粗。因为doSave方法中的上传文件和发消息方法,是不需要加锁的。只有创建目录方法,才需要加锁。
我们都知道文件上传操作是非常耗时的,如果将整个方法加锁,那么需要等到整个方法执行完之后才能释放锁。显然,这会导致该方法的性能很差,变得得不偿失。
这时,我们可以改成在代码块上加锁了,具体代码如下:
public void doSave(String path,String fileUrl) {
    synchronized(this) {
      if(!exists(path)) {
          mkdir(path);
       }
    }
    uploadFile(fileUrl);
    sendMessage(fileUrl);
}
这样改造之后,锁的粒度一下子变小了,只有并发创建目录功能才加了锁。而创建目录是一个非常快的操作,即使加锁对接口的性能影响也不大。
最重要的是,其他的上传文件和发送消息功能,任然可以并发执行。
当然,这种做在单机版的服务中,是没有问题的。但现在部署的生产环境,为了保证服务的稳定性,一般情况下,同一个服务会被部署在多个节点中。如果哪天挂了一个节点,其他的节点服务任然可用。
多节点部署避免了因为某个节点挂了,导致服务不可用的情况。同时也能分摊整个系统的流量,避免系统压力过大。
同时它也带来了新的问题:synchronized只能保证一个节点加锁是有效的,但如果有多个节点如何加锁呢?
答:这就需要使用:分布式锁了。目前主流的分布式锁包括:redis分布式锁、zookeeper分布式锁 和 数据库分布式锁。
由于zookeeper分布式锁的性能不太好,真实业务场景用的不多,这里先不讲。
下面聊一下redis分布式锁。
7.2 redis分布式锁
在分布式系统中,由于redis分布式锁相对于更简单和高效,成为了分布式锁的首先,被我们用到了很多实际业务场景当中。
使用redis分布式锁的伪代码如下:
public void doSave(String path,String fileUrl) {
  try {
    String result = jedis.set(lockKey, requestId, "NX", "PX", expireTime);
    if ("OK".equals(result)) {
      if(!exists(path)) {
         mkdir(path);
         uploadFile(fileUrl);
         sendMessage(fileUrl);
      }
      return true;
    }
  } finally{
      unlock(lockKey,requestId);
  }  
  return false;
}
跟之前使用synchronized关键字加锁时一样,这里锁的范围也太大了,换句话说就是锁的粒度太粗,这样会导致整个方法的执行效率很低。
其实只有创建目录的时候,才需要加分布式锁,其余代码根本不用加锁。
于是,我们需要优化一下代码:
public void doSave(String path,String fileUrl) {
   if(this.tryLock()) {
      mkdir(path);
   }
   uploadFile(fileUrl);
   sendMessage(fileUrl);
}
private boolean tryLock() {
    try {
    String result = jedis.set(lockKey, requestId, "NX", "PX", expireTime);
    if ("OK".equals(result)) {
      return true;
    }
  } finally{
      unlock(lockKey,requestId);
  }  
  return false;
}
上面代码将加锁的范围缩小了,只有创建目录时才加了锁。这样看似简单的优化之后,接口性能能提升很多。说不定,会有意外的惊喜喔。哈哈哈。
redis分布式锁虽说好用,但它在使用时,有很多注意的细节,隐藏了很多坑,如果稍不注意很容易踩中。详细内容可以看看我的另一篇文章《聊聊redis分布式锁的8大坑》
7.3 数据库分布式锁
mysql数据库中主要有三种锁:
- 表锁:加锁快,不会出现死锁。但锁定粒度大,发生锁冲突的概率最高,并发度最低。
- 行锁:加锁慢,会出现死锁。但锁定粒度最小,发生锁冲突的概率最低,并发度也最高。
- 间隙锁:开销和加锁时间界于表锁和行锁之间。它会出现死锁,锁定粒度界于表锁和行锁之间,并发度一般。
并发度越高,意味着接口性能越好。
所以数据库锁的优化方向是:
优先使用行锁,其次使用间隙锁,再其次使用表锁。
赶紧看看,你用对了没?
8.分页处理
有时候我会调用某个接口批量查询数据,比如:通过用户id批量查询出用户信息,然后给这些用户送积分。
但如果你一次性查询的用户数量太多了,比如一次查询2000个用户的数据。参数中传入了2000个用户的id,远程调用接口,会发现该用户查询接口经常超时。
调用代码如下:
List<User> users = remoteCallUser(ids);
众所周知,调用接口从数据库获取数据,是需要经过网络传输的。如果数据量太大,无论是获取数据的速度,还是网络传输受限于带宽,都会导致耗时时间比较长。
那么,这种情况要如何优化呢?
答:分页处理。
将一次获取所有的数据的请求,改成分多次获取,每次只获取一部分用户的数据,最后进行合并和汇总。
其实,处理这个问题,要分为两种场景:同步调用 和 异步调用。
8.1 同步调用
如果在job中需要获取2000个用户的信息,它要求只要能正确获取到数据就好,对获取数据的总耗时要求不太高。
但对每一次远程接口调用的耗时有要求,不能大于500ms,不然会有邮件预警。
这时,我们可以同步分页调用批量查询用户信息接口。
具体示例代码如下:
List<List<Long>> allIds = Lists.partition(ids,200);
for(List<Long> batchIds:allIds) {
   List<User> users = remoteCallUser(batchIds);
}
代码中我用的google的guava工具中的Lists.partition方法,用它来做分页简直太好用了,不然要巴拉巴拉写一大堆分页的代码。
8.2 异步调用
如果是在某个接口中需要获取2000个用户的信息,它考虑的就需要更多一些。
除了需要考虑远程调用接口的耗时之外,还需要考虑该接口本身的总耗时,也不能超时500ms。
这时候用上面的同步分页请求远程接口,肯定是行不通的。
那么,只能使用异步调用了。
代码如下:
List<List<Long>> allIds = Lists.partition(ids,200);
final List<User> result = Lists.newArrayList();
allIds.stream().forEach((batchIds) -> {
   CompletableFuture.supplyAsync(() -> {
        result.addAll(remoteCallUser(batchIds));
        return Boolean.TRUE;
    }, executor);
})
使用CompletableFuture类,多个线程异步调用远程接口,最后汇总结果统一返回。
9.加缓存
解决接口性能问题,加缓存是一个非常高效的方法。
但不能为了缓存而缓存,还是要看具体的业务场景。毕竟加了缓存,会导致接口的复杂度增加,它会带来数据不一致问题。
在有些并发量比较低的场景中,比如用户下单,可以不用加缓存。
还有些场景,比如在商城首页显示商品分类的地方,假设这里的分类是调用接口获取到的数据,但页面暂时没有做静态化。
如果查询分类树的接口没有使用缓存,而直接从数据库查询数据,性能会非常差。
那么如何使用缓存呢?
9.1 redis缓存
通常情况下,我们使用最多的缓存可能是:redis和memcached。
但对于java应用来说,绝大多数都是使用的redis,所以接下来我们以redis为例。
由于在关系型数据库,比如:mysql中,菜单是有上下级关系的。某个四级分类是某个三级分类的子分类,这个三级分类,又是某个二级分类的子分类,而这个二级分类,又是某个一级分类的子分类。
这种存储结构决定了,想一次性查出这个分类树,并非是一件非常容易的事情。这就需要使用程序递归查询了,如果分类多的话,这个递归是比较耗时的。
所以,如果每次都直接从数据库中查询分类树的数据,是一个非常耗时的操作。
这时我们可以使用缓存,大部分情况,接口都直接从缓存中获取数据。操作redis可以使用成熟的框架,比如:jedis和redisson等。
用jedis伪代码如下:
String json = jedis.get(key);
if(StringUtils.isNotEmpty(json)) {
   CategoryTree categoryTree = JsonUtil.toObject(json);
   return categoryTree;
}
return queryCategoryTreeFromDb();
先从redis中根据某个key查询是否有菜单数据,如果有则转换成对象,直接返回。如果redis中没有查到菜单数据,则再从数据库中查询菜单数据,有则返回。
此外,我们还需要有个job每隔一段时间,从数据库中查询菜单数据,更新到redis当中,这样以后每次都能直接从redis中获取菜单的数据,而无需访问数据库了。这样改造之后,能快速的提升性能。
但这样做性能提升不是最佳的,还有其他的方案,我们一起看看下面的内容。
9.2 二级缓存
上面的方案是基于redis缓存的,虽说redis访问速度很快。但毕竟是一个远程调用,而且菜单树的数据很多,在网络传输的过程中,是有些耗时的。
有没有办法,不经过请求远程,就能直接获取到数据呢?
答:使用二级缓存,即基于内存的缓存。
除了自己手写的内存缓存之后,目前使用比较多的内存缓存框架有:guava、Ehcache、caffine等。
我们在这里以caffeine为例,它是spring官方推荐的。
第一步,引入caffeine的相关 jar (罐子) 包
<dependency>
    <groupId>org.springframework.boot</groupId>
    <artifactId>spring-boot-starter-cache</artifactId>
</dependency>
<dependency>
    <groupId>com.github.ben-manes.caffeine</groupId>
    <artifactId>caffeine</artifactId>
    <version>2.6.0</version>
</dependency>
第二步,配置CacheManager,开启EnableCaching
@Configuration
@EnableCaching
public class CacheConfig {
    @Bean
    public CacheManager cacheManager(){
        CaffeineCacheManager cacheManager = new CaffeineCacheManager();
        //Caffeine配置
        Caffeine<Object, Object> caffeine = Caffeine.newBuilder()
                //最后一次写入后经过固定时间过期
                .expireAfterWrite(10, TimeUnit.SECONDS)
                //缓存的最大条数
                .maximumSize(1000);
        cacheManager.setCaffeine(caffeine);
        return cacheManager;
    }
}
第三步,使用Cacheable注解获取数据
@Service
public class CategoryService {
   
   @Cacheable(value = "category", key = "#categoryKey")
   public CategoryModel getCategory(String categoryKey) {
      String json = jedis.get(categoryKey);
      if(StringUtils.isNotEmpty(json)) {
         CategoryTree categoryTree = JsonUtil.toObject(json);
         return categoryTree;
      }
      return queryCategoryTreeFromDb();
   }
}
调用categoryService.getCategory()方法时,先从caffine缓存中获取数据,如果能够获取到数据,则直接返回该数据,不进入方法体。
如果不能获取到数据,则再从redis中查一次数据。如果查询到了,则返回数据,并且放入caffine中。
如果还是没有查到数据,则直接从数据库中获取到数据,然后放到caffine缓存中。
具体流程图如下:该方案的性能更好,但有个缺点就是,如果数据更新了,不能及时刷新缓存。此外,如果有多台服务器节点,可能存在各个节点上数据不一样的情况。
由此可见,二级缓存给我们带来性能提升的同时,也带来了数据不一致的问题。使用二级缓存一定要结合实际的业务场景,并非所有的业务场景都适用。
但上面我列举的分类场景,是适合使用二级缓存的。因为它属于用户不敏感数据,即使出现了稍微有点数据不一致也没有关系,用户有可能都没有察觉出来。
10. 分库分表
有时候,接口性能受限的不是别的,而是数据库。
当系统发展到一定的阶段,用户并发量大,会有大量的数据库请求,需要占用大量的数据库连接,同时会带来磁盘IO的性能瓶颈问题。
此外,随着用户数量越来越多,产生的数据也越来越多,一张表有可能存不下。由于数据量太大,sql语句查询数据时,即使走了索引也会非常耗时。
这时该怎么办呢?
答:需要做分库分表。
如下图所示:图中将用户库拆分成了三个库,每个库都包含了四张用户表。
如果有用户请求过来的时候,先根据用户id路由到其中一个用户库,然后再定位到某张表。
路由的算法挺多的:
- 根据id取模,比如:id=7,有4张表,则7%4=3,模为3,路由到用户表3。
- 给id指定一个区间范围,比如:id的值是0-10万,则数据存在用户表0,id的值是10-20万,则数据存在用户表1。
- 一致性hash算法
分库分表主要有两个方向:垂直和水平。
说实话垂直方向(即业务方向)更简单。
在水平方向(即数据方向)上,分库和分表的作用,其实是有区别的,不能混为一谈。
- 分库:是为了解决数据库连接资源不足问题,和磁盘IO的性能瓶颈问题。
- 分表:是为了解决单表数据量太大,sql语句查询数据时,即使走了索引也非常耗时问题。此外还可以解决消耗cpu资源问题。
- 分库分表:可以解决 数据库连接资源不足、磁盘IO的性能瓶颈、检索数据耗时 和 消耗cpu资源等问题。
如果在有些业务场景中,用户并发量很大,但是需要保存的数据量很少,这时可以只分库,不分表。
如果在有些业务场景中,用户并发量不大,但是需要保存的数量很多,这时可以只分表,不分库。
如果在有些业务场景中,用户并发量大,并且需要保存的数量也很多时,可以分库分表。
关于分库分表更详细的内容,可以看看我另一篇文章,里面讲的更深入《阿里二面:为什么分库分表?》
11. 辅助功能
优化接口性能问题,除了上面提到的这些常用方法之外,还需要配合使用一些辅助功能,因为它们真的可以帮我们提升查找问题的效率。
11.1 开启慢查询日志
通常情况下,为了定位sql的性能瓶颈,我们需要开启mysql的慢查询日志。把超过指定时间的sql语句,单独记录下来,方面以后分析和定位问题。
开启慢查询日志需要重点关注三个参数:
- slow_query_log慢查询开关
- slow_query_log_file慢查询日志存放的路径
- long_query_time超过多少秒才会记录日志
通过mysql的set命令可以设置:
set global slow_query_log='ON'; 
set global slow_query_log_file='/usr/local/mysql/data/slow.log';
set global long_query_time=2;
设置完之后,如果某条sql的执行时间超过了2秒,会被自动记录到slow. log (日志) 文件中。
当然也可以直接修改配置文件my.cnf
[mysqld]
slow_query_log = ON
slow_query_log_file = /usr/local/mysql/data/slow.log
long_query_time = 2
但这种方式需要重启mysql服务。
很多公司每天早上都会发一封慢查询日志的邮件,开发人员根据这些信息优化sql。
11.2 加监控
为了出现sql问题时,能够让我们及时发现,我们需要对系统做监控。
目前业界使用比较多的开源监控系统是:Prometheus。
它提供了 监控 和 预警 的功能。
架构图如下:
我们可以用它监控如下信息:
- 接口响应时间
- 调用第三方服务耗时
- 慢查询sql耗时
- cpu使用情况
- 内存使用情况
- 磁盘使用情况
- 数据库使用情况
等等。。。
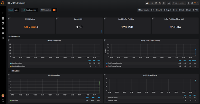
它的界面大概长这样子:可以看到mysql当前qps,活跃线程数,连接数,缓存池的大小等信息。
如果发现数据量连接池占用太多,对接口的性能肯定会有影响。
这时可能是代码中开启了连接忘了关,或者并发量太大了导致的,需要做进一步排查和系统优化。
截图中只是它一小部分功能,如果你想了解更多功能,可以访问Prometheus的官网:https://prometheus.io/
11.3 链路跟踪
有时候某个接口涉及的逻辑很多,比如:查数据库、查redis、远程调用接口,发mq消息,执行业务代码等等。
该接口一次请求的链路很长,如果逐一排查,需要花费大量的时间,这时候,我们已经没法用传统的办法定位问题了。
有没有办法解决这问题呢?
用分布式链路跟踪系统:skywalking。
架构图如下:通过skywalking定位性能问题:
在skywalking中可以通过
traceId(全局唯一的id),串联一个接口请求的完整链路。可以看到整个接口的耗时,调用的远程服务的耗时,访问数据库或者redis的耗时等等,功能非常强大。
之前没有这个功能的时候,为了定位线上接口性能问题,我们还需要在代码中加日志,手动打印出链路中各个环节的耗时情况,然后再逐一排查。
如果你用过skywalking排查接口性能问题,不自觉的会爱上它的。如果你想了解更多功能,可以访问skywalking的官网:https://skywalking.apache.org/
此文章是以为微信作者写的,我只是觉得文章干货多自己保存一下,如果想了解更多的,关注一下这个大佬吧 原文链接
注:【苏三说技术】
关注公众号:【苏三说技术】,在公众号中回复:面试、代码神器、开发手册、时间管理有超赞的粉丝福利,另外回复:加群,可以跟很多BAT大厂的前辈交流和学习。

 
                
            
         
         浙公网安备 33010602011771号
浙公网安备 33010602011771号