EasyGBS新建子用户信息刷新后失效问题排查及解决
大家知道EasyGBS有用户管理的机制,管理员用户可以新建子用户,同时有子用户的管理权限和分配权限。这个用户也叫角色,平台中是可以设置角色,并给角色分配通道的,这样就限制了角色可以看哪些通道,不能看哪些通道,在实际的使用中具有非常高的实用性。
据现场用户的反馈,EasyGBS出现了添加通道不生效的情况:

一般我们点击添加角色以后,可以再编辑里面选择好对应的通道,简单勾选即可,显示勾选后点击保存。

点击后前端会显示添加成功的提示,则表示执行的操作就已经完成了,现场反馈保存后实际是不生效的,角色绑定账号后无法查看。
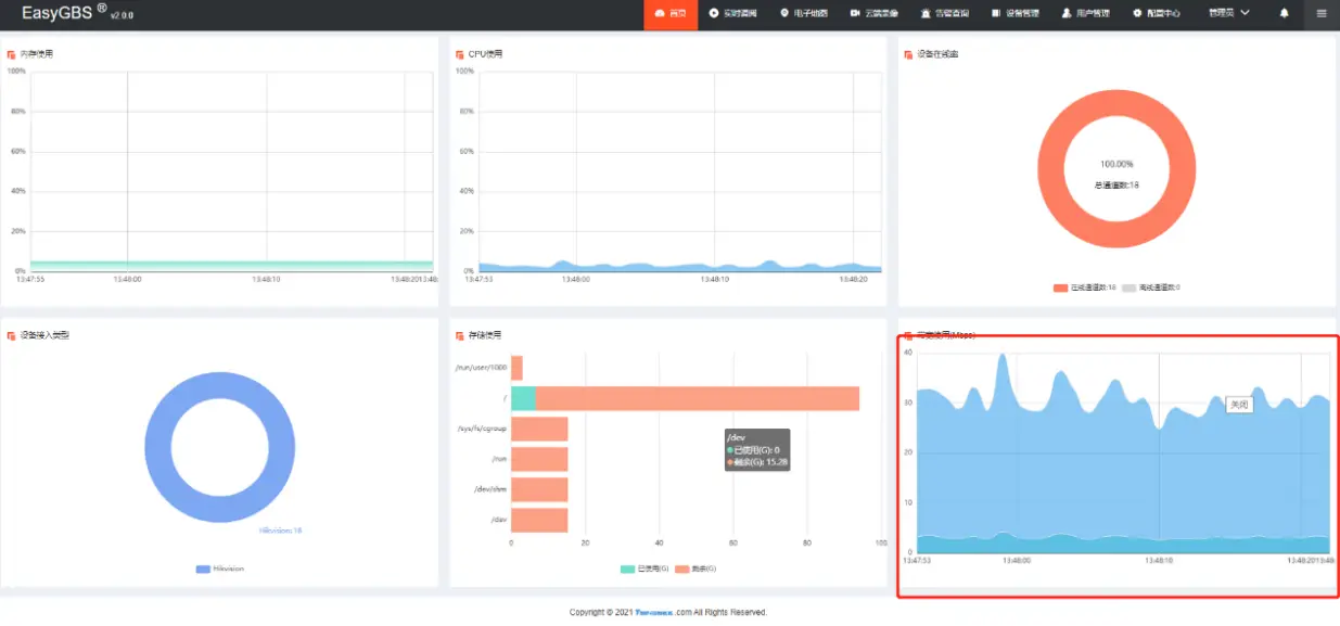
在现场实际复现了这个问题,在保存后提示了保存成功,但刷新后没有。这里我们发现平台的操作非常卡顿,带宽占用看上去不是特别高。

询问了服务器的带宽发现只有5M,显然无法跟上,带宽占用过高导致我们在平台的操作实际没有生效,所以出现了这样的问题,我们将直播全部关闭后测试,显示可以正常操作了。
使用的过程中我们要根据服务器的性能和带宽去接入视频,否则会出现很多的问题。高稳定性的GB28181国标流媒体服务器支持设备平台GB28181注册接入、向上级联国标平台,能够提供可视化的Web页面管理(页面源码开源),同时也支持多种协议流输出,实现浏览器无插件直播。如果大家感兴趣,欢迎直接下载测试。
浙公网安备 33010602011771号