EasyGBS首页内容无法占满页面高度的优化
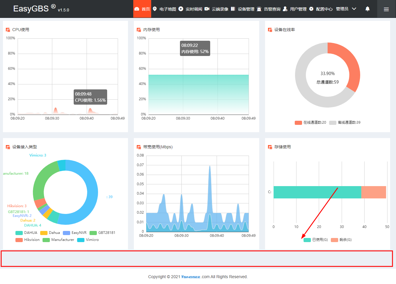
为了方便用户对整个系统的使用率有大致的了解,TSINGSEE青犀视频大多数视频平台的首页都会记录大致的使用情况,比如CPU的使用、内存的占用、带宽等服务器基本信息。在我们日常对EasyGBS测试过程中发现,进入EasyGBS首页后,页面内容无法占满页面高度,导致页面底部有留白。

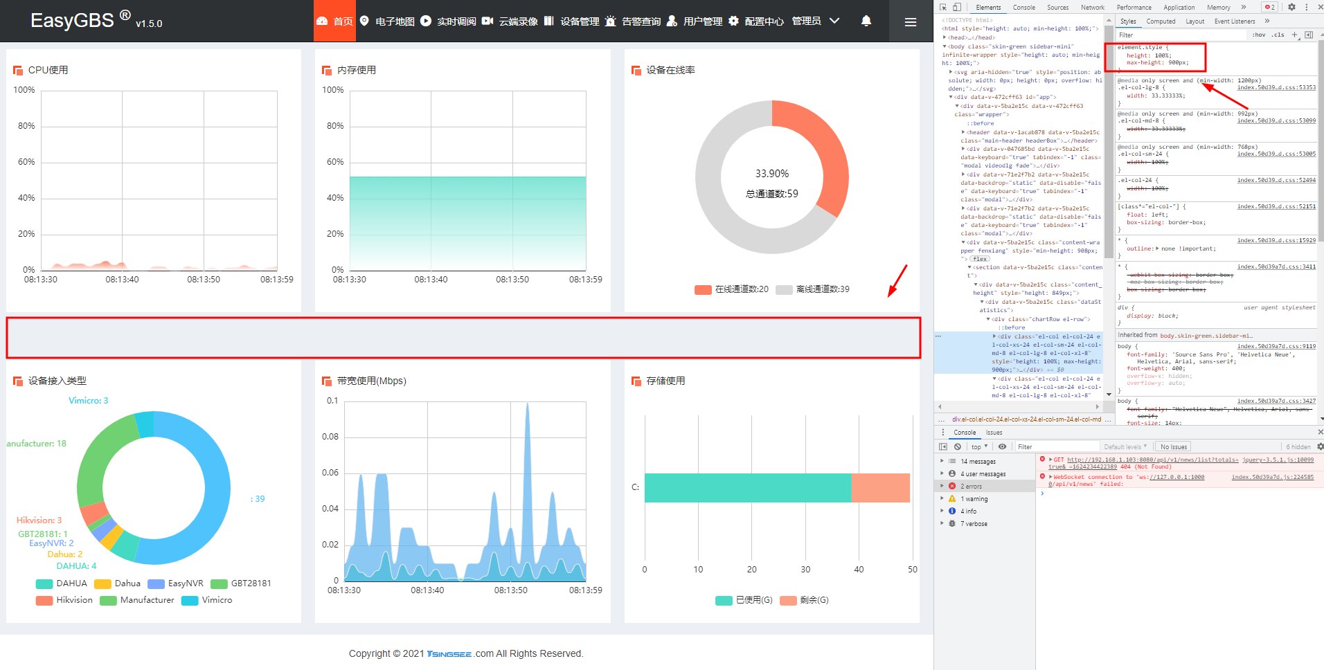
于是对前端代码进行排查,找到图表的DOM节点,发现图表的父级DOM节点最大高度为800px,导致了无法撑满高度,但将该数据调整最大高度为900px时,发现中间空了一块。

经过查找发现,图表的DOM节点最大高度为400px,限制了撑满。

因此我们需要找到项目中的dataStatistics文件下的index.vue文件,将图表的最大高度修改为600px,也就是在下图标注的内容中做修改:

修改完成后首页界面即可恢复正常。

EasyGBS有多种授权方式,也支持用户根据自己的需求自由进行二次开发,是一款开放性较强的视频综合管理流媒体平台,此外,EasyGBS还能够对接公安网、校园网的国标协议视频流媒体服务,对于很多项目来说,国标协议的级联功能是一个非常实用的功能,将上下级平台连接起来并实现统一管理是很多项目的需求。
浙公网安备 33010602011771号