EasyCVR程序启动后,流量统计在配置中修改未能生效的问题修复
EasyCVR是一个集视频联网共享、存储、流媒体转发、视频转码、视频上云、智能分析等多种功能为一体的流媒体视频服务融合型平台。平台可对接入的视频资源进行统一的整合、分析和处理,并提供视频数据共享、分发等功能,采用高效率的H.265/H.264数字视频编码技术,以及视频处理技术、智能分析等技术,平台已经在大量的线下场景中落地应用,包括智慧工厂、智慧楼宇、智慧社区、智慧安防、智慧消防等等。

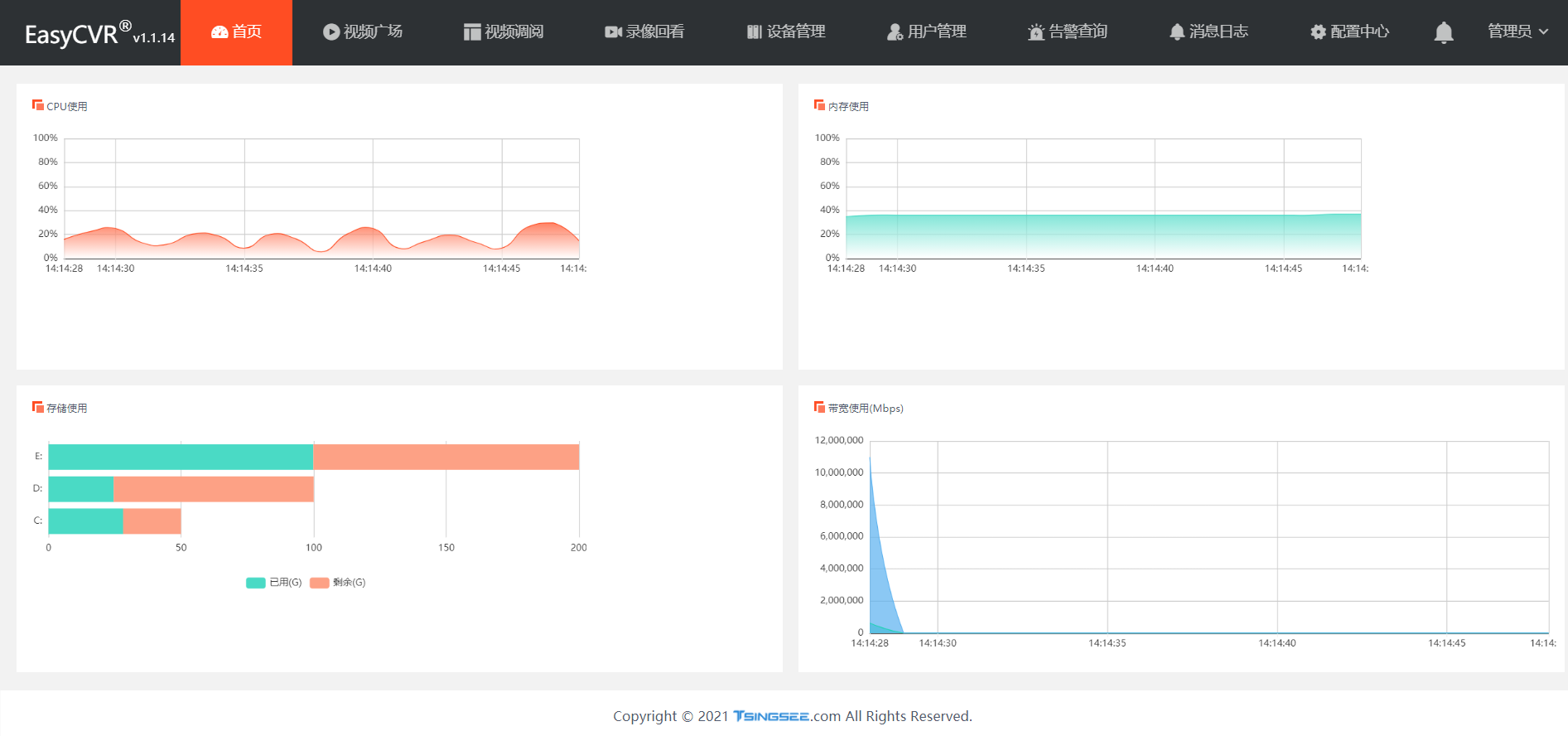
除了强大灵活的视频能力之外,EasyCVR平台通过数据化、可视化的界面展示,为用户提供当前设备状态监测、带宽监测、流量统计、服务器运行监测等信息监测内容,方便用户实时了解平台服务及网络的运行状态。

在测试使用时发现,EasyCVR程序启动过后,出现流量统计从配置文件中修改未生效的问题。


在分析原因时发现,在程序启动时,处理了流量统计功能的开关,当启动时没有开放流量的功能,那么功能就退出了。
可添加如下代码,对流量统计的开关进行定时判断。如果没有开放,那就一直等待,循环检测,保证从后台开启功能之后,能够正常监测。

module := utils.Conf().Section("module")
isTrafficSum := module.Key("is_traffic_sum").MustBool(false)
if !isTrafficSum {
for {
time.Sleep(time.Second * 3)
isTrafficSum = module.Key("is_traffic_sum").MustBool(false)
if isTrafficSum {
break
}
}
}
修改后再次查看流量统计,已经显示正常。

EasyCVR视频融合云服务是支持协议最全面的视频平台,它可支持主流协议包括国标GB/T28181、RTSP/Onvif、RTMP等,以及厂家的私有协议和SDK,如海康Ehome、海康SDK、大华SDK等,能兼容多类型的设备接入,可覆盖市面上大多数的视频源设备。

随着AI智能分析技术的广泛应用,我们也积极研发了相关技术与视频平台的融合。近期我们发布了基于AI智能分析技术的EasyCVR平台+边缘AI硬件的安全生产智能化监管解决方案,可实现的功能有安全帽检测、防护服检测、烟火检测、室内通道堵塞检测、睡岗离岗检测等,欢迎关注我们了解。
浙公网安备 33010602011771号