视频智能分析EasyCVR平台首页界面上行带宽显示不正确的优化
EasyCVR视频融合云服务的平台界面采用了数据可视化设计思维,能清晰展现设备接入状况、设备运行、宽带使用、存储空间等状态监测数据,便于用户实时了解和掌握当前设备与网络的运行环境和状态,及时发现和处理异常,实现对项目现场设备的高效和精细化运维。

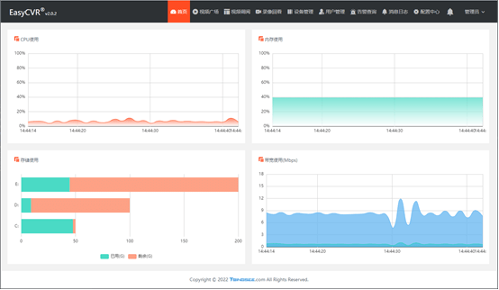
近期我们发现EasyCVR平台界面首页流量上行带宽显示不正确(如图)。本文我们分享下优化办法。

我们进一步排查发现,原来是后端统计时,流量单位不是Mbps导致的。
添加如下代码,在系统中记录上行带宽时,将统计到的流量差值变化,进行单位转换。

修改后再次查看系统首页带宽统计,已经正常显示了。

EasyCVR视频融合云平台的视频能力非常灵活,能够兼容国标GB28181、RTSP、海康SDK、大华SDK、Ehome等协议的前端设备,其他主流厂家的私有协议也仍在不断开拓中。除此之外,我们还在EasyCVR平台融入了AI智能分析功能,目前已经可以进行车牌识别、人脸检测识别等应用。
浙公网安备 33010602011771号