Grafana的基于角色的访问控制RBAC
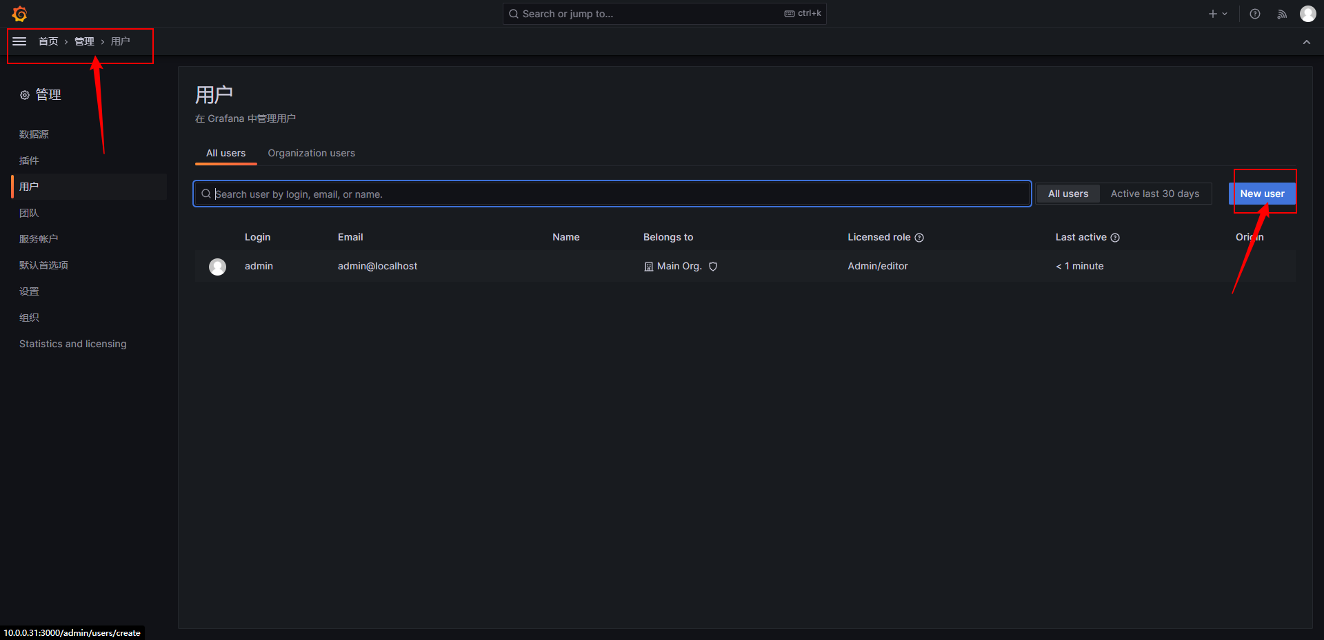
创建全局用户


设置用户权限

创建团队


团队添加成员


Dashboard的权限管理
在任意一个Dashboard设置中


本文来自博客园,作者:丁志岩,转载请注明原文链接:https://www.cnblogs.com/dezyan/p/18794938







在任意一个Dashboard设置中


本文来自博客园,作者:丁志岩,转载请注明原文链接:https://www.cnblogs.com/dezyan/p/18794938