Redis偶发连接失败案例分析
转自:记一个真实的排障案例:携程Redis偶发连接失败案例分析:https://mp.weixin.qq.com/s/VvAFpLmwg0bJZrnLUIv18A
Redis是使用非常广泛的开源缓存数据库,在携程几乎所有业务线都有使用。本文来源于线上真实案例,记录了一次偶发Redis访问错误的排障过程,从网络和内核深入解析此次报错的前因后果,希望对各位有所帮助。
一、问题描述
生产环境有一个Redis会偶尔发生连接失败的报错。报错的时间点,客户端IP并没有特别明显的规律。以下是客户端报错信息。过一会儿,报错会自动恢复。
CRedis.Client.RExceptions.ExcuteCommandException:Unable to Connect redis server: ---> CRedis.Third.Redis.RedisException: Unable to Connect redis server:
在 CRedis.Third.Redis.RedisNativeClient.CreateConnectionError()
在 CRedis.Third.Redis.RedisNativeClient.SendExpectData(Byte[][]cmdWithBinaryArgs)
在CRedis.Client.Entities.RedisServer.<>c__DisplayClassd`1.<Get>b__c(RedisClientclien)
在 CRedis.Client.Logic.ClientPool.ExcuteAction[T](Func`2 action,String methodName)
在 CRedis.Client.Logic.ClientPool.Excute[T](Func`2 action, StringmethodName)
从报错的信息来看,应该是连接不上Redis所致。Redis的版本是2.8.19。虽然版本有点老,但基本运行稳定。
线上环境只有这个集群有偶尔报错。这个集群的一个比较明显的特征是客户端服务器比较多,有上百台。
二、问题分析
从报错的信息来看,是客户端连接不到服务端。
一个常见的原因是端口耗尽,于是我们对网络连接进行排查,在出问题的点上,TCP连接数远没有达到端口耗尽的场景。因此这个不是Redis连接不上的根因。
另外一种常见的场景是,在服务端有慢查询,导致Redis服务阻塞。在Redis服务端,我们把运行超过10毫秒的语句进行抓取,也没有抓到运行慢的语句。
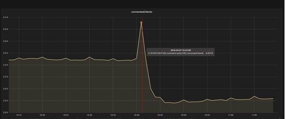
从服务端部署的监控来看,出问题的点上,连接数有一个突然飙升,从3500个链接突然飙升至4100个链接。如下图显示。
同时间,服务器端显示Redis服务端有丢包现象。345539 – 344683 = 856个包。
Sat Apr 710:41:40 CST 2018
1699 outgoing packets dropped
92 dropped because of missing route
344683 SYNs to LISTEN sockets dropped
344683 times the listen queue of a socket overflowed
Sat Apr 710:41:41 CST 2018
1699 outgoing packets dropped
92 dropped because of missing route
345539 SYNs to LISTEN sockets dropped
345539 times the listenqueue of a socket overflowed
客户端报错的原因基本确定,是因为建连速度太快,导致服务端backlog队列溢出,连接被server端reset。
三、关于backlogoverflow
在高并发的短连接服务中,这是一种很常见的tcp报错类型。一个正常的tcp建连过程如下:
1、client发送一个(SYN)给server;
2、server返回一个(SYN,ACK)给client;
3、client返回一个(ACK),三次握手结束。
对client来说建连成功,client可以继续发送数据包给server,但是这个时候server端未必ready,画成图的话大概是这个样子:
在BSD版本内核实现的tcp协议中,server端建连过程需要两个队列,一个是SYN queue,一个是accept queue。
前者叫半开连接(或者半连接)队列,在接收到client发送的SYN时加入队列。(一种常见的网络攻击方式就是不断发送SYN,但是不发送ACK,从而导致server端的半开队列撑爆,server端拒绝服务)。
后者叫全连接队列,server返回(SYN,ACK),在接收到client发送ACK后(此时client会认为建连已经完成,会开始发送PSH包),如果accept queue没有满,那么server从SYN queue把连接信息移到accept queue;如果此时accept queue溢出的话,server的行为要看配置。
如果tcp_abort_on_overflow为0(默认),那么直接drop掉client发送的PSH包,此时client会进入重发过程,一段时间后server端重新发送SYN,ACK,重新从建连的第二步开始;如果tcp_abort_on_overflow为1,那么server端发现accept queue满之后直接发送reset。
通过wireshark搜索发现,在一秒内有超过2000次对Redis Server端发起建连请求。我们尝试修改tcp backlog大小,从511调整到2048,问题并没有得到解决。所以此类微调,并不能彻底的解决问题。
四、网络包分析
我们用wireshark来识别网络拥塞的准确时间点和原因。已经有了准确的报错时间点,先用editcap把超大的tcp包裁剪一下,裁成30秒间隔,并通过wireshark I/O 100ms间隔分析网络阻塞的准确时间点。
根据图标可以明显看到tcp的packets来往存在block。
对该block前后的网络包进行明细分析,网络包来往情况如下:
|
Time |
Source |
Dest |
Description |
|
12:01:54.6536050 |
Redis-Server |
Clients |
TCP:Flags=…AP… |
|
12:01:54.6538580 |
Redis-Server |
Clients |
TCP:Flags=…AP… |
|
12:01:54.6539770 |
Redis-Server |
Clients |
TCP:Flags=…AP… |
|
12:01:54.6720580 |
Redis-Server |
Clients |
TCP:Flags=…A..S.. |
|
12:01:54.6727200 |
Redis-Server |
Clients |
TCP:Flags=…A…… |
|
12:01:54.6808480 |
Redis-Server |
Clients |
TCP:Flags=…AP….. |
|
12:01:54.6910840 |
Redis-Server |
Clients |
TCP:Flags=…A…S., |
|
12:01:54.6911950 |
Redis-Server |
Clients |
TCP:Flags=…A…… |
|
… |
… |
… |
… |
|
12:01:56.1181350 |
Redis-Server |
Clients |
TCP:Flags=…AP…. |
12:01:54.6808480,Redis Server端向客户端发送了一个Push包,也就是对于查询请求的一个结果返回。后面的包都是在做连接处理,包括Ack包,Ack确认包,以及重置的RST包,紧接着下面一个Push包是在12:01:56.1181350发出的。中间的间隔是1.4372870秒。
也就是说,在这1.4372870秒期间,Redis的服务器端,除了做一个查询,其他的操作都是在做建连,或拒绝连接。
客户端报错的前后逻辑已经清楚了,redis-server卡了1.43秒,client的connection pool被打满,疯狂新建连接,server的accept queue满,直接拒绝服务,client报错。
开始怀疑client发送了特殊命令,这时需要确认一下client的最后几个命令是什么,找到redis-server卡死前的第一个包。装一个wireshark的redis插件,看到最后几个命令是简单的get,并且key-value都很小,不至于需要耗费1.43秒才能完成。服务端也没有slow log,此时排障再次陷入僵局。
五、进一步分析
为了了解这1.43秒之内,Redis Server在做什么事情,我们用pstack来抓取信息。Pstack本质上是gdb attach,高频率的抓取会影响redis的吞吐。死循环0.5秒一次无脑抓,在redis-server卡死的时候抓到堆栈如下(过滤了没用的栈信息):
Thu May 31 11:29:18 CST 2018
Thread 1 (Thread 0x7ff2db6de720 (LWP 8378)):
#0 0x000000000048cec4 in ?? ()
#1 0x00000000004914a4 in je_arena_ralloc ()
#2 0x00000000004836a1 in je_realloc ()
#3 0x0000000000422cc5 in zrealloc ()
#4 0x00000000004213d7 in sdsRemoveFreeSpace ()
#5 0x000000000041ef3c inclientsCronResizeQueryBuffer ()
#6 0x00000000004205de in clientsCron ()
#7 0x0000000000420784 in serverCron ()
#8 0x0000000000418542 in aeProcessEvents ()
#9 0x000000000041873b in aeMain ()
#100x0000000000420fce in main ()
Thu May 31 11:29:19 CST 2018
Thread 1 (Thread 0x7ff2db6de720 (LWP8378)):
#0 0x0000003729ee5407 in madvise () from/lib64/libc.so.6
#1 0x0000000000493a4e in je_pages_purge ()
#2 0x000000000048cf70 in ?? ()
#3 0x00000000004914a4 in je_arena_ralloc ()
#4 0x00000000004836a1 in je_realloc ()
#5 0x0000000000422cc5 in zrealloc ()
#6 0x00000000004213d7 in sdsRemoveFreeSpace ()
#7 0x000000000041ef3c inclientsCronResizeQueryBuffer ()
#8 0x00000000004205de in clientsCron ()
#9 0x0000000000420784 in serverCron ()
#100x0000000000418542 in aeProcessEvents ()
#110x000000000041873b in aeMain ()
#12 0x0000000000420fcein main ()
Thu May 31 11:29:19 CST 2018
Thread 1 (Thread 0x7ff2db6de720 (LWP8378)):
#0 0x000000000048108c in je_malloc_usable_size()
#1 0x0000000000422be6 in zmalloc ()
#2 0x00000000004220bc in sdsnewlen ()
#3 0x000000000042c409 in createStringObject ()
#4 0x000000000042918e in processMultibulkBuffer()
#5 0x0000000000429662 in processInputBuffer ()
#6 0x0000000000429762 in readQueryFromClient ()
#7 0x000000000041847c in aeProcessEvents ()
#8 0x000000000041873b in aeMain ()
#9 0x0000000000420fce in main ()
Thu May 31 11:29:20 CST 2018
Thread 1 (Thread 0x7ff2db6de720 (LWP8378)):
#0 0x000000372a60e7cd in write () from/lib64/libpthread.so.0
#1 0x0000000000428833 in sendReplyToClient ()
#2 0x0000000000418435 in aeProcessEvents ()
#3 0x000000000041873b in aeMain ()
#4 0x0000000000420fce in main ()
重复多次抓取后,从堆栈中发现可疑堆栈clientsCronResizeQueryBuffer位置,属于serverCron()函数下,这个redis-server内部的定时调度,并不在用户线程下,这个解释了为什么卡死的时候没有出现慢查询。
查看redis源码,确认到底redis-server在做什么:
clientsCron(server.h):
#define CLIENTS_CRON_MIN_ITERATIONS 5
voidclientsCron(void){
/*Makesuretoprocessatleastnumclients/server.hzofclients
*percall.Sincethisfunctioniscalledserver.hztimespersecond
*wearesurethatintheworstcaseweprocessalltheclientsin1
*second.*/
intnumclients=listLength(server.clients);
intiterations=numclients/server.hz;
mstime_tnow=mstime();
/*Processatleastafewclientswhileweareatit,evenifweneed
*toprocesslessthanCLIENTS_CRON_MIN_ITERATIONStomeetourcontract
*ofprocessingeachclientoncepersecond.*/
if(iterations<CLIENTS_CRON_MIN_ITERATIONS)
iterations=(numclients<CLIENTS_CRON_MIN_ITERATIONS)?
numclients:CLIENTS_CRON_MIN_ITERATIONS;
while(listLength(server.clients)&&iterations--){
client*c;
listNode*head;
/*Rotatethelist,takethecurrenthead,process.
*Thiswayiftheclientmustberemovedfromthelistit'sthe
*firstelementandwedon'tincurintoO(N)computation.*/
listRotate(server.clients);
head=listFirst(server.clients);
c=listNodeValue(head);
/*Thefollowingfunctionsdodifferentservicechecksontheclient.
*Theprotocolisthattheyreturnnon-zeroiftheclientwas
*terminated.*/
if(clientsCronHandleTimeout(c,now))continue;
if(clientsCronResizeQueryBuffer(c))continue;
}
}
clientsCron首先判断当前client的数量,用于控制一次清理连接的数量,生产服务器单实例的连接数量在5000不到,也就是一次清理的连接数是50个。
clientsCronResizeQueryBuffer(server.h):
/*Theclientquerybufferisansds.cstringthatcanendwithalotof
*freespacenotused,thisfunctionreclaimsspaceifneeded.
*
*Thefunctionalwaysreturns0asitneverterminatestheclient.*/
intclientsCronResizeQueryBuffer(client*c){
size_tquerybuf_size=sdsAllocSize(c->querybuf);
time_tidletime=server.unixtime-c->lastinteraction;
/*只在以下两种情况下会Resize querybuffer:
*1)Querybuffer>BIG_ARG(在server.h 中定义#definePROTO_MBULK_BIG_ARG (1024*32))且这个Buffer的小于一段时间的客户端使用的峰值.
*2)客户端空闲超过2s且Buffer size大于1k.*/
if(((querybuf_size>PROTO_MBULK_BIG_ARG)&&
(querybuf_size/(c->querybuf_peak+1))>2)||
(querybuf_size>1024&&idletime>2))
{
/*Onlyresizethequerybufferifitisactuallywastingspace.*/
if(sdsavail(c->querybuf)>1024){
c->querybuf=sdsRemoveFreeSpace(c->querybuf);
}
}
/*Resetthepeakagaintocapturethepeakmemoryusageinthenext
*cycle.*/
c->querybuf_peak=0;
return0;
}
如果redisClient对象的query buffer满足条件,那么就直接resize掉。满足条件的连接分成两种,一种是真的很大的,比该客户端一段时间内使用的峰值还大;还有一种是很闲(idle>2)的,这两种都要满足一个条件,就是buffer free的部分超过1k。
那么redis-server卡住的原因就是,正好有那么50个很大的或者空闲的并且free size超过了1k大小连接的同时,循环做了resize。由于redis都属于单线程工作的程序,所以block了client。
那么解决这个问题办法就很明朗了,让resize的频率变低或者resize的执行速度变快。
既然问题出在querybuffer上,我们先看一下这个东西被修改的位置:
readQueryFromClient(networking.c):
redisClient*createClient(intfd){
redisClient*c=zmalloc(sizeof(redisClient));
/*passing-1asfditispossibletocreateanonconnectedclient.
*ThisisusefulsincealltheRediscommandsneedstobeexecuted
*inthecontextofaclient.Whencommandsareexecutedinother
*contexts(forinstanceaLuascript)weneedanonconnectedclient.*/
if(fd!=-1){
anetNonBlock(NULL,fd);
anetEnableTcpNoDelay(NULL,fd);
if(server.tcpkeepalive)
anetKeepAlive(NULL,fd,server.tcpkeepalive);
if(aeCreateFileEvent(server.el,fd,AE_READABLE,
readQueryFromClient,c)==AE_ERR)
{
close(fd);
zfree(c);
returnNULL;
}
}
selectDb(c,0);
c->id=server.next_client_id++;
c->fd=fd;
c->name=NULL;
c->bufpos=0;
c->querybuf=sdsempty();初始化是0
readQueryFromClient(networking.c):
voidreadQueryFromClient(aeEventLoop*el,intfd,void*privdata,intmask){
redisClient*c=(redisClient*)privdata;
intnread,readlen;
size_tqblen;
REDIS_NOTUSED(el);
REDIS_NOTUSED(mask);
server.current_client=c;
readlen=REDIS_IOBUF_LEN;
/*Ifthisisamultibulkrequest,andweareprocessingabulkreply
*thatislargeenough,trytomaximizetheprobabilitythatthequery
*buffercontainsexactlytheSDSstringrepresentingtheobject,even
*attheriskofrequiringmoreread(2)calls.Thiswaythefunction
*processMultiBulkBuffer()canavoidcopyingbufferstocreatethe
*RedisObjectrepresentingtheargument.*/
if(c->reqtype==REDIS_REQ_MULTIBULK&&c->multibulklen&&c->bulklen!=-1
&&c->bulklen>=REDIS_MBULK_BIG_ARG)
{
intremaining=(unsigned)(c->bulklen+2)-sdslen(c->querybuf);
if(remaining<readlen)readlen=remaining;
}
qblen=sdslen(c->querybuf);
if(c->querybuf_peak<qblen)c->querybuf_peak=qblen;
c->querybuf=sdsMakeRoomFor(c->querybuf,readlen);在这里会被扩大
由此可见c->querybuf在连接第一次读取命令后的大小就会被分配至少1024*32,所以回过头再去看resize的清理逻辑就明显存在问题。
每个被使用到的query buffer的大小至少就是1024*32,但是清理的时候判断条件是>1024,也就是说,所有的idle>2的被使用过的连接都会被resize掉,下次接收到请求的时候再重新分配到1024*32。
这个其实是没有必要的,在访问比较频繁的群集,内存会被频繁得回收重分配,所以我们尝试将清理的判断条件改造为如下,就可以避免大部分没有必要的resize操作。
if (((querybuf_size >REDIS_MBULK_BIG_ARG) &&
(querybuf_size/(c->querybuf_peak+1)) > 2) ||
(querybuf_size >1024*32 && idletime > 2))
{
/* Only resize the query buffer if it is actually wasting space. */
if (sdsavail(c->querybuf) > 1024*32) {
c->querybuf = sdsRemoveFreeSpace(c->querybuf);
}
}
这个改造的副作用是内存的开销,按照一个实例5k连接计算。5000*1024*32=160M,这点内存消耗对于上百G内存的服务器完全可以接受。
六、问题重现
在使用修改过源码的Redisserver后,问题仍然重现了,客户端还是会报同类型的错误,且报错的时候,服务器内存依然会出现抖动。抓取内存堆栈信息如下
Thu Jun 14 21:56:54 CST 2018
#3 0x0000003729ee893d in clone () from /lib64/libc.so.6
Thread 1 (Thread 0x7f2dc108d720 (LWP27851)):
#0 0x0000003729ee5400 in madvise () from /lib64/libc.so.6
#1 0x0000000000493a1e in je_pages_purge ()
#2 0x000000000048cf40 in arena_purge ()
#3 0x00000000004a7dad in je_tcache_bin_flush_large ()
#4 0x00000000004a85e9 in je_tcache_event_hard ()
#5 0x000000000042c0b5 in decrRefCount ()
#6 0x000000000042744d in resetClient ()
#7 0x000000000042963bin processInputBuffer ()
#8 0x0000000000429762 in readQueryFromClient ()
#9 0x000000000041847c in aeProcessEvents ()
#10 0x000000000041873b in aeMain ()
#11 0x0000000000420fce in main ()
Thu Jun 14 21:56:54 CST 2018
Thread 1 (Thread 0x7f2dc108d720 (LWP27851)):
#0 0x0000003729ee5400 in madvise () from /lib64/libc.so.6
#1 0x0000000000493a1e in je_pages_purge ()
#2 0x000000000048cf40 in arena_purge ()
#3 0x00000000004a7dad in je_tcache_bin_flush_large ()
#4 0x00000000004a85e9 in je_tcache_event_hard ()
#5 0x000000000042c0b5 in decrRefCount ()
#6 0x000000000042744d in resetClient ()
#7 0x000000000042963b in processInputBuffer ()
#8 0x0000000000429762 in readQueryFromClient ()
#9 0x000000000041847c in aeProcessEvents ()
#10 0x000000000041873b in aeMain ()
#11 0x0000000000420fce in main ()
显然,Querybuffer被频繁resize的问题已经得到了优化,但是还是会出现客户端报错。这就又陷入了僵局。难道还有其他因素导致query buffer resize变慢?
我们再次抓取pstack。但这时,jemalloc引起了我们的注意。
此时回想Redis的内存分配机制,Redis为避免libc内存不被释放导致大量内存碎片的问题,默认使用的是jemalloc用作内存分配管理,这次报错的堆栈信息中都是je_pages_purge() redis在调用jemalloc回收脏页。
我们线上的Redis版本大多是2.8.19版本,原生代码中使用的是jemalloc 3.6的版本,我们看下jemalloc做了些什么。
arena_purge(arena.c)
staticvoid
arena_purge(arena_t*arena,boolall)
{
arena_chunk_t*chunk;
size_tnpurgatory;
if(config_debug){
size_tndirty=0;
arena_chunk_dirty_iter(&arena->chunks_dirty,NULL,
chunks_dirty_iter_cb,(void*)&ndirty);
assert(ndirty==arena->ndirty);
}
assert(arena->ndirty>arena->npurgatory||all);
assert((arena->nactive>>opt_lg_dirty_mult)<(arena->ndirty-
arena->npurgatory)||all);
if(config_stats)
arena->stats.npurge++;
npurgatory=arena_compute_npurgatory(arena,all);
arena->npurgatory+=npurgatory;
while(npurgatory>0){
size_tnpurgeable,npurged,nunpurged;
/*Getnextchunkwithdirtypages.*/
chunk=arena_chunk_dirty_first(&arena->chunks_dirty);
if(chunk==NULL){
arena->npurgatory-=npurgatory;
return;
}
npurgeable=chunk->ndirty;
assert(npurgeable!=0);
if(npurgeable>npurgatory&&chunk->nruns_adjac==0){
arena->npurgatory+=npurgeable-npurgatory;
npurgatory=npurgeable;
}
arena->npurgatory-=npurgeable;
npurgatory-=npurgeable;
npurged=arena_chunk_purge(arena,chunk,all);
nunpurged=npurgeable-npurged;
arena->npurgatory+=nunpurged;
npurgatory+=nunpurged;
}
}
Jemalloc每次回收都会判断所有实际应该清理的chunck并对清理做count,这个操作对于高响应要求的系统是很奢侈的,所以我们考虑通过升级jemalloc的版本来优化purge的性能。
Redis 4.0版本发布后,性能有很大的改进,并可以通过命令回收内存,我们线上也正准备进行升级,跟随4.0发布的jemalloc版本为4.1。
jemalloc的版本使用的在jemalloc的4.0之后版本的arena_purge()做了很多优化,去掉了计数器的调用,简化了很多判断逻辑,增加了arena_stash_dirty()方法合并了之前的计算和判断逻辑,增加了purge_runs_sentinel,用保持脏块在每个arena LRU中的方式替代之前的保持脏块在arena树的dirty-run-containing chunck中的方式,大幅度减少了脏块purge的体积,并且在内存回收过程中不再移动内存块。
代码如下:
arena_purge(arena.c)
staticvoid
arena_purge(arena_t*arena,boolall)
{
chunk_hooks_tchunk_hooks=chunk_hooks_get(arena);
size_tnpurge,npurgeable,npurged;
arena_runs_dirty_link_tpurge_runs_sentinel;
extent_node_tpurge_chunks_sentinel;
arena->purging=true;
/*
*Callstoarena_dirty_count()aredisabledevenfordebugbuilds
*becauseoverheadgrowsnonlinearlyasmemoryusageincreases.
*/
if(false&&config_debug){
size_tndirty=arena_dirty_count(arena);
assert(ndirty==arena->ndirty);
}
assert((arena->nactive>>arena->lg_dirty_mult)<arena->ndirty||all);
if(config_stats)
arena->stats.npurge++;
npurge=arena_compute_npurge(arena,all);
qr_new(&purge_runs_sentinel,rd_link);
extent_node_dirty_linkage_init(&purge_chunks_sentinel);
npurgeable=arena_stash_dirty(arena,&chunk_hooks,all,npurge,
&purge_runs_sentinel,&purge_chunks_sentinel);
assert(npurgeable>=npurge);
npurged=arena_purge_stashed(arena,&chunk_hooks,&purge_runs_sentinel,
&purge_chunks_sentinel);
assert(npurged==npurgeable);
arena_unstash_purged(arena,&chunk_hooks,&purge_runs_sentinel,
&purge_chunks_sentinel);
arena->purging=false;
}
七、解决问题
实际上我们有多个选项。可以使用Google的tcmalloc来代替jemalloc,可以升级jemalloc的版本等等。
根据上面的分析,我们尝试通过升级jemalloc版本,实际操作为升级Redis版本来解决。将Redis的版本升级到4.0.9之后观察,线上客户端连接超时这个棘手的问题得到了解决。
八、问题总结
Redis在生产环境中因其支持高并发,响应快,易操作被广泛使用,对于运维人员而言,其响应时间的要求带来了各种各样的问题,
Redis的连接超时问题是其中比较典型的一种,从发现问题,客户端连接超时,到通过抓取客户端与服务端的网络包,内存堆栈定位问题,我们也被其中一些假象所迷惑,最终通过升级jemalloc(Redis)的版本解决问题。
希望本文能给遇到同样问题的小伙伴们一些启发。

浙公网安备 33010602011771号