监控神器!一款易于使用的自托管服务监控工具!
大家好,我是 Java陈序员。
在数字化时代,无论是个人开发者的独立产品,还是企业的业务系统,一旦出现故障,都可能造成用户流失或业务损失。因此,搭建一套可靠的监控告警系统是十分必要的。
今天,给大家介绍一款监控神器,开源自托管!
关注微信公众号:【Java陈序员】,获取开源项目分享、AI副业分享、超200本经典计算机电子书籍等。
项目介绍
Uptime Kuma —— 一款易于使用的自托管监控工具,具有丰富的功能和简洁美观的界面。
功能特色:
- 全方位监控:支持多种监控类型,包括 HTTP(s)、TCP、HTTP(s) 关键字、HTTP(s) JSON 查询、Ping、DNS、Steam 游戏服务器、Docker 容器、数据库服务等
- 多种告警渠道:支持通过 Telegram、企业微信、钉钉、Email(SMTP)、Webhook 等 90 多种通知服务发送预警
- 精美 UI:提供可视化仪表盘,实时展示各服务的在线状态,支持按标签分组管理监控项,支持国际化多语言、暗黑模式等
快速上手
安装部署
Uptime Kuma 支持 Docker 部署,可使用 Docker 快速部署。
1、拉取镜像
docker pull louislam/uptime-kuma:1
2、创建挂载目录
mkdir -p /data/software/uptime-kuma
3、启动容器
docker run -d -p 3001:3001 \
-v /data/software/uptime-kuma:/app/data \
--name uptime-kuma \
louislam/uptime-kuma:1
4、容器启动成功后,浏览器访问
http://{ip/域名}:3001
添加监控项
1、首次访问 Uptime Kuma 需要先创建管理员账户

2、管理员账户创建成功后,进入系统页面

3、点击添加监控项添加服务监控

4、在监控项表单中,选择监控类型,有常规监控、被动监控、特殊监控

5、根据监控类型,输入地址连接等信息,监控项的分组、标签可根据自身服务特性进行管理
6、监控项信息都填写完毕后,设置通知信息

通知信息测试通过后,即可保存。
7、最后点击保存按钮保存监控项信息,开始进行服务监控。

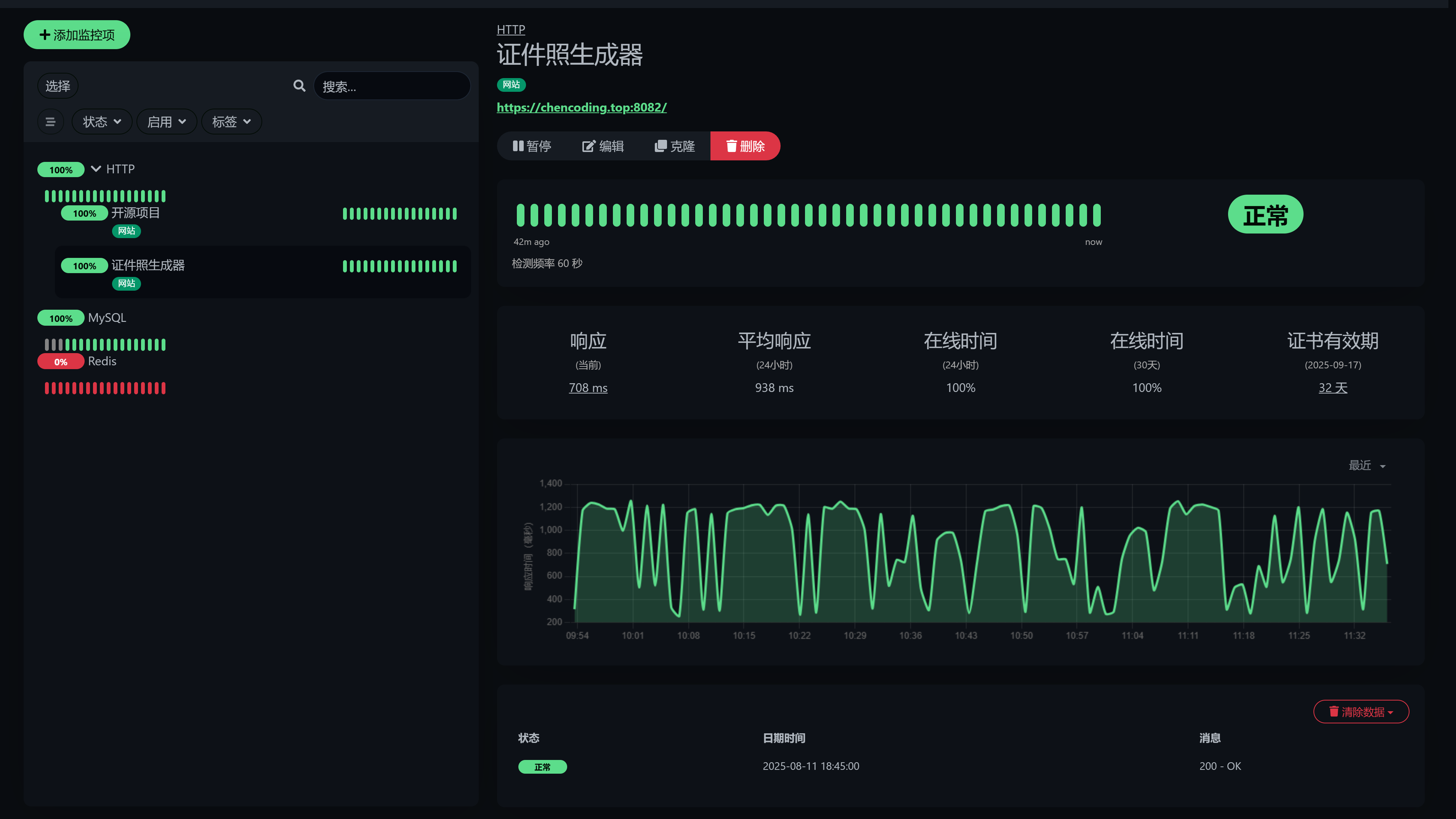
系统截图
- 仪表盘

- 监控页

- 状态页

- 设置中心

本地开发
Uptime Kuma 基于 Node.js 开发实现,需提前安装 Node 环境。
1、克隆项目代码
git clone https://github.com/louislam/uptime-kuma.git
2、进入项目目录,并安装依赖
cd uptime-kuma
npm run setup
3、启动服务
node server/server.js
或者使用 PM2 后台启动服务:
## 如果没有安装 PM2 需要先全局安装
npm install pm2 -g && pm2 install pm2-logrotate
## 启动服务
pm2 start server/server.js --name uptime-kuma
4、服务启动成功后,浏览器访问
http://localhost:3001
如果你需要一款免费开源、可自建的监控工具,同时需要丰富的告警渠道,那么 Uptime Kuma 是一个不错的选择。它不仅能帮你及时发现服务异常,而且可以通过自定义配置,及时告警通知。快去试试吧~
项目地址:https://github.com/louislam/uptime-kuma
最后
推荐的开源项目已经收录到 GitHub 项目,欢迎 Star:
https://github.com/chenyl8848/great-open-source-project
或者访问网站,进行在线浏览:
https://chencoding.top:8090/#/

我创建了一个开源项目交流群,方便大家在群里交流、讨论开源项目。
但是任何人在群里打任何广告,都会被 T 掉。
如果你对这个交流群感兴趣或者在使用开源项目中遇到问题,可以通过如下方式进群:
关注微信公众号:【Java陈序员】,回复【开源项目交流群】进群,或者通过公众号下方的菜单添加个人微信,并备注【开源项目交流群】,通过后拉你进群。
大家的点赞、收藏和评论都是对作者的支持,如文章对你有帮助还请点赞转发支持下,谢谢!
Uptime Kuma —— 一款易于使用的自托管监控工具,具有丰富的功能和简洁美观的界面。
浙公网安备 33010602011771号