云原生学习作业10
一.基于Operator和二进制安装prometheus环境
1,基于Operator安装prometheus
1)克隆prometheus-operator项目
git clone -b release-0.11 https://github.com/prometheus-operator/kube-prometheus.git
2)修改部分镜像为国内镜像源
3)kubectl apply --server-side -f manifests/setup
4)
kubectl wait --for condition=Established --all CustomResourceDefinition --namespace=monitoring
kubectl apply -f manifests/



2,二进制安装prometheus
下载二进制包,解压,创建prometheus服务文件,启动服务。


加入node节点

二.通过node-exporter和cadvisor收集指标数据
1,通过node-exporter收集数据

2,通过cadvisor收集数据
部署yaml文件
apiVersion: apps/v1 kind: DaemonSet metadata: name: cadvisor namespace: monitoring spec: selector: matchLabels: app: cAdvisor template: metadata: labels: app: cAdvisor spec: tolerations: #污点容忍,忽略master的NoSchedule - effect: NoSchedule key: node-role.kubernetes.io/master hostNetwork: true restartPolicy: Always # 重启策略 containers: - name: cadvisor image: registry.cn-hangzhou.aliyuncs.com/zhangshijie/cadvisor-amd64:v0.39.3 imagePullPolicy: IfNotPresent # 镜像策略 ports: - containerPort: 8080 volumeMounts: - name: root mountPath: /rootfs - name: run mountPath: /var/run - name: sys mountPath: /sys - name: docker mountPath: /var/lib/containerd volumes: - name: root hostPath: path: / - name: run hostPath: path: /var/run - name: sys hostPath: path: /sys - name: docker hostPath: path: /var/lib/containerd

三.通过grafana展示prometheus的node和pod数据
1,安装、启动grafana
wget https://dl.grafana.com/enterprise/release/grafana-enterprise-9.4.7-1.x86_64.rpm
yum install grafana-enterprise-9.4.7-1.x86_64.rpm
systemctl start grafana-server.service
2,添加数据源

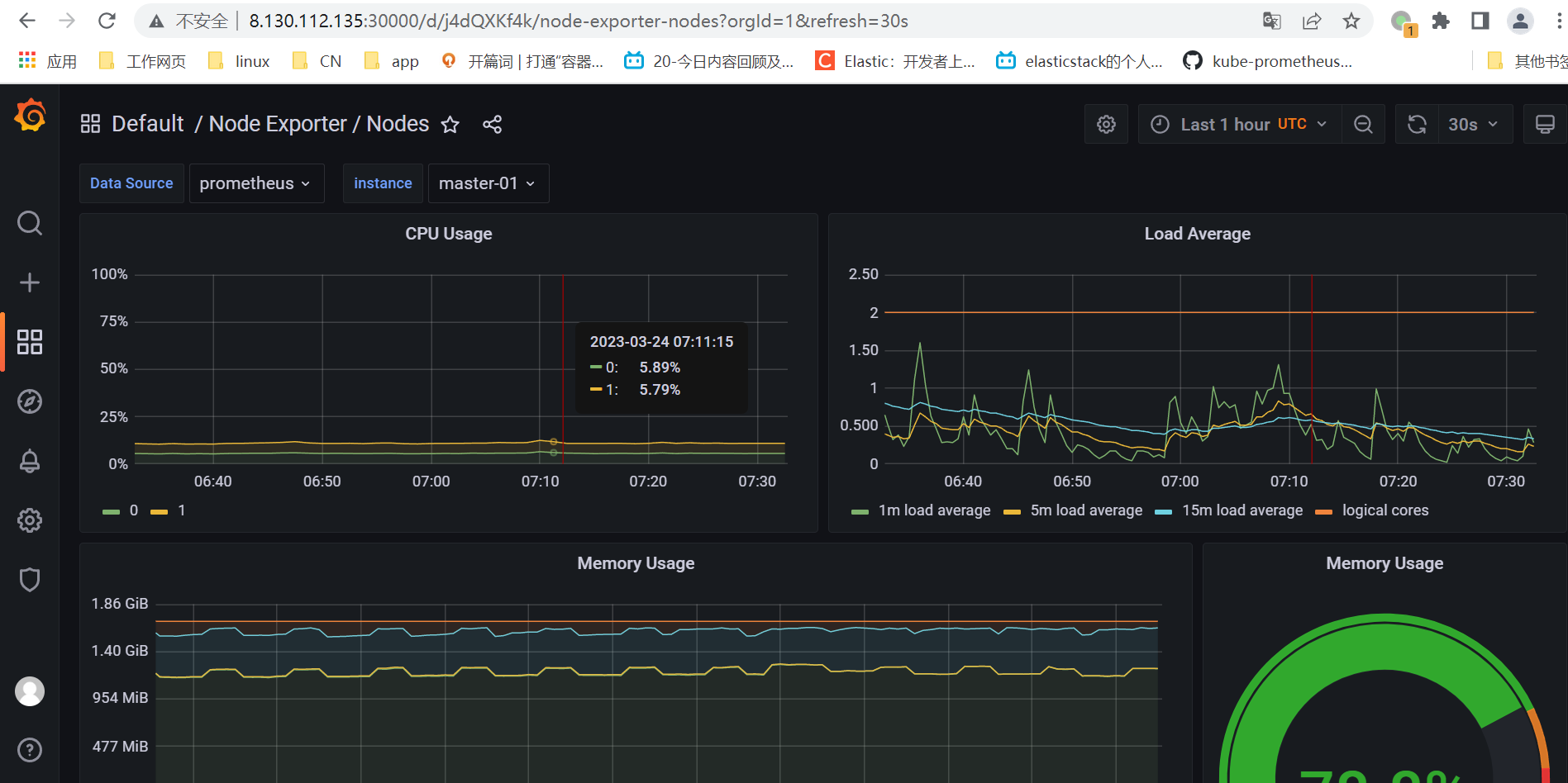
3,展示node数据
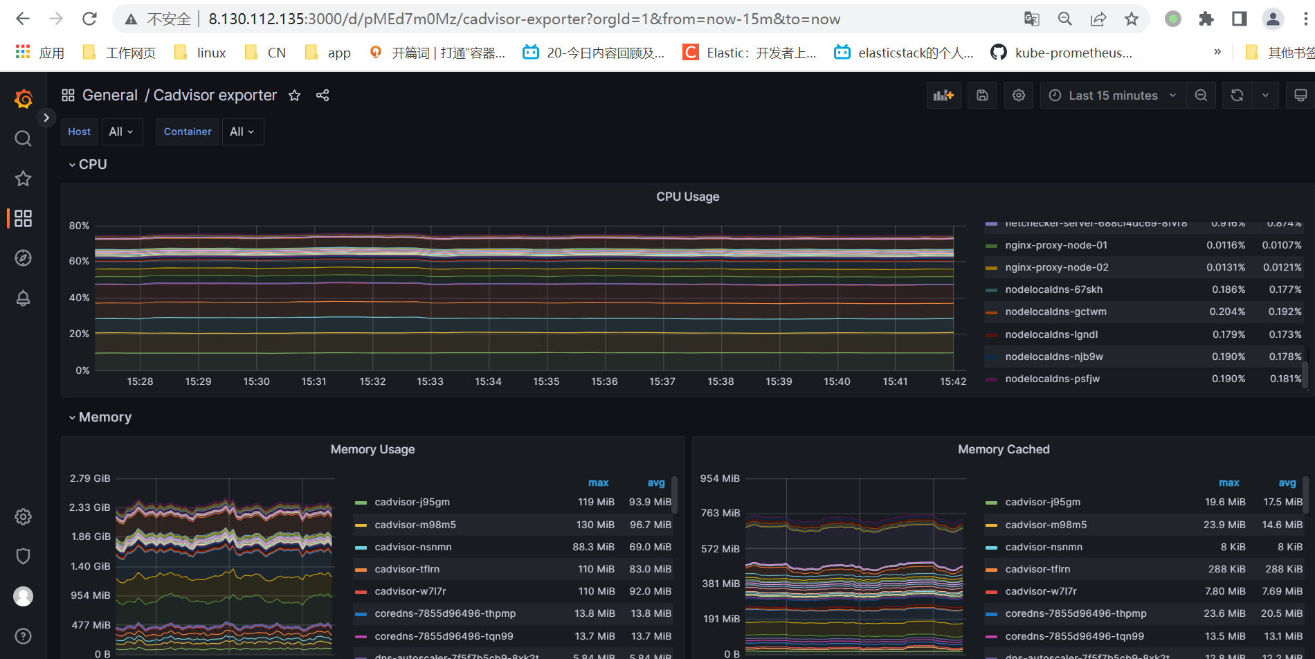
4,展示cadvisor收集的pod数据


四.梳理prometheus服务发现
Prometheus是基于Pull模式抓取监控数据,首先要能够发现需要监控的目标对象target,特别Prometheus最开始设计是一个面向云原生应用程序的,云原生、容器场景下按需的资源使用方式对于监控系统而言就意味着没有了一个固定的监控目标,所有的监控对象(基础设施、应用、服务)都在动态的变化。而对于Prometheus而言其解决方案就是引入一个中间的代理人(服务注册中心),这个代理人掌握着当前所有监控目标的访问信息,Prometheus只需要向这个代理人询问有哪些监控目标控即可, 这种模式被称为服务发现(service discovery)。

如上图,SD模块专门负责去发现需要监控的target信息,Prometheus去从SD模块订阅该信息,有target信息时会推送给Prometheus,然后Prometheus拿到target信息后通过pull http协议去拉取监控指标数据。
服务发现原理:

如上图所述,Prometheus服务发现机制大致涉及到三个部分:
1、配置处理模块解析的prometheus.yml配置中scrape_configs部分,将配置的job生成一个个Discoverer服务,不同的服务发现协议都会有各自的Discoverer实现方式,它们根据实现逻辑去发现target,并将其放入到targets容器中;
2、discoveryManager组件内部有个定时周期触发任务,每5秒检查targets容器,如果有变更则将targets容器中target信息放入到syncCh通道中;
3、scrape组件会监听syncCh通道,这样需要监控的targets信息就传递给scrape组件,然后reload将target纳入监控开始抓取监控指标。
配置处理部分会根据scrape_configs部分配置的不同协议类型生成不同Discoverer,然后根据它们内部不同的实现逻辑去发现target,discoveryManager组件则相当于一个搬运工,scrape组件则是一个使用者,这两个组件都无感知服务发现协议的差异。
五.在prometheus实现kubernetes-apiserver及coredns服务发现
1,实现kubernetes-apiserver服务发现
配置:
- job_name: 'kubernetes-apiserver'
kubernetes_sd_configs:
- role: endpoints
scheme: https
tls_config:
ca_file: /var/run/secrets/kubernetes.io/serviceaccount/ca.crt
bearer_token_file: /var/run/secrets/kubernetes.io/serviceaccount/token
relabel_configs:
- source_labels: [__meta_kubernetes_namespace, __meta_kubernetes_service_name, __meta_kubernetes_endpoint_port_name]
action: keep
regex: default;kubernetes;https

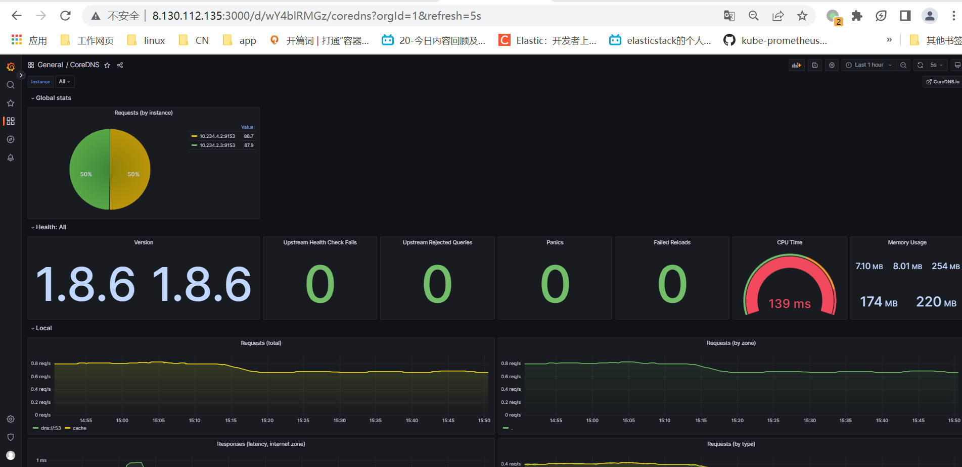
2,实现coredns服务发现
配置:
- job_name: 'kubernetes-service-endpoints' kubernetes_sd_configs: - role: endpoints relabel_configs: - source_labels: [__meta_kubernetes_service_annotation_prometheus_io_scrape] action: keep regex: true - source_labels: [__meta_kubernetes_service_annotation_prometheus_io_scheme] action: replace target_label: __scheme__ regex: (https?) - source_labels: [__meta_kubernetes_service_annotation_prometheus_io_path] action: replace target_label: __metrics_path__ regex: (.+) - source_labels: [__address__, __meta_kubernetes_service_annotation_prometheus_io_port] action: replace target_label: __address__ regex: ([^:]+)(?::\d+)?;(\d+) replacement: $1:$2 - action: labelmap regex: __meta_kubernetes_service_label_(.+) - source_labels: [__meta_kubernetes_namespace] action: replace target_label: kubernetes_namespace - source_labels: [__meta_kubernetes_service_name] action: replace target_label: kubernetes_service_name

数据源绑定grafana模板展示数据


浙公网安备 33010602011771号