性能测试3
监控系统资源
下载ServerAgent插件
链接:https://pan.baidu.com/s/1dsqaTS48gk6F0Hcq0jP4IQ
提取码:z0re
下载完成后放到jmeter的同级目录,右击测试计划添加监视器


添加需要监控的,CPU,Memory,Swap,Disks I/O

打开ServerAgent起动Agent


jmeter选择运行就可以得到监控结果

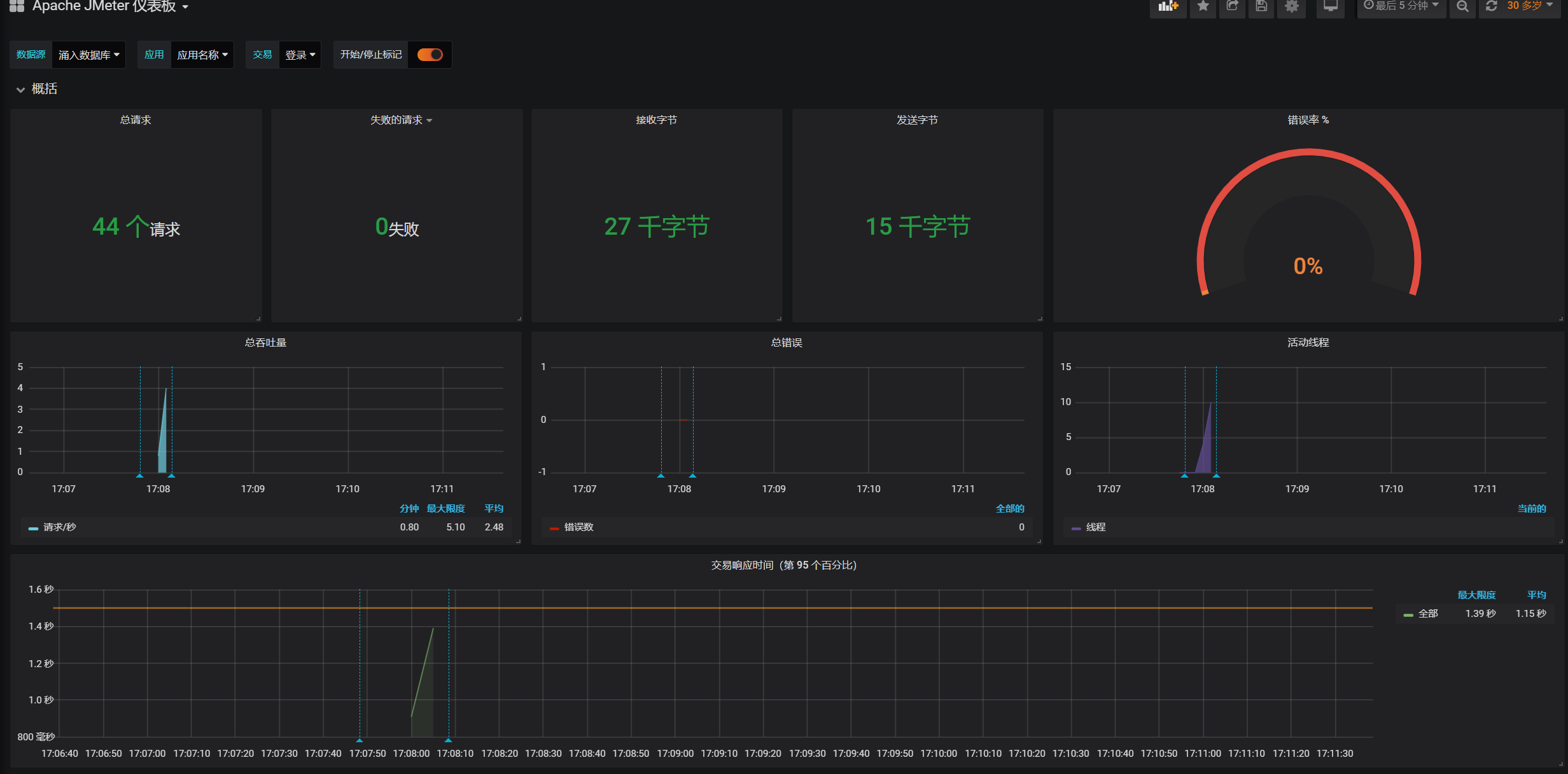
后端监听器
线程组添加监视器-->后端监视器

监视器的influxdburl添加监控的服务器地址

检测结果


JVM监控
控制台输入jps查看Java应用程序的进程和PID

打开Java目录jdk下的bin目录,找到jvisualvm.exe并运行

监控结果


浙公网安备 33010602011771号