jmeter+influxdb2.0 企业级性能监控平台
一、centos安装docker
1、安装
yum install -y docker
2、检测docker是否安装成功
yum list installed | grep docker
(systemctl restart network # 重启网络服务)
3、设置开机启动并运行docker服务
如果你想每次在服务器重启,自动启动 Docker 的话,可以使用下面命令进行开启
systemctl enable docker # 设置开机启动
systemctl start docker # 启动docker服务
systemctl status docker # 查看docker服务是否正常启动

4、配置docker镜像源
执行下面命令,创建或修改 /etc/docker/daemon.json 文件
vi /etc/docker/daemon.json
其内容修改为,这里配置的网易的镜像加速站。如下:
{ "registry-mirrors": ["http://hub-mirror.c.163.com"] }
重启 Docker,配置完镜像源后,重启 docker服务 才能生效
systemctl daemon-reload
systemctl restart docker.service

5、卸载docker
依次执行下面命令即可,完成 docker 的卸载
yum remove docker docker-common docker-selinux docker-engine
rm -rf /var/lib/docker
二、docker按照grafana
1、docker安装grafana9.1.6
docker pull grafana/grafana:9.1.6(如果下载慢,先中断,然后需要回到上一步,先卸载docker,然后重新安装docker,配置镜像源,重新启动)

运行服务
docker run --name my_grafana -p 3000:3000 grafana/grafana:9.1.6
2、docker命令
查看所有服务
docker ps -a
查看正在运行的服务
docker ps
启动容器服务
docker start 容器id

如上图,grafana服务已经启动,接着浏览器访问这个链接 http://192.168.0.110:3000,进入grafana登录页面

输入初始账号:admin
输入初始密码:admin

点击login后,进入修改密码界面

输入新密码123456,点击 submit,进入grafana的主页面

停止容器服务
docker stop 容器id
查看容器服务状态
docker status 容器id
3、Grafana视图模板
三、centos安装influxdb2.0
1、下载influxdb2.0
wget --no-check-certificate https://mirrors.tuna.tsinghua.edu.cn/influxdata/yum/el7-x86_64/influxdb2-2.2.0.x86_64.rpm
2、yum本地安装
yum localinstall -y ./influxdb2-2.2.0.x86_64.rpm
3、查看配置文件
cat /etc/influxdb/config.toml
4、设置开机自启动,并启动influxdb服务
systemctl enable influxdb && systemctl start influxdb
5、查看influxdb的状态,查看端口是否正常
systemctl status influxdb
netstat -anop |grep 8086
systemctl stop firewalld.service # 暂时关闭防火墙
6、浏览器访问 http://127.0.0.1:8086,新建用户

点击 Get Started,创建用户,新建jmeter数据库
用户:amber
密码:12345678

7、grafana配置仪表盘,
下载文件:jmeter-load-test-org-md-jmeter-influxdb2-visualizer-influxdb-v2-0-flux_rev7.json
导入json文件

导入下载的json文件


导入成功


四、本地电脑安装jdk11
1、Java11下载安装,并配置好环境
五、本地电脑安装jmeter5.5
1、Apache官网下载 https://jmeter.apache.org/download_jmeter.cgi,下载 Apache JMeter 5.5
2、下载插件jar包,https://github.com/mderevyankoaqa/jmeter-influxdb2-listener-plugin/releases
3、放到jmeter路径/lib/ext中
4、重启jmeter
5、在请求右键添加后置监听器,如果不是java11并且没有java包,就没有这个选项。

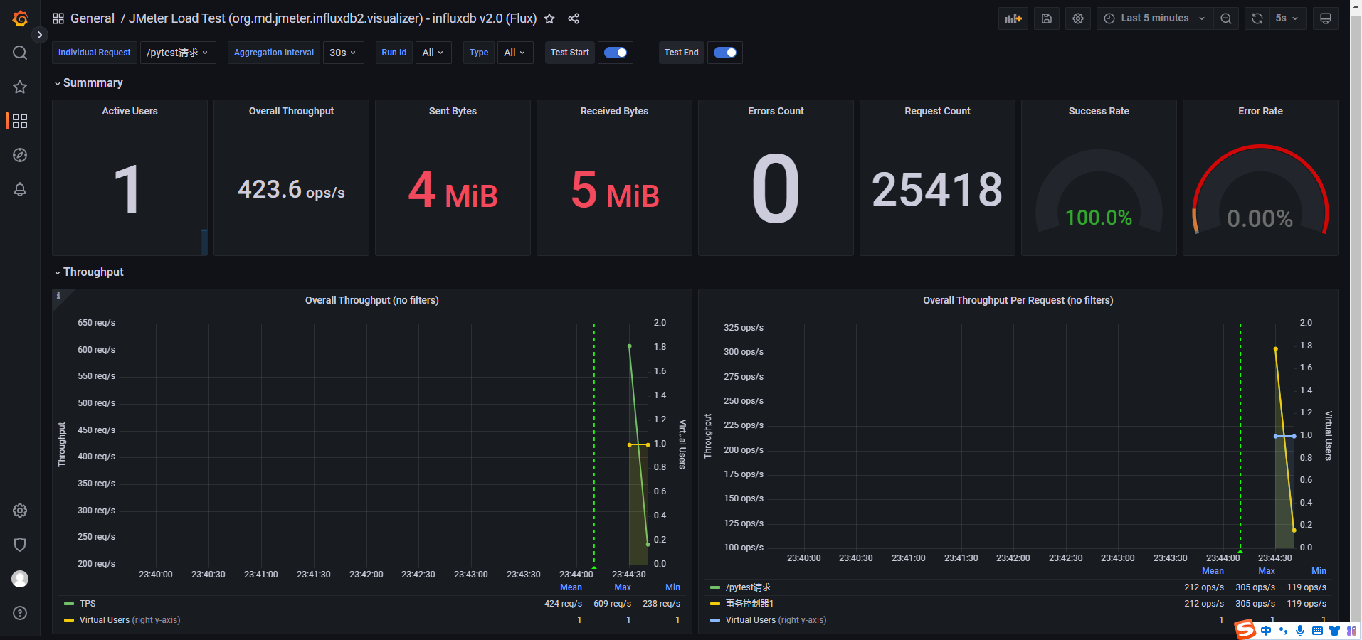
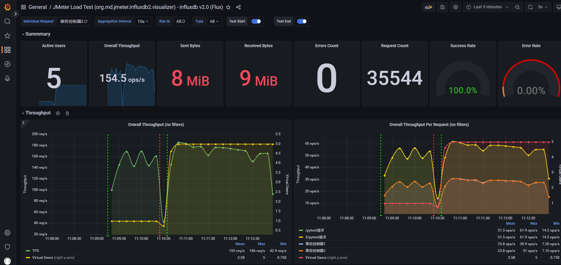
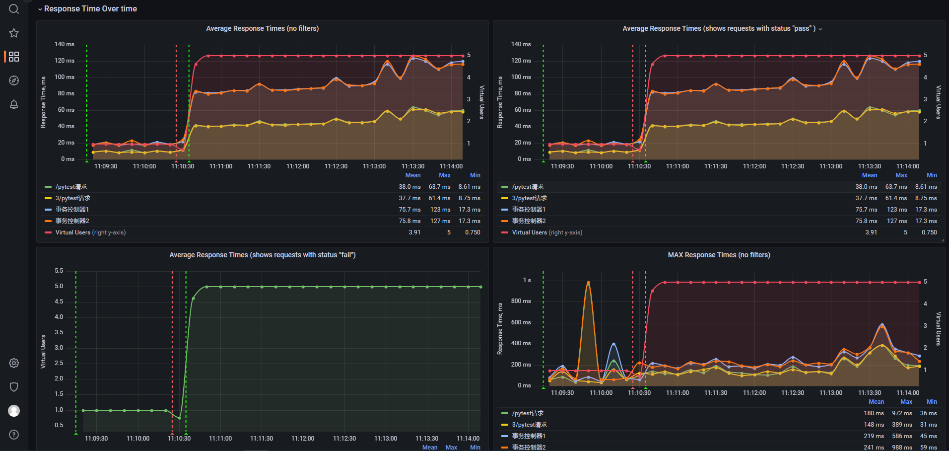
六、监控平台的展示图



浙公网安备 33010602011771号