AlphaBIM问题管理系统介绍-之一
BIM应用在市场上逐步成熟,越来越多的项目都在上BIM。作为BIM应用很重要的一个成果,发现的问题,如何高效沟通和跟踪呢?很多人都会想到问题报告,今天找到一种新的方式:AlphaBIM问题管理。目前都是免费注册使用。
AlphaBIM问题管理主要就是围绕BIM问题展开,从创建、跟踪、管理到分析统计,让各个参与者更方便、更精准清楚发生了什么,更加清楚BIM带来了多大的价值。同时也支持按照自己的模板导出目前常用的问题报告的形式,便于归档使用。
下面是几个重要的功能点的呈现。
1. 集成设计工具
提供了基于AutoCAD和Revit的插件,与设计工具软件无缝集成,通过BIM问题整合其在BIM模型和图纸上发现的问题点,便于用户在设计工具中自动、快速地定位问题,省去了根据截图在模型或图纸中查找问题点的时间。


2. 云端集中管控
通过设计工具插件创建的问题,实时同步到云端,集中管控,问题历史状态可追溯,实现多方(BIM咨询方、设计方、业主)协同工作,保证问题闭环管理。
云端支持根据专业、状态、类型、等级、时间等快速过滤问题。

通过问题描述和问题截图了解BIM协同发现的问题,并参与问题讨论。

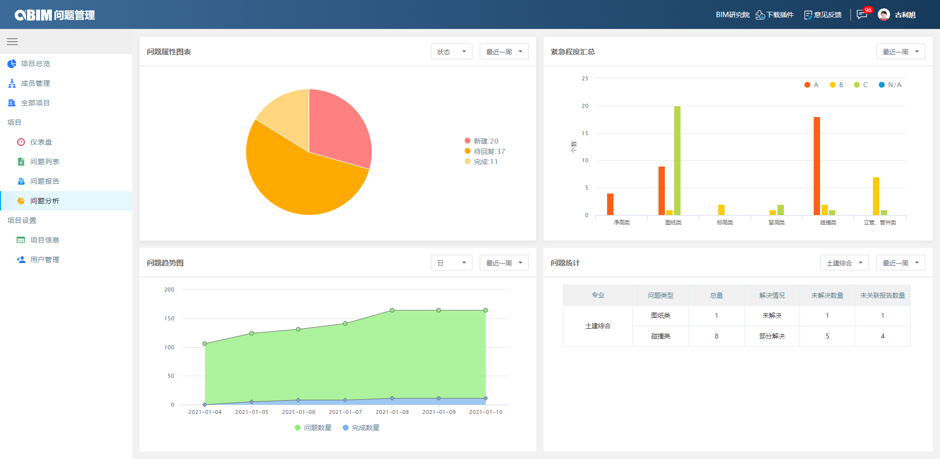
3. 分析统计
针对项目进行实时统计和汇总,便于协同各方了解项目情况,展示协同各方的工作成果,提高BIM成果交付质量。

4. 交付BIM咨询成果
不仅支持线上跟踪管理问题,也支持将BIM问题导出报告成果文档,交付给业主,避免人为错误,提高交付效率和质量。

问题报告模板还可以根据项目要求进行定制。
只需要通过手机号、邮箱或者微信扫码就可以使用。
附AlphaBIM问题管理网址:http://bimissue.alphabim.net
浙公网安备 33010602011771号