.net9 openapi是用scalar的ui
相关:
scalar官网
https://scalar.com/
实例
1.引入库
Scalar.AspNetCore
2. 修改Program
using Scalar.AspNetCore;
var builder = WebApplication.CreateBuilder(args);
// Add services to the container.
builder.Services.AddControllers();
// Learn more about configuring OpenAPI at https://aka.ms/aspnet/openapi
builder.Services.AddOpenApi();
var app = builder.Build();
// Configure the HTTP request pipeline.
if (app.Environment.IsDevelopment())
{
app.MapOpenApi();
app.MapScalarApiReference();
}
app.UseHttpsRedirection();
app.UseAuthorization();
app.MapControllers();
app.MapGet("/extension-methods", () => "Hello world!")
.WithSummary("extension-methods This is a summary.")
.WithDescription("This is a description.");
app.MapGet("/attributes",
[EndpointSummary("attributes This is a summary.")]
[EndpointDescription("This is a description.")]
() => "Hello world!");
app.Run();
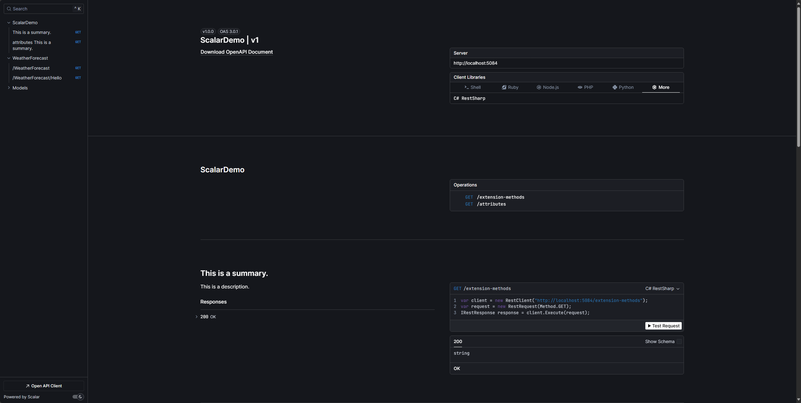
3. 访问路径

浙公网安备 33010602011771号