用开源OA做出资产管理系统——资产全生命周期数字化管理

企业为生产产品、提供劳务、出租或者经营管理而持有的、使用时间超过12个月并且价值达到一定标准的非货币性资产,包括房屋、建筑、机器、机械、运输工具以及其他与生产经营活动有关的设备、器具、工具等都被统一称作固定资产。

固定资产非常重要,不仅是企业管理的一项重要工作,更是保证企业正常开展各项经营业务的物质基础,也是财务管理工作的重要组成部分。

用开源OA做出资产管理系统——资产全生命周期数字化管理

 

企业的不断发展意味着固定资产的不断增加,因此,资产管理也随之成为企业发展的一个重要问题,类如定期维护缺乏、资产管理不规范、账实不符合等等,长此以往,企业的固定资产信息丢失、闲置都是常见的情况。

此时站在企业角度,就需要有一个工具,来提高固定资产的使用效率,加强固定资产管理。

O2OA办公系统中的资产管理,正是这样一个实用工具,接下来一起看看它的功能吧!

用开源OA做出资产管理系统——资产全生命周期数字化管理

 

1.资产台账

以实物为基础,为单位的每一个资产赋予一个唯一的编码录入系统中,详细记录资产信息。避免出现设备不清、资产不明、闲置浪费、虚增资产和资产流失等问题。

用开源OA做出资产管理系统——资产全生命周期数字化管理

 

2.功能流程

对固定资产实物从入库、领用、调拨、盘点、维修到报废的整个生命周期进行全方位准确监管,避免资产的遗漏、失踪。

用开源OA做出资产管理系统——资产全生命周期数字化管理

 

用开源OA做出资产管理系统——资产全生命周期数字化管理

 

3.视图统计

多维度统计资产台账信息,资产使用盘点等信息,更加快速有效的对资产使用进行查看统计处理。

用开源OA做出资产管理系统——资产全生命周期数字化管理

 

用开源OA做出资产管理系统——资产全生命周期数字化管理

 

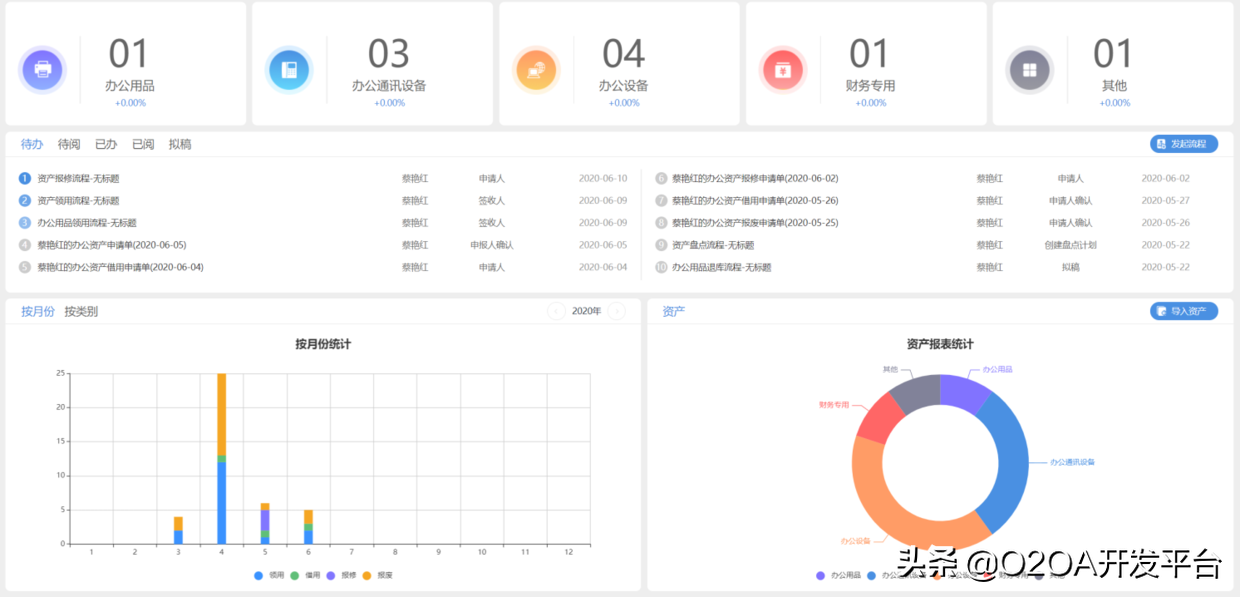
4.资产首页

界面清晰友好、操作简单,即使小白也能轻松上手。

用开源OA做出资产管理系统——资产全生命周期数字化管理

 

用开源OA做出资产管理系统——资产全生命周期数字化管理

 

用开源OA做出资产管理系统——资产全生命周期数字化管理

 

O2OA的智能资产管理模块下,通过简单的操作,利用动态数据化优势,更科学地加强了企业的资产管理,提高了资产管理效率。

同时O2OA办公系统拥有开源免费的优势,能够最低“零成本”助力企业升级,帮助企业摆脱资产无序状态,进一步降低企业成本,帮助资产合理分配。

posted @ 2021-07-22 13:57  O2OA  阅读(1203)  评论(0)    收藏  举报