Kali Linux 2023.1
Kali Linux 2023.1

Installer Images
Prebuilt Virtual Machines
-----------------------------------------------------------记录 2023使用的Kali
终于在2023赶上了,还说了一句:
Happy Birthday Kali Linux!
终于发布了 Kali 2023.1(也是Kali 10 周年)!
Kali Purple 包括:
终极 SOC In-A-Box 的参考架构;
练习 SOC 分析和威胁搜寻
安全控制设计与测试
蓝色/红色/紫色组队练习
Kali 间谍 vs. 间谍比赛(裸指关节 Blue vs. Red)
保护中小型环境
超过 100 种防御工具
Arkime - 完整的数据包捕获和分析
CyberChef - 网络瑞士军刀
Elastic Security- 安全信息和事件管理
GVM——漏洞扫描器
TheHive - 事件响应平台
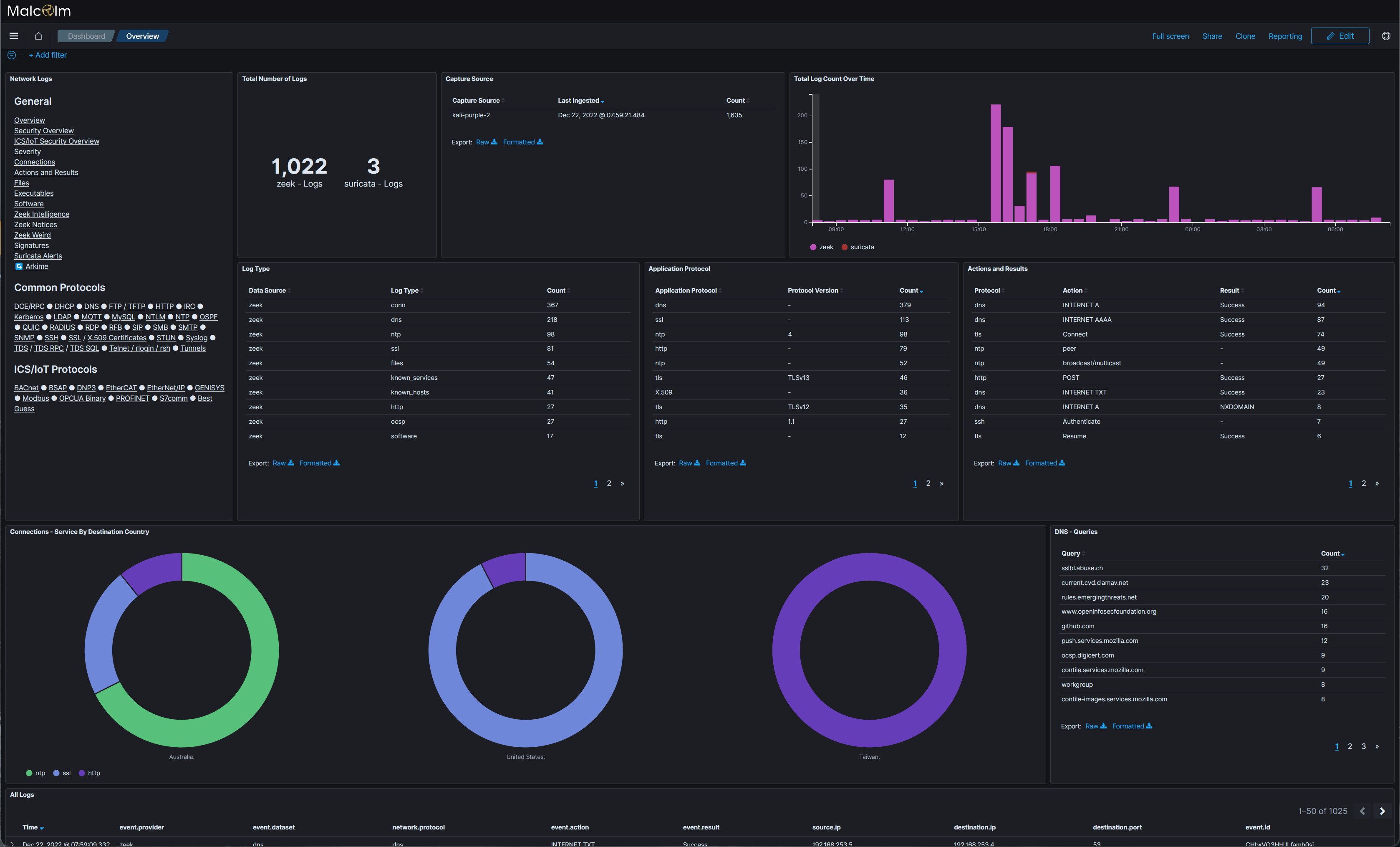
Malcolm- 网络流量分析工具套件
Suricata - 入侵检测系统
Zeek -(另一个)入侵检测系统(都有它们的用例!)
还有所有常用的Kali 工具



浙公网安备 33010602011771号