Prometheus -- 06 -- Prometheus+Grafana搭建Node监控
相关文章:
node_exporter 插件用于监控服务器相关的性能指标,这里我们使用 Prometheus+Grafana 来搭建 Node 监控
一、安装 node_exporter
-
上 Prometheus 官网下载最新的 node_exporter
-
cd /usr/local/prometheus
-
wget https://github.com/prometheus/node_exporter/releases/download/v0.18.1/node_exporter-0.18.1.linux-amd64.tar.gz
-
tar -zxvf node_exporter-0.18.1.linux-amd64.tar.gz
-
rm -rf node_exporter-0.18.1.linux-amd64.tar.gz
-
-
编写 prometheus-node.service 文件
-
vim /lib/systemd/system/prometheus-node.service
[Unit] Description=Prometheus Node After=network.target prometheus.service [Service] Type=simple ExecStart=/usr/local/prometheus/node_exporter-0.18.1.linux-amd64/node_exporter --web.listen-address=0.0.0.0:9100 [Install] WantedBy=multi-user.target -
:wq
-
-
将 node_exporter 服务设为开机自启并启动
-
systemctl daemon-reload
-
systemctl enable prometheus-node.service
-
systemctl start prometheus-node.service
-
-
查看 node_exporter 服务 (默认端口为: 9100)


二、添加 node_exporter
-
安装好 node_exporter 后,我们需要在 Prometheus 中对其进行集成
-
修改 Prometheus 的配置文件 (prometheus.yml),添加 node 服务 (在 scrape_configs 属性下添加)
-
cd /usr/local/prometheus/prometheus-2.17.1.linux-amd64
-
vim prometheus.yml
scrape_configs: # The job name is added as a label `job=<job_name>` to any timeseries scraped from this config. - job_name: 'prometheus' # metrics_path defaults to '/metrics' # scheme defaults to 'http'. static_configs: - targets: ['localhost:9090'] - job_name: 'node' static_configs: - targets: ['localhost:9100'] -
:wq
-
-
重启 prometheus 服务
- systemctl restart prometheus.service
三、添加 Dashboard
-
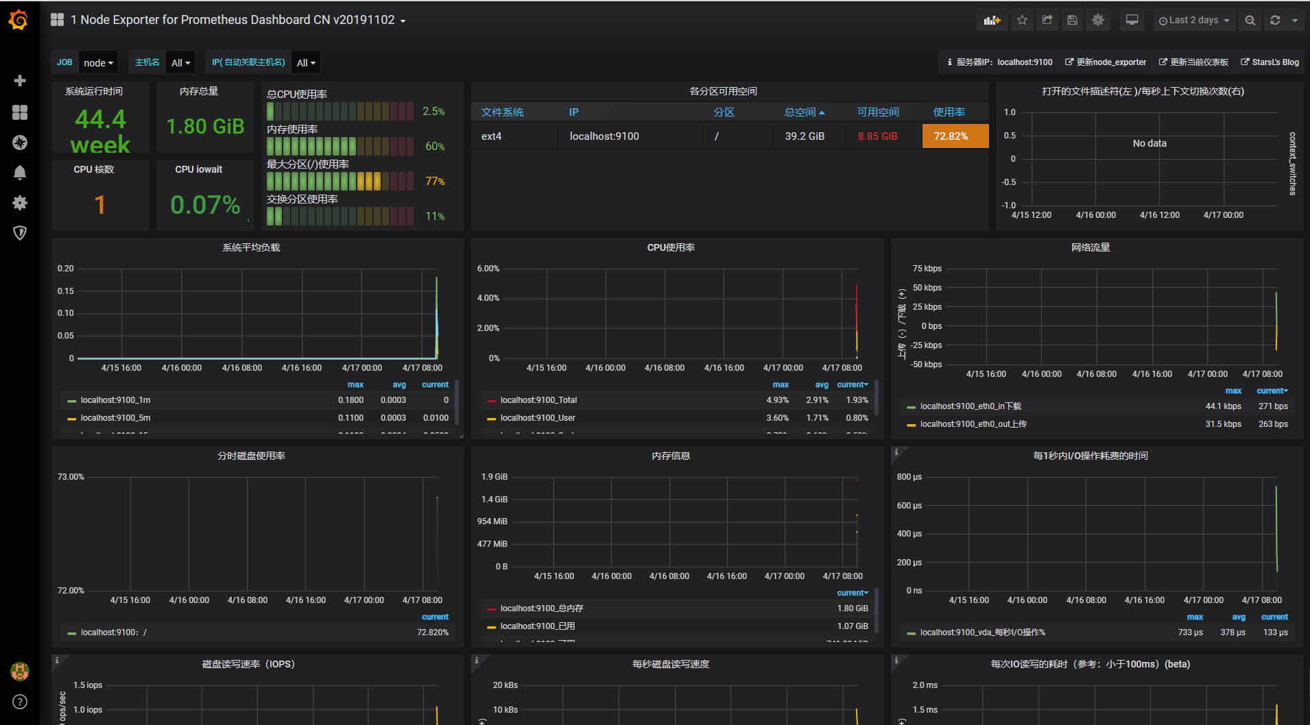
这里我使用的 Dashboard 是 Grafana 官网 Dashboard 库中的 1 Node Exporter 0.16 + for Prometheus 监控展示看板

-
然后在 Grafana.com Dashboard 中输入 1 Node Exporter 0.16 + for Prometheus 监控展示看板 对应的 Dashboard ID (8919),点击 Load 导入即可

四、查看图表
-
至此,我们就大功告成了


浙公网安备 33010602011771号