Prometheus -- 09 -- Prometheus+Grafana搭建EMQ监控
相关文章:
emq_exporter 插件用于监控 EMQ 相关的性能指标,这里我们使用 Prometheus+Grafana 来搭建 EMQ 监控
一、安装 emq_exporter
-
上 emq_exporter 官网下载最新的 emq_exporter
-
cd /usr/local/prometheus
-
wget https://github.com/nuvo/emq_exporter/releases/download/v0.5.0/emq_exporter-0.5.0-linux.tar.gz
-
tar -zxvf emq_exporter-0.5.0-linux.tar.gz
-
rm -rf emq_exporter-0.5.0-linux.tar.gz
-
-
添加配置文件 (json 格式),设置 18083 监控平台的账号密码 (EMQ 自带的监控平台),账号默认为:admin,密码默认为:public
-
cd /usr/local/prometheus/emq_exporter-0.5.0-linux
-
vim auth.json
{ "username": "admin", "password": "public" } -
:wq
-
-
编写 prometheus-emqtt.service 文件
-
vim /lib/systemd/system/prometheus-emqtt.service
[Unit] Description=Prometheus EMQTT After=network.target prometheus.service [Service] Type=simple ExecStart=/usr/local/prometheus/emq_exporter-0.5.0-linux/emq_exporter --emq.uri="http://127.0.0.1:18083" --emq.creds-file=/usr/local/prometheus/emq_exporter-0.5.0-linux/auth.json --web.listen-address=0.0.0.0:9540 [Install] WantedBy=multi-user.target -
:wq
-
-
将 emq_exporter 服务设为开机自启并启动
-
systemctl daemon-reload
-
systemctl enable prometheus-emqtt.service
-
systemctl start prometheus-emqtt.service
-
-
查看 emq_exporter 服务 (默认端口为: 9540)


二、添加 emq_exporter
-
安装好 emq_exporter 后,我们需要在 Prometheus 中对其进行集成
-
修改 Prometheus 的配置文件 (prometheus.yml),添加 emq 服务 (在 scrape_configs 属性下添加)
-
cd /usr/local/prometheus/prometheus-2.17.1.linux-amd64
-
vim prometheus.yml
scrape_configs: # The job name is added as a label `job=<job_name>` to any timeseries scraped from this config. - job_name: 'prometheus' # metrics_path defaults to '/metrics' # scheme defaults to 'http'. static_configs: - targets: ['localhost:9090'] - job_name: 'emqtt' static_configs: - targets: ['localhost:9540'] -
:wq
-
-
重启 prometheus 服务
- systemctl restart prometheus.service
三、添加 Dashboard
-
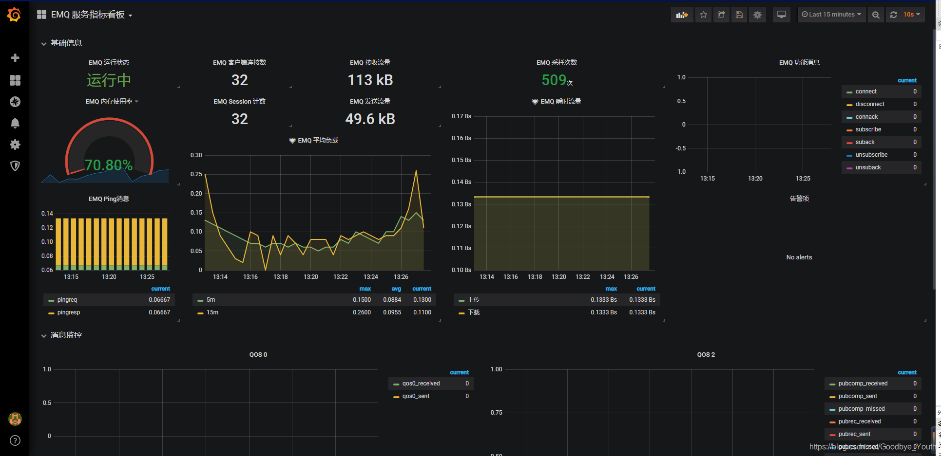
这里我使用的 Dashboard 是 Grafana 官网 Dashboard 库中的 EMQ 服务指标看板

-
然后在 Grafana.com Dashboard 中输入 EMQ 服务指标看板 对应的 Dashboard ID (9963),点击 Load 导入即可

四、查看图表
-
至此,我们就大功告成了


浙公网安备 33010602011771号