Prometheus监控体系
Prometheus监控体系
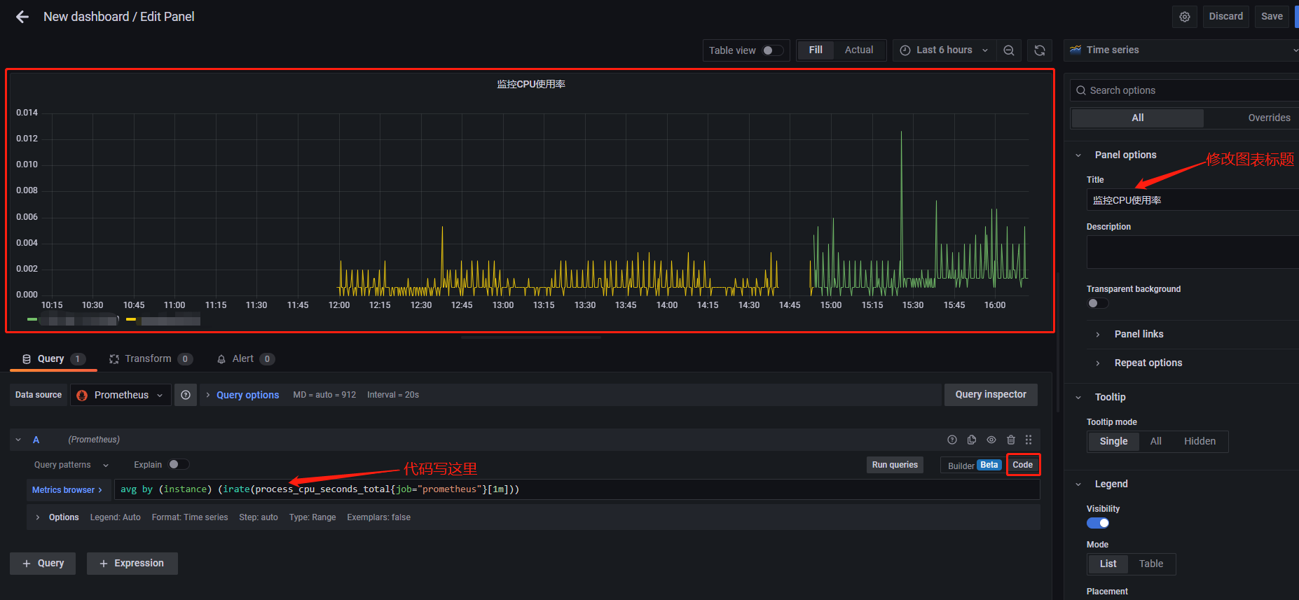
使用 Prometheus 监控 CPU 利用率
avg by (instance) (irate(process_cpu_seconds_total{job="prometheus"}[1m]))

本文来自博客园,作者:AnNing21,转载请注明原文链接:https://www.cnblogs.com/AnNing21/p/16595646.html
avg by (instance) (irate(process_cpu_seconds_total{job="prometheus"}[1m]))

本文来自博客园,作者:AnNing21,转载请注明原文链接:https://www.cnblogs.com/AnNing21/p/16595646.html