Promethus-day4-监控不携带metrics接口的服务
文章目录
- 监控不携带metrics接口的服务
- 准备测试环境
- 监控Redis
- 监控Mysql
- 监控exporter
监控不携带metrics接口的服务
普罗米修斯的两种监控服务:
1.携带metrics接口的服务
可以通过metrics接口来获取服务的监控项、监控信息
2.不携带metrics接口的服务
通过EndPoint造一个metrict接口
PS:metrics(接口)
监控流程:
1、部署expertor,从而创建一个metrics接口
2、部署EndPrints,链接expertor暴露出来的metrics接口
3、部署Service,基于ServiceMonitor使用
4、创建ServiceMonitor,注入promethues
5、测试服务
6、加入grafana,做大屏展示
准备测试环境
[root@k8s-master1 ~]# cat /etc/nginx/conf.d/status.conf
server {
listen 8081;
location / {
stub_status;
}
}

1、部署expertor
- 部署expertor,从而创建一个metrics接口
1)准备目录
[root@k8s-master1 ~]# mkdir exporter-nginx
[root@k8s-master1 ~]# cd exporter-nginx/
[root@k8s-master1 exporter-nginx]# vim exporter-nginx-deployment.yaml
2)创建服务
- 创建一个服务,获取并格式化metrics接口数据
cat > exporter-nginx-deployment.yaml <<EOF
kind: Deployment
apiVersion: apps/v1
metadata:
name: nginx-prometheus-exporter
spec:
selector:
matchLabels:
app: nginx-prometheus-exporter
deploy: nginx-exporter
template:
metadata:
labels:
app: nginx-prometheus-exporter
deploy: nginx-exporter
spec:
containers:
- name: nginx-exporter
image: nginx/nginx-prometheus-exporter:0.9.0
imagePullPolicy: IfNotPresent
command:
- "nginx-prometheus-exporter"
- "-nginx.scrape-uri=http://192.168.12.11/status"
EOF
3)部署服务
[root@k8s-master1 exporter-nginx]# kubectl apply -f exporter-nginx-deployment.yaml
deployment.apps/name-prometheus-exporter created
4)创建Service
- 给予prometheus集群获取格式化好了的metrics接口服务
cat > exporter-service.yaml EOF
kind: Service
apiVersion: v1
metadata:
name: nginx-prometheus-exporter
spec:
ports:
- port: 9113
targetPort: 9113
name: nginx-prometheus-exporter
protocol: TCP
selector:
app: nginx-prometheus-exporter
deploy: nginx-exporter
EOF
5)部署Service
[root@k8s-master1 exporter-nginx]# kubectl apply -f exporter-service.yaml
6)查看部署
[root@k8s-master1 exporter-nginx]# kubectl get svc,pod
NAME TYPE CLUSTER-IP EXTERNAL-IP PORT(S) AGE
service/nginx-prometheus-exporter ClusterIP 10.109.114.223 <none> 9113/TCP 3m19s
NAME READY STATUS RESTARTS AGE
pod/nginx-prometheus-exporter-7fdfcf6d7b-szt82 1/1 Running 0 6m10s
7)访问测试
[root@k8s-master1 exporter-nginx]# curl 10.109.114.223:9113/metrics
# HELP nginx_connections_accepted Accepted client connections
# TYPE nginx_connections_accepted counter
nginx_connections_accepted 4
# HELP nginx_connections_active Active client connections
# TYPE nginx_connections_active gauge
nginx_connections_active 1
# HELP nginx_connections_handled Handled client connections
# TYPE nginx_connections_handled counter
2、部署EndPrints
- 部署EndPrints,链接expertor暴露出来的metrics接口
# 参考上述Service,此处无需重复创建。
3、部署Service
- 基于ServiceMonitor使用
# 参考上述Service,此处无需重复创建。
4、创建ServiceMonitor
- 创建ServiceMonitor,注入promethues
1)编写配置清单
cat > service-monitor.yaml <<EOF
kind: ServiceMonitor
apiVersion: monitoring.coreos.com/v1
metadata:
labels:
app: nginx-prometheus-exporter-servicemonitor
deploy: nginx-exporter-servicemonitor
name: nginx-monitor
namespace: monitoring
spec:
endpoints:
- interval: 3s
port: nginx-prometheus-exporter
selector:
matchLabels:
app: nginx-prometheus-exporter
deploy: nginx-exporter
namespaceSelector:
matchNames:
- "default"
EOF
2)部署查看
[root@k8s-master1 exporter-nginx]# kubectl apply -f service-monitor.yaml
[root@k8s-master1 exporter-nginx]# kubectl get servicemonitor -n monitoring
NAME AGE
nginx-monitor 25s
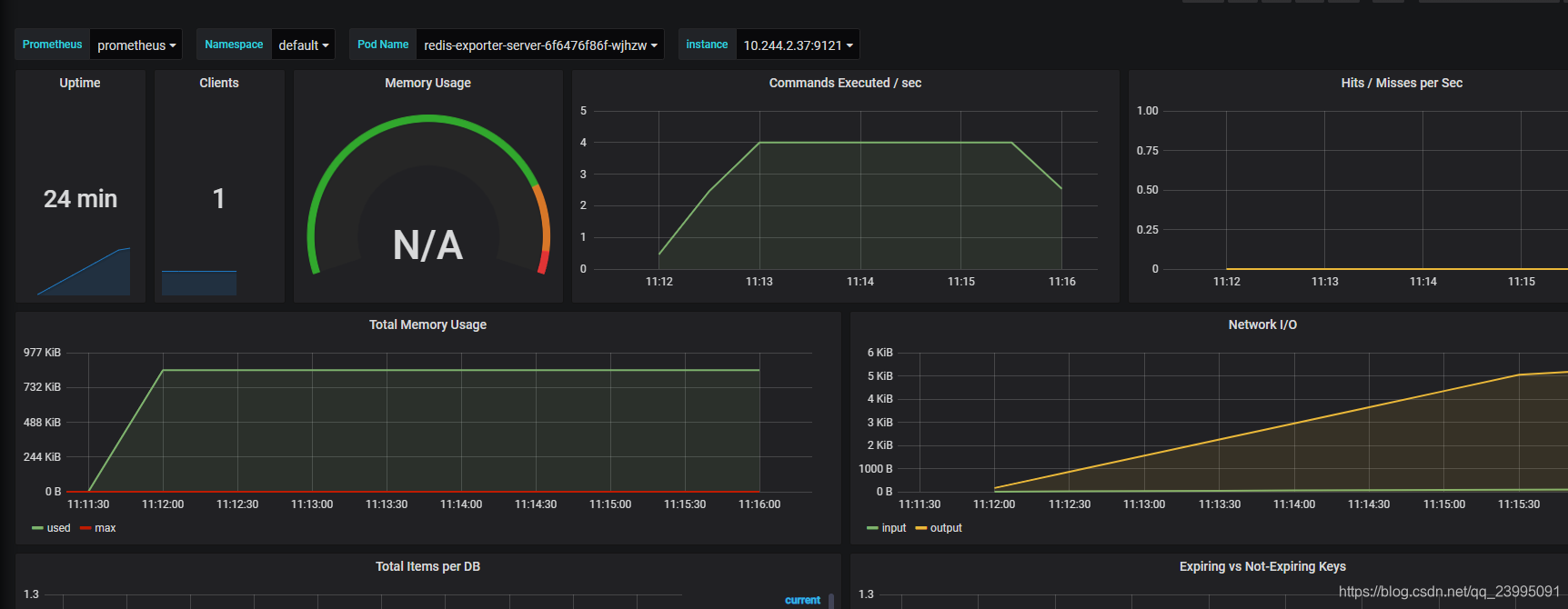
3)测试

4)加入grafana,做大屏展示
略~
监控Redis
1.部署测试环境
1)编写部署清单
cat > redis-deploy.yaml <EOF
kind: Deployment
apiVersion: apps/v1
metadata:
name: redis
spec:
selector:
matchLabels:
k8s: redis-exporter
template:
metadata:
labels:
k8s: redis-exporter
spec:
containers:
- name: redis
imagePullPolicy: IfNotPresent
image: redis
EOF
2)编写Service清单
cat > redis-svc.yaml <<EOF
kind: Service
apiVersion: v1
metadata:
name: redis-svc
labels:
k8s: redis-exporter
spec:
ports:
- port: 6379
targetPort: 6379
name: redis
selector:
k8s: redis-exporter
EOF
3)部署
[root@k8s-master1 exporter-redis]# kubectl apply -f redis-deploy.yaml
[root@k8s-master1 exporter-redis]# kubectl apply -f redis-svc.yaml
2.配置部署expertor
- 配置部署expertor,从而创建一个metrics接口
1)编写部署清单
cat > redis-exporter-deploy.yaml <<EOF
kind: Deployment
apiVersion: apps/v1
metadata:
name: redis-exporter-server
spec:
selector:
matchLabels:
k8s: redis-exporter-server
template:
metadata:
annotations:
prometheus.io/scrape: "true"
prometheus.io/port: "9121"
labels:
k8s: redis-exporter-server
spec:
containers:
- name: redis
image: oliver006/redis_exporter
args:
- "--redis.addr=redis://redis-svc.default.svc.cluster.local:6379"
ports:
- containerPort: 9121
EOF
2)编写svc清单
cat > redis-exporter-svc.yaml <<EOF
kind: Service
apiVersion: v1
metadata:
name: redis-exporter-server
labels:
k8s: redis-exporter-server-svc
spec:
ports:
- port: 9121
targetPort: 9121
name: redis-exporter
selector:
k8s: redis-exporter-server
EOF
3)部署
[root@k8s-master1 exporter-redis]# kubectl apply -f redis-exporter-deploy.yaml
[root@k8s-master1 exporter-redis]# kubectl apply -f redis-exporter-svc.yaml
3.部署EndPrints
- 部署EndPrints,链接expertor暴露出来的metrics接口
# 参考上述Service,此处无需重复创建。
4.部署Service
- 部署Service,基于ServiceMonitor使用
# 参考上述Service,此处无需重复创建。
5.创建ServiceMonitor
- 创建ServiceMonitor,注入promethues
1)编写配置清单
cat > redis-monitor.yaml <<EOF
kind: ServiceMonitor
apiVersion: monitoring.coreos.com/v1
metadata:
labels:
app: redis-prometheus-exporter-servicemonitor
deploy: redis-exporter-servicemonitor
name: redis-monitor
namespace: monitoring
spec:
endpoints:
- interval: 3s
port: redis-exporter
selector:
matchLabels:
k8s: redis-exporter-server-svc
namespaceSelector:
matchNames:
- "default"
EOF
2)部署
[root@k8s-master1 exporter-redis]# kubectl apply -f redis-monitor.yaml
6.grafana展示
监控Mysql
1.造环境
1)安装mariadb
[root@k8s-master1]# yum install mariadb\* -y
[root@k8s-master1]# systemctl enable --now mariadb
2)授权monitor用户
[root@k8s-master1]# mysql
MariaDB [(none)]> grant select,replication client,process ON *.* to 'mysql_monitor'@'%' identified by 'oldboy@123';
Query OK, 0 rows affected (0.00 sec)
PS:授权ip为localhost,因为不是prometheus服务器来直接找mariadb 获取数据,而是prometheus服务器找mysql_exporter,mysql_exporter 再找mariadb,所以这个localhost是指的mysql_exporter的IP
2.安装数据库exporter
1)编写部署清单
cat > mysql-deploy.yaml <<EOF
kind: Deployment
apiVersion: apps/v1
metadata:
name: mysql-exporter-server
spec:
selector:
matchLabels:
k8s: mysql-exporter-server
template:
metadata:
labels:
k8s: mysql-exporter-server
spec:
containers:
- name: mysql
image: prom/mysqld-exporter
env:
- name: DATA_SOURCE_NAME
value: "mysql_monitor:oldboy@123@(mysql.default.svc.cluster.local:3306)"
ports:
- containerPort: 9104
EOF
2)编写Service清单
cat > mysql-svc.yaml <<EOF
kind: Service
apiVersion: v1
metadata:
name: mysql-exporter-server
labels:
k8s: mysql-exporter-server-svc
spec:
ports:
- port: 9104
targetPort: 9104
name: mysql-exporter-port
protocol: TCP
selector:
k8s: mysql-exporter-server
---
kind: ServiceMonitor
apiVersion: monitoring.coreos.com/v1
metadata:
labels:
app: mysql-prometheus-exporter-servicemonitor
deploy: mysql-exporter-servicemonitor
name: mysql-exporter-monitor
namespace: monitoring
spec:
endpoints:
- interval: 3s
port: mysql-exporter-port
selector:
matchLabels:
k8s: mysql-exporter-server-svc
namespaceSelector:
matchNames:
- "default"
EOF
3.部署服务
[root@k8s-master1 exporter-mysql]# kubectl apply -f mysql-deploy.yaml
[root@k8s-master1 exporter-mysql]# kubectl apply -f mysql-svc.yaml
监控exporter
- 监控一个外部的exporter
1.造环境
1)下载部署exporter
#下载
[root@k8s-master1]# wget https://github.com/prometheus/mysqld_exporter/releases/download/v0.12.1/mysqld_exporter-0.12.1.linux-amd64.tar.gz
# 解压
[root@k8s-master1]# tar -xf mysqld_exporter-0.12.1.linux-amd64.tar.gz -C /usr/local/
#查看
[root@k8s-master1]# ll /usr/localmysqld_exporter-0.12.1.linux-amd64
总用量 14484
-rw-r--r-- 1 3434 3434 11325 7月 29 2019 LICENSE
-rwxr-xr-x 1 3434 3434 14813452 7月 29 2019 mysqld_exporter
-rw-r--r-- 1 3434 3434 65 7月 29 2019 NOTICE
1)安装mariadb
[root@k8s-master1]# yum install mariadb\* -y
[root@k8s-master1]# systemctl enable --now mariadb
2)授权monitor用户
[root@k8s-master1]# mysql
MariaDB [(none)]> grant select,replication client,process ON *.* to 'mysql_monitor'@'%' identified by 'oldboy@123';
Query OK, 0 rows affected (0.00 sec)
PS:授权ip为localhost,因为不是prometheus服务器来直接找mariadb 获取数据,而是prometheus服务器找mysql_exporter,mysql_exporter 再找mariadb,所以这个localhost是指的mysql_exporter的IP
2.配置maridb
- 创建一个mariadb配置文件,写上连接的用户名与密码(和上面的授权的用户名 和密码要对应)
[root@k8s-master1]# vim /usr/local/mysqld_exporter-0.12.1/.my.cnf
[client]
user=mysql_monitor
password=123
3.启动mysqld_exporter
[root@k8s-master1]# nohup /usr/local/mysqld_exporter-0.12.1/mysqld_exporter --config.my-cnf=/usr/local/mysqld_exporter-0.12.1/.my.cnf &
PS:确认端口是否为 9104

浙公网安备 33010602011771号