Grafana

点击创建图表会进入如下界面:

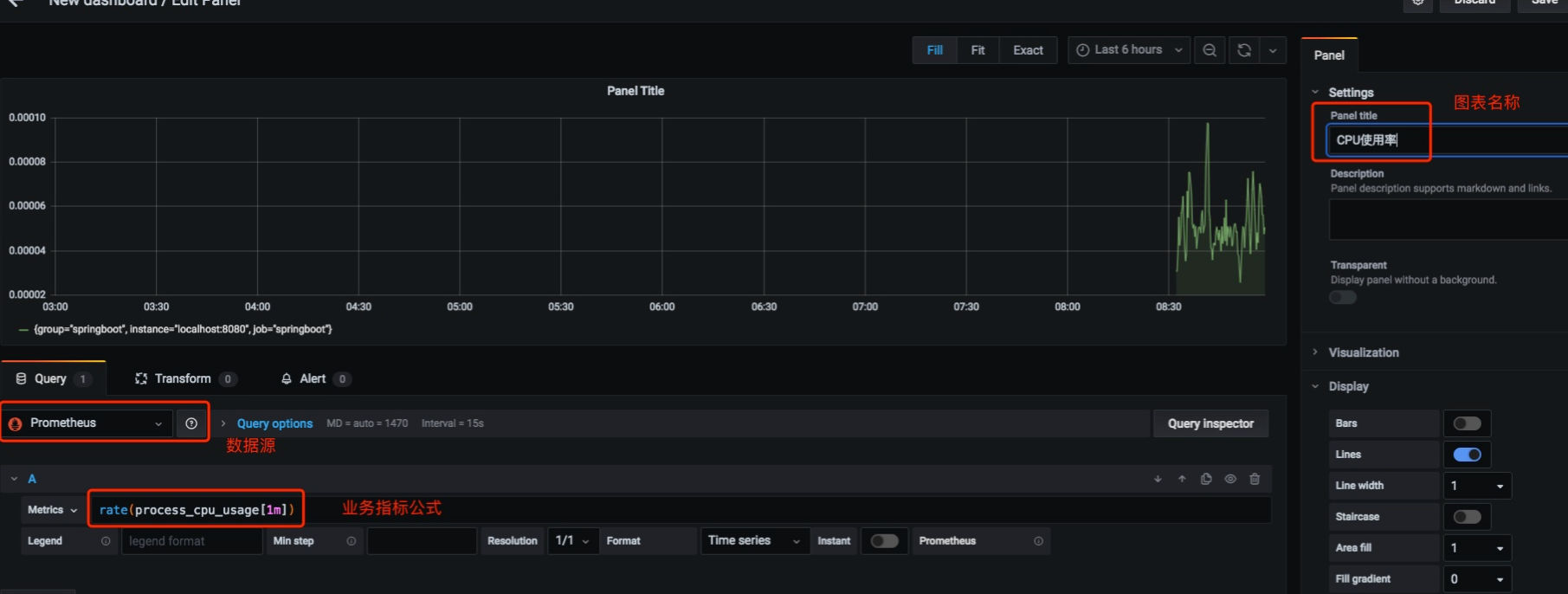
我们设置好数据源、Metrics数据、图表名称,之后点击右上角的 Apply 按钮即可。
Grafana模板中心
对于线上监控来讲,如果我们每个面板都需要自己从零开始,那么就太累了。事实上,我们用到的许多监控信息都是类似的。因此
你只需要复制它的 ID 并使用 Grafana 的 import 功能导入即可
Panel 图表配置
Dashboard(面板)与 Panel(图表)是 Prometheus 的基本单元,我们所有的监控数据都会通过这两个东西来呈现。
Dashboard 就是一个大的面板,里面包含了无数个图表(Panel)。例如:我们希望监控订单系统的各项业务指标,那么我们可以建立一个名为「订单业务监控」的面板,然后在这个面板下建立许多个图表
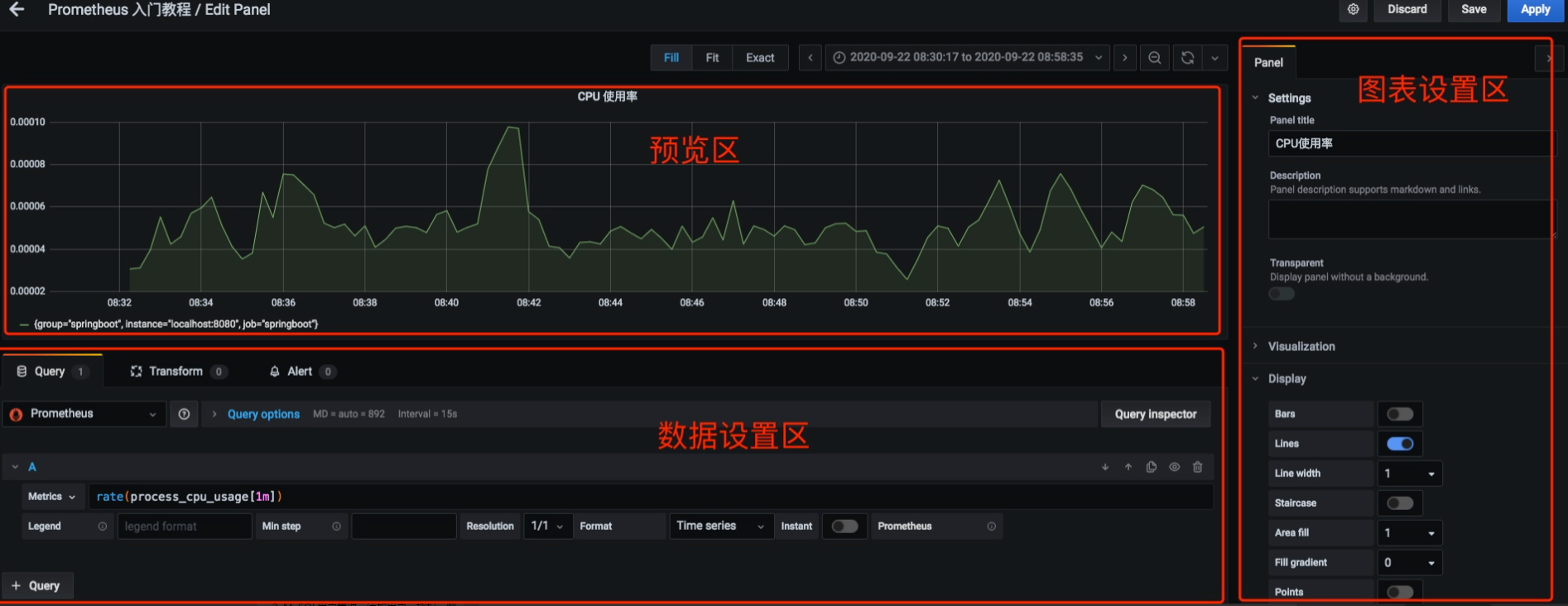
图表(Panel)的设置区域一共可以分为三部分:
-
预览区:用来预览设置的图表。
-
数据设置区:用来设置数据源、数据指标等。
-
图表设置区:用来对图表的名称等进行设置。

预览区
预览区非常简单,就是针对「数据设置区」和「图表设置区」的设置结果,进行模拟显示,从而让我们可以实时看到效果,方便我们进行配置。
数据设置区【重要】
数据设置区可以分为三个设置区域,分别是:
-
查询设置区:设置查询数据的数据源、指标等。
-
转换设置区:可以对查询出来的数据进行过滤等。
-
告警设置区:可以对设置的指标设置告警规则

查询设置区【重要】
查询设置区可以分为两块,分别是:
-
数据源设置:数据源设置用来设置使用哪个数据源。此外,还可以针对选择的数据进行更精细化的设置,例如:Max data points 等设置
-
数据指标设置:这块用来设置你想显示数据源中的哪个指标、标识填什么、格式是啥,整体来说有这么几个选项
-
Metrics 指标名:表明这个图表是用来展示数据源中的什么数据,是显示变化率,还是数值,这里相当于一个表达式
-
Legend 图例:图例可以设置图例的显示数值是什么
-
Min Step 最小步长:最小步长表示图形里每两个点的最小数据间隔是多少
-
Resolution 精度:这表示其数据精度是怎样的,是 1 比 1 的精度,还是原有的 1/2,还是 1/3 等等
-
Format 格式:表示你的数据格式是什么,这里有:Time series、Table、Heap Map 三个选项。Time series 表示是时间序列数据,即随着时间的流动有源源不断的数据。Table 表示是一个表格数据。Heap Map 表示是热力图数据。
-
转换设置区
转换设置区主要是用来一些更复杂的数据处理,例如:过滤一些数据,做集合操作等。
告警设置区
告警设置区用来进行指标告警,这块内容也相对简单,直接看页面就可以弄清楚了。
图表设置区【重要】
这块用来设置图表名称、Y 轴显示样式等图表细节的。主要有下面几个区域:
-
Settings 设置:用来设置图表名称和描述。
-

浙公网安备 33010602011771号